Эвакуация достигается путем самостоятельного движения людей наружу из опасной зоны, а также несамостоятельного перемещения людей, которые принадлежат к маломобильным группам населения, которое осуществляется обслуживающим персоналом и другими людьми.
Особенности и параметры движения людей во время эвакуации
ЭВАКУАЦИЯ ЛЮДЕЙ В СЛУЧАЕ ПОЖАРА
Движение людей имеет место во всех помещениях зданий и сооружений, которые связаны с пребыванием в них человека. Для этих целей в зданиях предусматриваются коммуникационные помещения и другие специальные устройства: входы и выходы, коридоры, лестница, вестибюли, фойе, проходы и тому подобное. Коммуникационные помещения могут занимать достаточно значительную площадь, которая складывает в ряде случаев сверх 30% от рабочей площади здания.
Особенное значение приобретает движение людей в случае возникновения пожара в здании, поскольку существует реальная угроза для их жизни и здоровья.
Вынужденный процесс движения людей из зоны, где возможное влияние на них опасных факторов пожара, называется ЭВАКУАЦИЕЙ.
СПАСАНИЕ являет собой вынужденное перемещение людей наружу при влиянии на них опасных факторов пожара или при возникновении непосредственной угрозы этого влияния.
Спасание осуществляется самостоятельно, с помощью пожарных подразделений или специально обученным персоналом.
При пожаре процесс эвакуации начинается практически одновременно и имеет четкую направленность - все направляются к выходам. Как результат такого одновременного и ориентированного движения и в результате ограниченной пропускной способности эвакуационных путей и выходов образуются большие плотности человеческих потоков, отдельные эвакуированные начинают применять физические усилия, что значительно уменьшает скорость общего движения. Таким образом, возникает ситуация, когда чем быстрее люди стремятся покинуть помещение (здание), тем медленно это имеет место.
Психология индивидуального и коллективного поведения людей при пожарах в значительной степени определяется страхом, вызванным осознанием реальной опасности. Сильное нервное возбуждение активно мобилизирует физические ресурсы человека, однако при этом имеет место сужение сознания, теряется способность объективно осознавать ситуацию в полном объеме, поскольку внимание полностью уделяется событиям, которые имеют место. Под воздействием стрессового состояния растет внушаемость, команды воспринимаются без соответствующего ана-
лиза и оценки, действия людей становятся неадекватными обстоятельствам, которые сложились. Панические реакции оказываются, главным образом, в форме ступора (замирание, обездвиженность, неспособность к действиям) или фуги (хаотические бросания, бега, поверхностная ориентация в обстоятельствах). Основная масса людей, которые эвакуируются при пожаре, способна к объективной оценке ситуации и разумных действий, однако, чувствуя страх и заражая им друг друга, может поддаваться панике.
Люди, которые двигаются в одном направлении, создают человеческий поток. Движение людей в потоке характеризуется плотностью потока D, скоростью движения V, интенсивностью движения q и пропускной способностью участка пути Q.
Плотность человеческого потока - важна исходная характеристика, что позволяет определять скорость и интенсивность движения. Она определяется как количество людей N, которое размещается на единице площади эвакуационного пути F:
(1)
С увеличением плотности потока скорость движения уменьшается и при D = 9 чел·м 2 для горизонтальных участков пути не превышает 15 м·мин. Во время эвакуации взрослых плотность может составлять 10-12 чел·м 2; при эвакуации школьников - 20-25 чел·м 2.
Скорость движения людей в потоке зависит от вида пути (горизонтальный путь; лестница книзу; лестница кверху; прорезь) и плотности человеческого потока.
Интенсивность движения (удельная пропускная способность) характеризует количество людей, которые проходят через 1 м ширины пути или прохода в единицу времени, и также зависит от плотности потока.
Эвакуация людей из зданий и сооружений осуществляется по путям эвакуации через эвакуационные выходы.
ПУТЬ ЭВАКУАЦИИ - безопасный для движения людей путь, который ведет к эвакуационному выходу.
ЭВАКУАЦИОННЫЙ ВЫХОД - это выход из дома (сооружения), непосредственно наружу или выход из помещения, которое ведет наружу, к коридору или лестничной клетке непосредственно или через смежное помещение.
Выходы считаются эвакуационными, если они ведут из помещений:
- первого этажа непосредственно наружу или через коридор, вестибуль, лестничную клетку;
- любого этажа, кроме первого, к коридору, который ведет на лестничную клетку или непосредственно в лестничную клетку (в том числе через холл). При этом лестничные клетки должны иметь выход наружу непосредственно или сквозь вестибюль, что отделенный от прилегающих коридоров перегородками с дверями;
к соседнему помещению на том же этаже, которое обеспечено уже упомянутыми выходами.
При устраивании эвакуационных выходов из двух лестничных клеток сквозь общий вестибюль одна из лестничных клеток кроме выхода в вестибуль должна иметь выход непосредственно наружу.
Выходы наружу допускается предусматривать через тамбуры.

Рис. 7.3. Эвакуационные выходы из помещений первого этажа:
1 - выход из помещения в коридор, который ведет сквозь вестибуль или лестничную клетку непосредственно наружу; 2 - выход из лестничной клетки сквозь вестибуль наружу; 3 - выход из помещения непосредственно наружу; 4 - выход из лестничной клетки непосредственно наружу

Рис. 7.4. Эвакуационные выходы из помещений второго этажа и выше расположенных этажей:
1 - выход из помещения в коридор, который ведет к лестничной клетке, которая имеет непосредственно выход наружу; 2 - выход в соседнее помещение; 3 - выход из помещения в коридор, который ведет к лестничной клетке, которая имеет выход через вестибуль, отделенный от коридора перегородкой с дверями
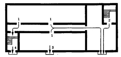
Эвакуационные выходы должны располагаться рассредоточено. Минимальное расстояние L между наиболее отдаленными один от другого эвакуационными выходами из помещения можно определять по формуле
(2)
где П - периметр помещения.
Достижение нормального ритма движения обеспечивается выполнением требований к количеству, размерам и размещению эвакуационных путей и выходам, исключению препятствий (порогов, сужений, разрезных площадок и тому подобное) на путях эвакуации, соблюдения требований относительно направления отворения дверей.
Ширина эвакуационных выходов также влияет на процесс эвакуации и в ряде случаев может вызывать задержку движения.
Основными путями эвакуации из зданий являются коридоры и лестница.
Ширина и протяженность коридора должны обеспечивать необходимую скорость прохождения людей, которые эвакуируются, к лестничной клетке или наружу. Люди, которые эвакуируются, должны видеть выходы наружу. Для этого двери выходов должны быть обозначены световыми указателями с надписью "ВЫХОД" в случаях, определенных нормами, или указательными знаками, которые установлены стандартами.
Единственными путями эвакуации, которые связывают все этажи, кроме первого, с непосредственными выходами наружу из здания, является лестница. Поэтому они должны иметь удобную связь с этажами и в то же время надежную изоляцию от них, что исключает влияние на людей опасных факторов пожара. Это достигается устраиванием самой лестницы в специальных лестничных клетках с огнестойкими ограждающими и несущими конструкциями, которые сделаны из негорючих материалов. Лестничные клетки изолируют от подвалов и чердаков.
При эвакуации по лестнице должен быть обеспечен нормальный ритм движения. Поэтому в качестве эвакуационных не допускается использовать винтовую лестницу, а также лестницу у которой ширина ступеней неодинакова и не обеспечивает стойкость во время движения Лестничные марши выполняют с одинаковыми длинами и уклонами. Особенно важно обеспечить беспрепятственную эвакуацию людей по лестнице. Реальными препятствиями могут быть: оборудование, которое выступает за плоскость стен на высоте до 2,2 м от поверхности проступков и площадок лестницы; недостаточная высота проходов; местные сужения на лестничных площадках и на выходе из лестничной клетки. Большое значение имеет также и освещение лестничных клеток, которое выполняется, как правило, естественным через окна во внешних стенах, что необходимо не только для обеспечения эвакуации, но и для проветривания в случае задымления. Поэтому устраивание так называемых "темных" лестничных клеток, которые не имеют естественного освещения, является нежелательным и допускается в исключительных случаях при устраивании их надежной противодымной защиты.
В отдельных случаях, если за пропускной способностью и за длиной достаточно одного эвакуационного выхода, допускается в роли второго (из выше-расположенных этажей) предусматривать выход на внешнюю эвакуационную лестницу.
Для открытых сооружений промышленных предприятий (внешние этажерки, площадки и тому подобное) внешняя лестница нередко является основными путями эвакуации.
Внешнюю эвакуационную лестницу надо изготовлять из негорючих материалов. Они должны сообщаться с помещениями через площадки или балконы, устроенные на уровне эвакуационных выходов. Поклон такой лестницы должен быть не больше 1:1 (45°), а их ширина - не меньше 0,7 м. Внешняя лестница должна достигать уровня земли и мать ограждение.
Для создания и обеспечения условий безопасности людей при пожаре на путях эвакуации не позволяется:
- устраивать пороги, выступления и любые устройства, которые препятствуют свободной эвакуации людей;
- загромождать (коридоры, проходы, лестничные марши и площадки, вестибулі, холлы, тамбуры и тому подобное мебелью, оборудованием, материалами и готовой продукцией, даже если они не уменьшают нормативную ширину;
- забивать, заваривать, запирать на навесные замки, болтовые соединения и другие запоры, которые трудно отворяются изнутри, внешние эвакуационные двери зданий;
- применять (кроме зданий V степени огнестойкости) горючие материалы для облицовки стен и потолков, а также лестницы и лестничных площадок;
- располагать в тамбурах выходов, за исключением квартир и индивидуальных жилых домов, гардеробы, вешалки для одежды, приспосабливать их для торговли, а также хранить, в том числе временно, любой инвентарь и материал;
- загромождать мебелью, оборудованием и другими предметами двери, люки на балконах и лоджиях, переходы в смежные секции и выходы на внешнюю эвакуационную лестницу;
- снимать установленные на балконах (лоджиях) стремянки;
- устраивать в лестничных клетках помещение любого назначения, в т.о. киоски, ларки, а также выходы из грузовых лифтов (подъемников), прокладывать промышленные газопроводы, трубопроводы из ЛЗР и ГР, повітроводи;
- устраивать в общих коридорах кладовые и встроенные шкафы, за исключением шкафов для Инженерных коммуникаций; хранить в шкафах (нишах) для инженерных коммуникаций горючие материалы, а также другие посторонние предметы;
- располагать в лифтовых холлах кладовые, киоски, ларки и т.п.;
- устанавливать телекамеры в проходах таким образом, чтобы они препятствовали эвакуации людей;
- делать засклення или закладывание жалюзей и отверстий воздушных зон в незадымляемых лестничных клетках;
- снимать предвиденные проектом двери вестибюлей, холлов, тамбуров и лестничных клеток;
- замещать армированное стекло на обычное в дверях и фрамугах вопреки предвиденному по проекту;
- снимать устройства для самозачинення дверей лестничных клеток, коридоров, холлов, тамбуров и тому подобное, а также фиксировать самозакривні двери в открытом положении;
- уменьшать нормативную площадь фрамуг во внешних стенах лестничных клеток или закладывать их;
- развешивать на стенах в лестничных клетках стенды, панно и тому подобное.
На случай отключения электроэнергии в зданиях с массовым пребыванием людей обслуживающий персонал должен иметь электрические фонари.
Дежурный персонал гостиниц и гостиничных комплексов с количеством мест для проживания 50 и больше должен быть обеспечен индивидуальными средствами защиты органов дыхания для организации эвакуации в случае возникновения пожара.
Ковры, ковровые дорожки (покрытие) в помещениях с массовым пребыванием людей должны надежно крепиться к полу и быть малоопасными относительно токсичности продуктов горения, а также иметь умеренную дымообразующую способность.
Нужная протяженность путей эвакуации определяется в соответствии с действующими строительными нормами и правилами, а их фактическая протяжность - по проекту или на реальном объекте. При этом надо учитывать некоторые особенности нормирования протяжности путей эвакуации. В общественных зданиях нормируются предельные расстояния в помещениях, а также протяженность путей эвакуации от дверей помещения к ближайшему выходу наружу или на лестничную клетку. В производственных зданиях коридорного типа протяжность путей эвакуации нормируется от наиболее отдаленного рабочего места к выходу наружу или на лестничную клетку (длина пути внутри помещения и пути по коридору подытоживаются). Это связано с характерным для производственных зданий быстрым распространением пожара и задымлением путей эвакуации. При использовании в здании открытой лестницы, фактическая протяженность путей эвакуации измеряется от наиболее отдаленного рабочего места к выходу наружу..
Выполнение нормативных требований относительно путей эвакуации еще не гарантирует полного успеха эвакуации людей в случае пожара. Технические решения и режимные противопожарные мероприятия в этом направлении должны быть дополнены организационными мероприятиями (инструктаж и учеба персонала, отображения обязанностей относительно обеспечения пожарной безопасности в инструкциях и др. документах). Для обеспечения организованного движения во время эвакуации и предупреждения паники разрабатывают планы эвакуации из зданий и мест с массовым пребыванием людей.
План эвакуации состоит из двух частей: графической и текстовой. Графическая часть являет собой план этажа или помещения, который можно упрощать, изображая конструкции в одну линию, исключая небольшие помещения, не связанные с пребыванием людей. Однако все эвакуационные
выходы и пути должны быть обозначены. Наименования помещений помечают непосредственно на плане или нумеруют. Для упрощения объяснительной записки к плану надо нумеровать эвакуационные выходы и лестницу. Двери изображаются в открытом виде.
Во время складывания таких планов эвакуационные выходы разделяют на основных (надежные и ближайшие) и запасных, или резервных (менее надежные и более отдаленные).
Маршруты движения к основным эвакуационным выходам изображают сплошными линиями со стрелками зеленого цвета, а маршруты к запасным эвакуационным выходам - пунктирными линиями зеленого цвета со стрелками.
Кроме маршрутов движения, на плане отражаются места расположения средств оповещения и пожаротушение. Основные графические символы, которые используются в планах эвакуации, приведенные в табл. 7.3.
Таблица 7.3
| Наименование обозначения | Графический символ |
| Переносный огнетушитель |
|
| Переносный порошковый огнетушитель |
|
| Переносный вуглекислотний огнетушитель |
|
| Передвижной огнетушитель |
|
| Телефон |
|
| Ручной пожарный известитель |
|
| Кран пожарный |
|
| Основной эвакуационный путь |
|
| Запасной эвакуационный путь |
|
| Основной выход |
|
| Запасной выход |
|
| Знак пространственной ориентации "Вы находитесь здесь" |
|
Графическая часть плана эвакуации должна иметь такие надписи и реквизиты:
1. Название.
2. Номер этажа.
3. Условные обозначения.
4. Объяснительная записка.
5. Гриф "Утверждаю" и подпись руководителя.
6. Експликация помещений.
7. Подпись распорядителя плана.
Текстовая часть плана эвакуации утверждается руководителем объекта и являет собой таблицу, которая содержит перечень и последовательность действий в случае пожара для конкретных должностных лиц и работников. В случае переменного режима работы объекта надо указать должности и фамилии ответственных лиц за каждый этап эвакуации для каждой рабочей смены.
План эвакуации вывешивается в рамке под стеклом на видном месте. Однако даже хорошо составленный и оформленный план эвакуации не достигнет своей цели до тех пор, пока он не будет систематически отрабатываться на практике и предвиденные действия персонала, таким образом, не будут доказаны до автоматизма.
Важным фактором, который влияет на поведение людей на пожаре, является своевременная информация о необходимости срочного выхода из опасной зоны. Поэтому надо загодя установить порядок оповещения людей в случае пожара. Для этого можно использовать внутренние радиотрансляционные и специально смонтированные сети вещания, селекторную связь, звуковые и световые сигналы тревоги. Система оповещения должна обеспечить возможность по-відомлення об опасности всех людей, которые находятся в здании или сооружении, где возник пожар.