Грузовая площадь определяется различно для жилых, общественных и производственных зданий.
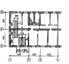
На рис.Ф.3.10 показаны две грузовые площади для сбора нагрузок на ленточные фундаменты внутренней (Б) и внешней (А) стен жилого дома. Для внутренней несущей стены ширина грузовой площади принимается равной 100 см, а длина определяется половиной расстояния в чистоте между стенами в направлении длинной стороны плиты перекрытия. Из-за наличия оконных проемов в наружных стенах ширина грузовой площади принимается равной расстоянию между осями оконных проемов вдоль здания, а длина половине расстояния в чистоте между стенами поперек здания.
В отличие от жилых зданий с несущими наружными и внутренними стенами в промышленных зданиях несущий каркас выполняется из колонн, ригелей и плит перекрытия. Поэтому при сборе нагрузок на отдельно стоящие фундаменты под колонны ширина и длина грузовой площади определяются половиной расстояния между соседними осями здания.
| a) | б) |
|
|
| Рис.Ф.3.10. Схема сбора нагрузок на фундаменты: а) схема для подсчета нагрузок от конструкций; б) схема для подсчета нагрузок на фундаменты: 1 - для внутренней стены; 2 - для наружной стены |






