Базовыми элементами цифровых устройств являются цифровые (логические) элементы, которые представляют собой ключи, имеющие в общем случае m ≥ 1 входов и n ≥ 1 выходов и реализующие определенную логическую функцию
y=f(x1, x2,x3,…,xi,..,),j=1,2,3…,n, (3.2)
где x — входные сигналы, равные логической единице (1) или логическому нулю (0);
уi — выходные сигналы, которые в зависимости от xi, могут принимать значения логической 1 или 0. При этом под сигналом логической 1, понимают высокий уровень напряжения (наличие импульса), а под логическим 0— низкий уровень напряжения (отсутствие импульса).
Ключи в логических ИМС могут быть выполнены на диодах, биполярных транзисторах, МДП-транзисторах и т. д.
Логическая функция НЕ (логическое отрицание или инверсия)
у = х¯ (у равен не x) (3.3)
Логическую функцию НЕ реализуют ИМС, содержащие ключ с одним входом и одним выходом, выходной сигнал которых всегда противоположен входному. Графическое обозначение схемы НЕ показано на рис. 3.14, а. Логический символ Θ указывает на инверсный вход. Для схемы НЕ таблица истинности имеет простой вид.
|
|
|
Логическую функцию ИЛИ называют логическим сложением (дизъюнкцией) и обозначают символом + или \/ (от латинского vel — или):
У = х1 \/ х2 \/...\/ хm (3.4)
Реализация логической функции ИЛИ осуществляется логическими ИМС ИЛИ (схемы собирания) на основе ключей с двумя и более входами и одним выходом, у которых выходной сигнал у равен единице, если хотя бы один из входных сигналов xi равен единице. Графическое обозначение схемы ИЛИ (символ I обозначает функцию ИЛИ).
Логическую функцию И называют логическим умножением (конъюнкцией) и обозначают символами · или /\:
y=x1/\x2/\…/\xm. (3.5)
Логическую функцию И реализуют логические ИМС И (схемы совпадения) на основе ключей с двумя или более входами и одним выходом, у которых сигнал со значением 1 появляется на выходе тогда и только тогда, когда на все входы одновременно поданы сигналы логической 1. В противном случае (даже при наличии на входах одного нуля) выходной сигнал отсутствует (равен логическому 0). Графическое обозначение схемы И. Символ & обозначает функцию И.
Используя логические ИМС НЕ, ИЛИ, И, можно реализовать логическую функцию любой сложности, т. е. создать сколь угодно сложное в функциональном отношении цифровое устройство. Поэтому система уравнений (3.3) — (3.5) является функционально полной, а схемы НЕ, ИЛИ, И называют функционально полной системой логических элементов. Кроме того, доказано, что для построения любых цифровых систем достаточно использовать только две схемы из трех основных: схемы ИЛИ и НЕ, попарно объединяя которые, получают два универсальных логических элемента И — НЕ, ИЛИ — НЕ. Первый элемент выполняет функцию отрицания логического произведения входных сигналов (штрих Шеффера):
; второй — функцию отрицания логического сложения (стрелка Пирса):
. Работа логических ИМС ИЛИ, И, И — НЕ, ИЛИ — НЕ на два входа описывается таблицей истинности.
|
|
|
Таблица 3.3
| Х1 | X2 | y | |||
| ИЛИ | И | И — НЕ | ИЛИ — НЕ | ||
Логические ИМС различных серий имеют, как правило, более двух входов. Число входов ограничивается числом внешних выходов стандартных корпусов и обычно не превышает восьми. В настоящее время логические ИМС выпускают преимущественно в полупроводниковом исполнении.
Логические элементы служат для выполнения простейших логических операций над цифровой информацией. В настоящее время промышленность выпускает такие элементы исключительно в интегральном исполнении.
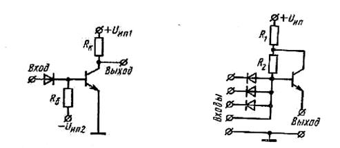
Схема НЕ. Логическую схему НЕ обычно строят на основе транзисторных инвертирующих усилителей. На рис. 6.10 показана типичная принципиальная схема элемента НЕ винтегральном исполнении. Схема работает как обычный транзисторный ключ.
При отсутствии входного сигнала транзистор заперт отрицательным смещениемна базу от источника uИП2.При подаче на вход схемы положительного импульса (высокого уровня напряжения — логической «1») транзистор отпирается и на выходе появляется отрицательный импульс (низкий уровень напряжения — логический «0»).
Схема И. Логическую схему И в интегральном исполнении обычно выполняют на диодах. Для компенсации ослабления сигнала или для развязки с нагрузкой на выходе такой схемы часто включают транзистор. Схема логического элемента 3И (на три входа) с возможностью расширения по И показана на рис. 6.11. Таким образом, диодный логический элемент И представляет собой последовательный диодный ключ с п входами.

Рис. 6.10 Рис. 6.11
При низком потенциале на всех входах (логический «0») все диоды открыты. При этом через резисторы R1, R2 и диоды проходят токи от источника питания U ип, замыкаясь через входы источников входных сигналов. Так как суммарное сопротивление R1+R2 много больше сопротивлений диодов, смещенных в прямом направлении, то напряжение на выходе 1 диодов (вывод базы транзистора), а также на выходе транзистора (вывод эмиттера) близко к нулю.
При поступлении на один из входов потенциала U > U иn(логическая «1») соответствующий диод закрывается. Однако остальные диоды открыты, а поэтому на выходе схемы сохраняется нулевой потенциал. Лишь когда на всех входах появится потенциал логической «1», все диоды окажутся закрытыми, токи диодов через сопротивление R1+R2 станут равными нулю и напряжение на выходе диодов (следовательно, на выходе схемы) скачком достигнет значения U ип(логическая «1»).
Схема ИЛИ. Как и логическая схема И, схема ИЛИ может быть выполнена с использованием последовательных диодных ключей при несколько ином включении. Однако чаще схемы элементов ИЛИ в интегральном исполнении реализуют на транзисторах. Рассмотрим работу транзисторной схемы ИЛИ на два входа с параллельным включением транзисторов T1 и T2 па общую эмиттерную нагрузку (рис. 6.12). Такой принцип построения схем ИЛИ использован в микросхемах серии 137, 138 и др.

Рис. 6.12
В исходном состоянии оба транзистора заперты отрицательным смещением на базы от источника Еб. Поскольку эмиттерный повторитель не усиливает и не инвертирует напряжение входного сигнала, при подаче на любой из входов положительного потенциала (логической «1») соответствующий транзистор открывается и на выходе получается положительный потенциал (логическая «1») того же уровня.






