ПВХ-е 100 100
ДОФ 80 60
ДОС 10 10
Ct Cd 1,5 1,5
Ct Ca 2 2,5
SiOҙ 1 1,5
ЧХЗ-21 3
Мел 10 20
Паста для пор слоя Т=30°-45°С

В отличии от ПВХ-С подготовка ПВХ-Е к производству (процесс смешения) осуществляется при низкой температуре (35-45°С), так как при приготовлении ПВХ пластизоля (паста) нельзя допускать резкого увеличения ее вязкости и начала процесса желирования. Если для ПВХ-С желирование – процесс и подготовительного и основного производства, то для ПВХ-Е процесс желирование начинается и заканчивается в основном производств. Для приготовления пластизоля, как любой пасты используется узел, включающий планетарную мешалку и краскотерку.
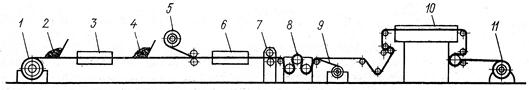
Линия по производству пленки переносным методом работает следующим образом. Транспортная подложка с размоткой устройства 1 поступает на ножевую раклю 2 для формирования монолитного слоя. Затем полуфабрикат поступает в камеру 3,где происходит поджелирование монолитного слоя. После незначительного охлаждения 4 полуфабрикат поступает на ножевую раклю 5 для нанесения пористого слоя, затем в КЖВ – 6, где происходит окончательное желирование и вспенивание продукции. Далее поступает на ти снительный каландр 7 и на охлаждение 8. После охлаждения при помощи специального устройства происходит отделение готовой пленки от транспортера подложки. Готовая пленка наматывается на рулон, а транспортерная подложка после очистки и дополнительной обработки стеариновой кислотой снова подается на размоточное устройство 1. В приведенной схеме может отсутствовать каландр 7. В этом случае рисунок теснения на монолитную сторону может переноситься с транспортера – подложки. Скорость работы этой линии 4-15 м/мин. Камера желирования-вспенивания в 2 раза длиннее камеры желирования.






