Для каждого вида допуска формы и расположения поверхностей и элементов установлено 16 степеней точности. Числовые значения допусков от одной степени к другой возрастают в 1,6 раза.
Допуски формы и расположения указываются индивидуально на чертеже детали в тех случаях, когда они должны быть меньше допусков размера для соответствующей поверхности по функциональным или технологическим причинам.
Допуски формы и расположения поверхностей и элементов, не указанные индивидуально, относятся к общим допускам формы и расположения, которые указываются на чертеже общей записью. Предусмотрено три класса точности: Н, К, L (по мере увеличения допуска), величина допуска в них зависит от интервала номинальных длин, на которых нормируется допуск.
Форма записи общих допусков формы и расположения:
"Общие допуски формы и расположения – ГОСТ 30893.2 – К " или
"ГОСТ 30893.2 – К ".
В случае ссылки на общие допуски размеров, формы и расположения запись выполняется в виде:
"Общие допуски ГОСТ 30893.2 – mК " или " ГОСТ 30893.2 – mК ".
Вид допуска формы и расположения обозначается знаками (графическими символами), указанными в таблице 4.1.
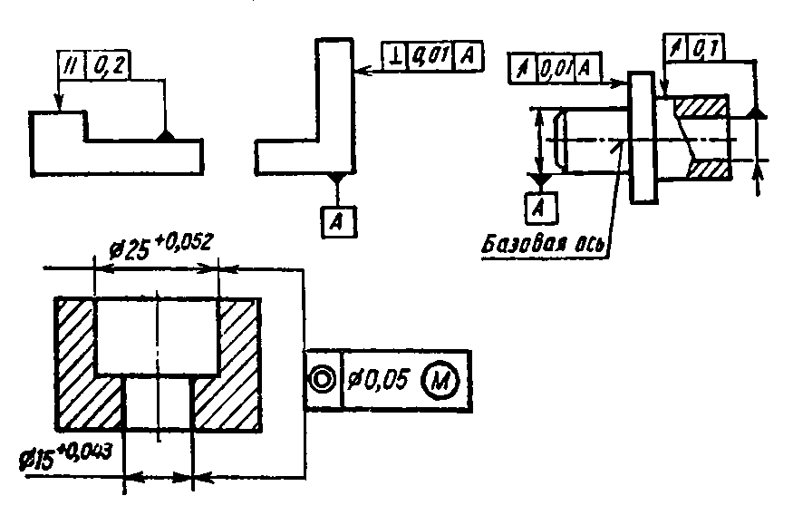
На чертеже детали знак, числовое значение допуска и, при необходимости, буквенное обозначение базы или поверхности, с которой связан допуск расположения, вписывают в рамку. Рамку соединяют с элементом, к которому относится допуск тонкой сплошной линией. Если допуск относится к оси или плоскости симметрии соединительная линия должна быть продолжением размерной линии; если допуск относится к общей оси, соединительную линию проводят к ней.
Перед числовым значением допуска указывается: символ Ø, если поле допуска задано его диаметром; символ R, если поле допуска задано радиусом; символ Т, если поле допуска симметричности, пересечения осей, формы заданной поверхности, а также позиционное поле допуска задано в диаметральном выражении; символ Т /2 – если они заданы в радиусном выражении; символ Ø или R, если поле допуска сферическое. Если допуск относится к участку поверхности заданной длины (площади), то ее значение указывают рядом со значением допуска через наклонную линию.
Таблица 4.1 – Условные обозначения допусков формы и расположения

Схемы указания допусков формы и расположения показаны на рисунке 4.12.

Рисунок 4.12 – Схемы указания допуска формы и расположения поверхностей
Базу, по отношению к которой нормируется допуск расположения, обозначают зачерненным треугольником (рисунок 4.13).
Если допуск формы или расположения зависимый, то дополнительно вводится обозначение М (рисунок 4.13), которое помещают:
- после числового значения допуска, если он связан с действительными размерами поверхности;
- после буквенного обозначения базы, а также и без ее обозначения в третьей части рамки, если допуск связан с действительными размерами базы;
- в обоих указанных местах, если допуск связан с их действительными размерами.
| Рисунок 4.13 – Обозначение баз (а – в) и зависимого допуска (г) |
| в) |
| г) |
| б) |
| а) |
| в) |
