В настоящее время для поддержания требуемых параметров микроклимата широко применяются установки для кондиционирования воздуха (кондиционеры). Кондиционированием воздуха называется создание и автоматическое поддержание в помещениях, независимо от внешних метеорологических заранее заданных условий, постоянных или изменяющихся по определенной программе температуры, влажности, чистоты и скорости движения воздуха, сочетание которых создает комфортные условия труда или требуется для нормального протекания технологического процесса. Кондиционер — это автоматизированная специальная вентиляционная установка, которая поддерживает в помещении заданные параметры микроклимата. Помимо обеспечения санитарных норм микроклимата воздуха в кондиционерах возможно производить специальную обработку: ионизацию, дезодорацию, озонирование и т.п.
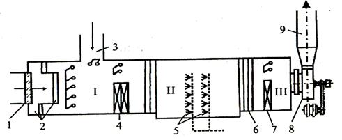
Кондиционеры могут быть местными (для обслуживания конкретных помещений) и центральными (для обслуживания нескольких помещений). Принципиальная схема кондиционера представлена на рисунке 2.
|
|
|

1 — заборный воздуховод; 2 — фильтр; 3 — соединительный воздуховод; 4 — калориферы первой и второй ступени подогрева; 5 — форсунки воздухоочистки; 6 — переходник-каплеуловитель; 7 — калориферы второй ступени; 8 — вентилятор; 9 — отводной воздуховод.
Рисунок 2 – Схема кондиционера.
Наружный воздух очищается от пыли в фильтре 2 и поступает в камеру I, где он смешивается с воздухом из помещения (при рециркуляции). Пройдя через ступень предварительной температурной обработки 4, воздух поступает в камеру II, где он проходит специальную обработку (промывание воздуха водой для обеспечения заданных параметров по относительной влажности и очистку воздуха), а затем — в камеру III для температурной обработки. При температурной обработке зимой воздух подогревается частично за счет температуры воды, поступающей в форсунки 5, и частично проходя через калориферы 4 и 7. Летом воздух охлаждается частично подачей в камеру II охлажденной специальными холодильными установками воды.
Кондиционирование воздуха играет существенную роль не только с точки зрения безопасности жизнедеятельности, но и во многих технологических процессах, при которых не допускаются колебания температуры и влажности воздуха (особенно в радиоэлектронике). Поэтому установки кондиционирования в последние годы находят все более широкое применение на промышленных предприятиях.
Эксплуатация установок для кондиционирования воздуха обычно дороже, чем вентиляционных систем.






