Занятие 16 Сточные воды нефтяных месторождений. Способы очистки и подготовки сточных вод.
Цели:
- рассмотреть использование промысловых сточных вод для закачки в пласт;
- изучить способы очистки и подготовки промысловых сточных вод;
- познакомить с работой резервуара-отстойнмка с гидрофобным жидкостным фильтром
Смесь пластовых, пресных и ливневых вод, используемых для закачки в продуктивные горизонты для ППД, называется промысловыми сточными водами.
При обезвоживании и обессоливании нефти на УПН, кроме пресной воды, добавляются еще различные ПАВ для разрушения эмульсий. Такие воды имеют преимущества перед пресными водами, т.к. обладают лучшей вытесняющей способностью. При закачке пластовых сточных вод сохраняется проницаемость продуктивных пластов, содержащих глинистые частицы, потому, что эти породы при контакте с минерализованной водой практически не разбухают и не снижают своей проницаемости. Пластовые сточные воды плотностью от 1,1 до 1,2 г/см3 создают на забое нагнетательных скважин более высокое гидростатическое давление, что обусловливает лучшую приемистость нагнетательных скважин.
Однако утилизация пластовых сточных вод связана с рядом затруднений:
необходимостью очистки этих вод;
строительства сложных и дорогих очистных сооружений;
защитой оборудования от коррозии и т.д.
Системы сбора и подготовки сточных вод, контактирующих с воздухом, называются открытыми системами, а без контакта с воздухом - герметизированными.
Открытые системы можно встретить на старых месторождениях, и они имеют следующие недостатки:
нефтеловушки и пруды-отстойники сооружают из железобетона, поэтому установки очень дороги;
требуется большая площадь застройки;
нефть в нефтеловушках и вода в прудах-отстойниках контактируют с кислородом, в связи с чем происходит их окисление и насыщение кислородом, что приводит к снижению качества нефти и увеличению коррозионной активности воды;
происходит загрязнение атмосферы испарениями нефти, особенно если она сернистая.
На новых месторождениях строятся только закрытые системы, в которых отсутствует контакт воды с кислородом воздуха, что позволяет значительно снизить (15%) коррозионную активность этих вод.
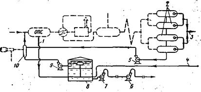
Работает установка следующим образом. Отделившаяся в отстойнике предварительного сброса ОПС вода по линии сброса 1 направляется в резервуар-отстойник 8 с гидрофобным жидкостным фильтром, а частично обезвоженная нефть (до 5%) "прогоняется" через оборудование УПН и поступает в теплоизолированные отстойники обезвоживания.
В отстойниках 2 нефть от воды окончательно отделяется за счет нагрева эмульсии в деэмульсаторе. Свободная горячая вода, отделившаяся в отстойниках 2 от нефти, поступает на прием насоса 5 и снова подается в отстойник предварительного сброса УПН. Пластовая сточная вода из резервуара-отстойника 8 забирается насосом 7 и подается в резервуары (на схеме не показаны), а из них она поступает на прием насосов высокого давления 6, установленных на БКНС.

Рисунок 17 – Установка очистки пластовых сточных вод закрытого типа
1 – линия сброса воды из отстойника; 2 – теплоизолированные отстойники для обезвоживания; 3 – коллектор для обезвоженной нефти; 4 – линия подачи сточной воды из электродегидратора; 5 – насос для подачи горячей пластовой воды, содержащей ПАВ в смеситель 10; 6 – насосы высокого давления, установленные на БКНС; 7 – насос для подачи воды на БКНС; 8 – резервуар-отстойник с гидрофобным фильтром; 9 – насос для подачи отстоявшейся нефти на повторную деэмульсацию; 10 – смеситель
Таким образом, пластовая сточная вода не контактирует с кислородом, что делает ее менее агрессивной в коррозионном отношении.
Для доочистки пластовых сточных вод от капелек нефти разработан резервуар-отстойник с гидрофобным жидкостным фильтром. Работает он следующим образом.
Вода под собственным давлением подается по вводному коллектору 1 в емкость 3, имеющую лучи 4 с отверстиями по длине, выполняющие роль распределителей смеси воды с нефтью по всему сечению резервуара. Выходящая из отверстий лучей 4 вода с капельками нефти "фильтруется" через нефтяную подушку. При этом капельки нефти в воде контактируют с окружающей нефтью и сливаются с ней. Уровень жидкостного Фильтра поддерживается постоянным за счет перелива нефти в карман 2 и отвода ее из отстойника. Положение нефтеводяного уровня можно регулировать за счет гидравлических сопротивлений, возникающих при прохождении воды в зазоре между плунжером 5 и стенкой отводной трубы 6. Наблюдение за положением уровня раздела нефть-вода осуществляется с помощью поплавка 7.

Рисунок 18 – Схема резервуара-отстойника с гидрофобным жидкостным фильтром
На границе раздела фаз нефть-вода иногда образуется слой 8 эмульгированной нефти, трудно поддающейся разрушению и значительно ухудшающей процесс очистки воды.
Объем резервуара-отстойника с гидрофобным фильтром зависит от количества поступающей воды, количества забираемой воды через отводную трубу 6, пропускной способности дырчатых лучей и интенсивности перелива нефти в карман 2.
Контрольные вопросы
- Перечислить достоинства и недостатки пластовых сточных вод, закачиваемых в продуктивные горизонты.
- Каким образом работает установка очистки пластовых сточных вод закрытого типа?
- Для чего предназначены резервуары-отстойники с гидрофобным жидкостным фильтром?






