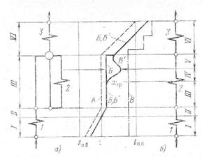
Изменение температуры рабочего тела по водопаровому тракту барабанного и прямоточного котлов ДКД показано на рис. 10.4. При любой системе котла в экономайзере температура питательной воды
повышается до насыщения (в пределе), в парообразующих трубах получаемая от стенки теплота затрачивается на парообразование практически с сохранением постоянства температуры пароводяной смеси

Рис. 10.4. Изменение температуры по водопаровому тракту барабанного (а) и прямоточного (о) котла ДКД.
I — экономайзер; 2 — парообразующие трубы; 3 — пароперегреватель; А — температура рабочего тела; Б — температура стенки барабанного котла; Б' — то же прямоточного котла; В —допустимая температура металла.
а в перегревателе температура пара повышается до расчетного значения
На участке экономайзера / температура потока
и стенки
ниже температуры насыщения:
Теплофизические свойства воды в пристенном слое мало изменяются с температурой. В этих условиях теплоотдача подчиняется законам конвективного теплообмена
|
|
|

где

Индекс «п» означает, что в качестве определяющей температуры принята температура потока.
Для прямолинейных каналов
Теплообмен совершается при температурном напоре
, На участке экономайзера теплообмен между стенкой и водой протекает при слабом обогреве
и высоких значениях коэффициента теплоотдачи
и потому температура стенки превышает температуру воды всего лишь на несколько градусов.
На участке // температура потока
,но температура стенки
Это означает,что на стенке уже началось парообразование— поверхностное кипение. Образовавшиеся пузырьки пара, переходя в поток, конденсируются. Здесь поток воды прогревается в пределе до
Это тоже зона экономайзера, но теплообмен в ней более интенсивный, чем на участке
По мере дальнейшего подвода теплоты начинается устойчивое развитое пузырьковое кипение:
В этой зоне кипения (участок III)теплообмен протекает независимо от скорости потока (при скоростях, характерных для паровых котлов), но определяется интенсивностью обогрева
и тепло-физическими свойствами жидкости и пара на линии насыщения. Последние однозначно связаны с давлением
, и в диапазоне давлений 0,4—16 МПа коэффициент теплоотдачи в зоне развитого кипения определяется по приближенной эмпирической формуле

Теплообмен протекает при значительных коэффициентах теплоотдачи
и потому даже при очень интенсивном обогреве, какое только возможно в высокофорсированных топках паровых котлов и отсутствии отложений (см. § 10.4), температура стенки незначительно превышает температуру потока. Такие условия имеют место на всем протяжении парообразующих труб барабанных котлов (участок ///), в которых благодаря высокой кратности циркуляции массовое паросодержаниех даже x на выходе ограничено (менее 20
). В прямоточных котлах паросодержание по длине труб изменяется в пределах
На участках парообразующих труб, когда значение
сравнительно невелико вследствие развитого кипения,
также весьма значительно и рассчитывается тоже по формуле (10.2). В этих условиях
близко к
|
|
|
Начиная с некоторого значения паросодержания
, зависящего от давления и интенсивности обогрева, наблюдается значительный рост температуры стенки (кризис кипения, связанный с высыханием пленки, см. §10.2), свидетельствующий об ухудшении теплообмена (участок IV). Для этого участка с известным приближением можно полагать, что коэффициент теплоотдачи к пароводяной смеси
в зоне
т. е. после наступления кризиса кипения, изменяется примерно пропорционально линейной скорости пароводяной смеси
в степени 0,8; такая же закономерность и для коэффициента теплоотдачи к сухому насыщенному пару
Поэтому

Допущение о движении в зоне ухудшенного теплообмена пароводяной смеси как гомогенной среды в первом приближении позволяет определить коэффициент теплоотдачи так же, как и для сухого насыщенного пара, средняя скорость которого равна скорости смеси

3. Л. Миропольским предложена формула для расчета апл в зоне ухудшенного теплообмена. Негомогенность среды в этой зоне при паросодержании несколько меньше 1 учитывается поправочным коэффициентом негомогенности
:

где

Коэффициент негомогенности
, зависящий от паросодержания и отношения
определяется по эмпирической формуле

После достижения максимума температура обогреваемых труб снижается, что связано с интенсификацией теплообмена при увеличении линейной скорсти пара в зоне безостаточного выпаривания жидкой фазы (участок
). На границе сечений
для барабанного и
прямоточного котлов массовое паросодержание достигает
, а энтальпия
Дальнейший подвод теплоты приводит к перегреву пара.
В области пароперегревателя (участок
) теплоотдача к перегретому пару снова ухудшается и независимо от типа котла температура металла труб повышается. В этой области снова вступают в силу законы конвективного теплообмена однофазной среды, но для перегретого пара

При ухудшенных режимах теплообмена значение
существенно меньше, чем при развитом кипении, однако достаточно, чтобы при выборе соответствующей массовой скорости потока обеспечить надежную работу металла поверхностей нагрева.
С ростом давления уменьшается поверхностное натяжение и теплообмен ухудшается при меньших значениях хгр. Такое же влияние на хгр оказывает и повышение тепловой нагрузки вследствие ускоренного испарения влаги в трубах.
В эксплуатации в результате воздействия режимных факторов место перехода в область ухудшенного температурного режима может перемещаться по длине парообразующей трубы. На границе перехода к ухудшенному температурному режиму металл подвержен изменениям температуры, приводящим к тепловой усталости. Для уменьшения амплитуды коле-
|
Рис. 10.5. Температура стенки и потока по водопаровому тракту котла СКД.
1 — температура потока;
2 — температура стенки при низких q; 3 — температура стенки при высоких д.
баний температуры металла ограничивают температурный напор между внутренней стенкой трубы и потоком в области перехода к ухудшенному теплообмену
. Это достигается обеспечением достаточной скорости потока.
Общая картина изменения температуры потока и стенки в прямоточном вертикальном контуре СКД для различной интенсивности обогрева показана на рис. 10.5. Всю область генерации пара условно можно разделить на три участка теплообмена:
или
-подогрев воды,
или
— псевдокипение и
— перегрев пара. В области
температура потока и стенки при данном давлении меньше температуры условного фазового перехода
Теплофизические свойства рабочего тела в пристенном слое изменяются мало. В этих условиях теплоотдача подчиняется законам конвективного теплообмена и расчет теплообмена выполняется. На участке
температура стенки медленно повышается, следуя за изменением температуры потока.
|
|
|
На участке
температура потока также остается ниже
, но температура стенки превышает ее. Поэтому в пристенном слое теплофизические свойства потока могут существенно отличаться от теплофизических свойств основного потока (см. § 9.5), что приводит к существенным особенностям теплообмена в этой.зоне; интенсифицируется теплообмен при низких
(линия 2 на рис. 10.5) и, наоборот, ухудшается теплоотдача при высоких
(линия 3). На рис. 10.6 показано влияние
на
в зоне фазового перехода: если при малых
значения
имеют максимум, то при больших
они приобретают минимальные значения. Уменьшение скорости и увеличение тепловой нагрузки расширяет область удельных энтальпий с ухудшенным теплообменом.
Особенности теплообмена при СКД в этой зоне обусловлены двумя главными факторами: воздействием переменности свойств потока на процессы турбулентного обмена и по-
Рис. 10.6. Влияние энтальпии среды и теплового потока на коэффициент теплоотдачи при СКД.
|
|
явлением заметных термогравитационных сил — свободной конвекции. Значение термогравитационных сил характеризуется отношением
При
можно не учитывать влияние свободной конвекции, и теплоотдача при вертикальном подъемном течении рассчитывается по формуле В. С. Протопопова

в которой
—значение числа
для изотермических условий:

Кроме известных обозначений: число Грасгофа

коэффициент гидравлического сопротивления
средняя теплоемкость

теплоемкость потока
плотность потока соответственно при температуре потока и температуре стенки и

|
|
|
Показатели степени
и
даются эмпирическими формулами.
При
теплоотдача ухудшается из-за частичного вырождения турбулентности потока при подъемном течении вследствие большого вклада гравитационных сил. Для этих условий расчет ведется с поправкой на влияние свободной конвекции,т. е. значения
.
Режимы, соответствующие кривой 3 (см. рис. 10.5), возникают при
для заданного
или же при
.
На участке /// температура потока превышает
и теплообмен подчиняется закономерностям для перегретого пара.






