МЕХАНІЗМИ ПЕРЕСУВАННЯ КРАНІВ
Конструктивне виконання механізмів пересування кранів може бути різним. Привід від двигуна здійснюється: через вал із зубчатими муфтами; через карданний вал (для балансирів); «допомогою приводу блоку, об'єднуючого двигун, гальмо і редуктор в один блок. Блок-привід володіє компактністю і меншою масою ПО порівнянню із звичайними механізмами.
В грузоподъемных машинах механізми пересування можна розділити на дві групи:
1. механізми, розташовані безпосередньо на переміщуваній машині або візку;


2. механізми, розташовані поза переміщуваним об'єктом з гнучкою (канатної або ланцюгової) тягою;

3. механізми, розташовані безпосередньо у ходового колеса.

Кінематичні схеми механізмів пересування першої групи залежновідтипу і розташування приводу можна розділив, на наступні:
з роздiльним або індивідуальним приводом;

з центральним приводом і тихохідним трансмісійним валом

з центральнорозташованим двигуном і швидкохідним трансмiсійним валом з кінцевими редукторами.
|
|
|

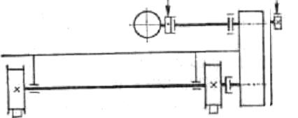
МЕХАНІЗМІВ ПЕРЕСУВАННЯ З РОЗДIЛЬНИМ АБО ІНДИВІДУАЛЬНИМ ПРИВОДОМ 
1 - двигун
2 - гальмо
3 - редуктор
4 – зубчата муфта
5 – кранове колесо
У сучасних конструкціях кранів механізми з роздільним приводом отримали найбільше розповсюдження. Це відповідає сучасним принципам конструювання машин з максимальним приближенням приводу до виконавського органу механізму.
ПЕРЕВАГИ механізми пересування з роздільним приводом
простота конструкції,
мала металоємність і розміри,
відсутність довгих трансмісійних валів, муфт і підшипників,
плавніший рух крана.
Для нормальної роботи механізмів повинна бути забезпечена електрична синхронізація роботи окремих двигунів щоб уникнути перекосів моста, тобто механічний зв'язок між ходовими колесами за допомогою трансмісійного валу тут замінена електричною («електричний вал»).
Економічно доцільно застосовувати роздільний привід в кранах з великими прольотами (більше 16 м);






