Применение малых напряжений, контроль и профилактика изоляции
Наибольшая степень безопасности достигается при напряжении 6-10 В, так как ток, проходящий через человека, в этом случае не превышает 10 мА, это меньше допустимой величина длительного воздействия при случайном прикосновении. В производственных переносных электроустановках применяется напряжение 36 и 12 В. В особо опасных помещениях для питания ручного электроинструмента следует применять напряжение 36 В, а для переносных осветительных ламп - напряжение 12 В. Такие же величины напряжения обычно используются для питания цепей управления стационарных а передвижных, машин и механизмов, располагаемых ниже горизонта промплощадки. Здесь допускается напряжение не выше 36 В при кабельной проводке и 24 В при проводке неизолированными проводами для искробезопасных систем. В высоковольтных распределительных устройствах с дистанционным управлением допускается в цепях управления напряжение не выше 127 В, если ни один из проводников этой цепи не используется для заземления. Допускается на поверхности применение переносного электроинструмента напряжением 127 В, если при этом применяются средства индивидуальной электрозащиты (резиновые боты, диэлектрические перчатки, коврики и др.). В качестве источников малых напряжений применяются понижающие трансформаторы или преобразователи частоты, позволяющие уменьшить габариты электродвигателей, питающихся токами повышенной частоты - 200, 400 Гц и более.
|
|
|
В этих случаях повышение электробезопасности достигается только за счет малых напряжений, так как ток частотой 200, 400 и даже 500 Гц опасен так же, как и ток промышленной частоты.
Контроль и профилактика изоляции токоведущих частей обуславливают надежность и безопасность электрооборудования обогатительных фабрик, в производственных помещениях которых среда характеризуется химической активностью, вследствие чего изоляция разрушается. В сетях с изолированной нейтралью сопротивление изоляции определяет величину тока при однофазном прикосновении человека к токоведущим частям. Измерение сопротивления изоляции и ее испытание производится повышенным напряжением промышленной частоты в соответствии с «Правилами техники безопасности при эксплуатации электроустановок потребителей». На обогатительной фабрике для этих целей должны быть в наличии контрольно-измерительные инструменты: мегоомметры, приборы для измерения сопротивления заземления, контрольные вольтметры и амперметры, токоизмерительные клещи, индикаторы напряжения, тахометры, электросекундомеры для проверки времени срабатывания реле утечки.
|
|
|
Профилактика изоляции предусматривает периодический ее осмотр и рeмонт.
Защитное заземление и зануление
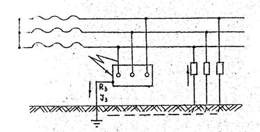
Защитным заземлением называется соединение нетоковедущих частей электрооборудования, которые могут оказаться под напряжением в случае повреждения изоляции. В обязательном порядке заземляются корпуса машин, аппаратов и трансформаторов, рам и каркасов распределительных узлов и измерительных приборов, арматура, металлические оболочки кабелей, трубопроводы, расположенные под землей и на поверхности, где имеются электроустановки и электросети. Заземляются также эстакады, конвейерные ставы, металлические площадки, лестницы и перехода, металлоконструкции зданий.
Заземляющее устройство может быть центральным (общим, главным) и местами (рис. 3.1). Величина тока замыкания на землю зависит от электросопротивления изоляций фаз относительно земли. В электросетях напряжением до 1000 В с изолированной нейтралью этот ток не превышает 10 А. Если считать, что ток прикосновения безопасной силы равен 20 мА (
)«сопротивление тела человека Rч =1000 Ом, то по уравнению:
(3.1)
величина сопротивления заземления R3 должна составлять 2 Ом.
Ток замыкания на землю, отекая с заземления, создает вокруг заземлителя электрический потенциал. Наибольший потенциал будет на заземлителе, а по мере удаления от него потенциал уменьшается и на расстоянии 20 м от заземлителя его можно считать равным нулю.
Обычно для заземления электрооборудования применят контурное заземление, состоящее из ряда вертикальных труб в земле (диаметр не менее 30 им, длина не менее 1,5 м) и стальных уголков, соединенных между собой металлическими полосами. Такие заземлители выравнивают потенциалы по площади, ограниченной контуром, что значительно уменьшает максимально возможную величину напряжения прикосновения. На горных предприятиях очень часто в качестве заземлителей применяют обсадные трубы, стальные полосы площадью не менее 0,6м2 или стальные трубы.
При мощности питающего трансформатора более 100 кВА величина сопротивления защитного заземления в установках напряжением до 1000 В не должна превышать 4 Ом. В подземных помещениях общее переходное сопротивление заземляющего устройства, измеренное как у наиболее удаленного от главного заземлителя, так и других заземлителей, не должно превышать 2 Ом, а сопротивление заземляющего провода между передвижной установкой и местом его присоединения к общей заземляющей сети не должно превышать I Ом. При мощности питающего трансформатора ниже 10 кВА (в этом случае ток замыкания на землю не превысят 2 А) величина сопротивления заземления нормируется в 10 Ом.
При напряжении выше 1000 В с малыми (менее 500 А) токами замыкания на землю допускается R3 £10 Ом, так как напряжение корпуса относительно земли при пробое изоляции составит 250 В. При больших (более 500 А) токах замыкания на землю в таких системах R3, должно быть не более 0,5 Ом.
В мерзлых грунтах следует ожидать усиленной коррозии заземлителей, поэтому здесь применяют омедненные или оцинкованные заземлители, размещенные в непромерзаемых водоемах, артезианских скважинах, дополняют глубинные заземлители протяженными (на глубине около 0,5 м) заземлителями, обеспечивающими нормальную работу контура в летнее время.
Защитное зануление применяют в схемах с глухозаземленной нейтралью (рис. 3.2) в сетях напряжением до 1000 Б. В таких сетях корпуса электроустановок не должны соединяться с землей через заземляющее устройство, так как появление опасного напряжения на корпусе электрооборудования приводят к росту тока при снижении потенциала корпуса относительно земли только за счет уменьшения R3 (как при обычном заземлении). Основная цель защитного зануленая заключается в уменьшении времени воздействия напряжения прикосновенна на человека путем соединения корпуса электроустановки с кулевой точкой трансформатора. Сечение соединительного провода должно обеспечивать появление однофазного замыкания такой силы, которое вызовет срабатывание токовой защиты. Ток короткого замыкания должен в три раза превышать ток плавкой вставки ближайшего предохранителя или номинальный ток автоматического выключателя. Нулевой провод должен иметь надежные соединения, причем установка в нулевой провод выключателей или предохранителей запрещается. Однофазные потребители зануляется специальным проводником, использовать который в качестве проводника рабочего тока не разрешается.
|
|
|
Защитное зануление позволяет селективно отключать поврежденную электроустановку, остальные установки при этом продолжают работать.

Рис. 3.1 Схема защитного заземления в сетях с изолированною нейтралью

Рис. 3.2 Схема защитного зануления в сетях с глухо (многократно) заземленной нейтралью

Рис. 3.3. Схема защитного отключения
Другие защитные меры в электроустановках
Наряду с перечисленными выше, применяются и другие меры для защиты от поражения электрическим током при обслуживании электроустановок.
Защитное отключение - это система быстродействующей защита, автоматически отключающая установку в промежутке времени от 0,03 до 3 с при возникновении опасности поражения электрическим током. Сущность системы заключается в наличии реле, размыкающего цепь питания магнитного пускателя при появлении на корпусе напряжения относительно земли, а также при появлении тока замыкания в заземляющем проводнике, при нарушении изоляции одной из фаз (рис. 3.3).
Обеспечение недоступности токоведущих частей. Для исключения возможности прикосновения (а в сетях с напряжением вше 1000 В и приближения) к неизолированным токоведущим частям, необходимо обеспечивать их недоступность посредством устройства ограждений и блокировок, либо расположением токоведущих частей на недоступной высоте.
|
|
|
Защитные ограждения могут быть в виде кожухов, а также сплошных или сетчатых оград с размером ячейки не более 25x25 мм. Кожухи и крышки применяются в электроустановках до 1000 В. Использование съемных крышек, закрепляющихся болтами, не обеспечивает надежной защиты; более надежной является шарнирная подвеска крышки с замковым запором. В сетчатых ограждениях устраиваются двери со специальными замками. Высота сетчатых ограждений в закрытых распределительных устройствах с напряжением выше 1000 В - не менее. 1,7 м, а в отрытых - на менее 2,0 м.
Двойная изоляция предусматривает наряду с основной изоляцией применение еще одного слоя защиты, глазным образом на рукоятках управления. Применяются также специальные кабели, резиновые шланги, трубы. В ряде случаев корпуса электрооборудования изготавливают из изолирующего материала, предохраняющего человека от прикосновения к металлическим нетоковедущим частям, которые случайно могут оказаться под напряжением.
Оказание первой помощи при электротравмах
Исход несчастного случая при электротравме во многом зависит от первой помощи на месте происшествия. Быстрота оказания первой помощи нередко имеет решающее значение для сохранения жизни пострадавшего.
Одним из главных моментов при оказании первой помощи электротравме является немедленное прекращение действия электротока, что достигается в лучшем случае выключением тока из всей цепи (рубильником, выключателем, вывинчиванием пробки, обрывом проводов и т.п.). Если это сделать по каким-либо причинам невозможно, то нужно отвести ток от пораженного, набросав на провод металлическую проволоку, один конец которой заземлен. Снять провод можно только при наличии изолирующих приспособлений: резинового коврика, резиновых рукавиц, можно использовать также сухие деревянные палки или доски. При отсутствии выше перечисленных предметов следует обмотать руки любым изоляционным материалом. Прикосновение незащищенными руками к пострадавшему, находящемуся под действием тока, опасно.
Отделив пострадавшего от источника электротравмы, необходимо тщательно осмотреть его. Местные повреждения необходимо закрыть стерильным материалом из индивидуальных пакетом (аптечки) или бинтом, смоченным спиртом, перманганатом калия, риванолом.
Нельзя применять жировые повязки или смазывать области ожога, а также прокалывать пузырьки. Пострадавшего необходимо уложить, тепло укрыть, дать горячий чай или кофе и организовать срочную доставку в лечебное учреждение. При тяжелых общих поражениях током, сопровождающихся расстройством или остановкой дыхания, развитием состояния «мнимой смерти» (клинической) естественно действенной мерой первой помощи является немедленное проведение (в первые 5 минут) искусственного дыхания и массажа сердца. Наиболее эффективный прием искусственного дыхания – это «рот в рот». Искусственное дыхание и массаж сердца необходимо продолжать и при транспортировке в лечебное учреждение.