Они имеют ряд существенных преимуществ по сравнению с проволочными и фольговыми. Их чувствительность в 50-60 раз больше, размеры меньше, а высокий уровень выходного сигнала измерительных систем в ряде случаев не требует применения сложных или дорогих усилителей.
Основным отличием полупроводниковых тензорезисторов от проволочных является большее изменение сопротивления тензопреобразователя при деформации, для их изготовления применяют кремний или германий, отличающиеся высокой тензочувствительностью, химической инертностью, способностью выдерживать нагрев до 540 градусов.
1 2
|
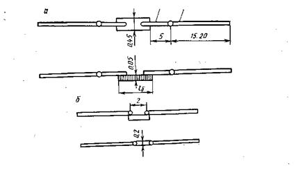
Серия КТЭ и КТО рис а) имеет два вывода, участок 1 выполнен в виде полоски из золота для сварки с полупроводником. Участок 2 выполнен из меди для монтажа в схемах тензорезистора. КТД рис б) имеют проводимость с Р – положительными и П - отрицательными. lб - длина базы в мм.
Тензорезисторы имеют малую механическую прочность и гибкость, а наличие большой чувствительности реализуется сложно из-за нелинейных характеристик и других влияний, таких как свет и температура.






