Одним из трудоемких при обслуживании узлов системы CВАРН СГ является кон-
тактно-щеточный аппарат. При работе генераторов контактные кольца и щетки изнашива-
ются значительно быстрее, чем другие части генератора. При работе генератора от щеток появляется угольная пыль, которая оседает на обмотках генератора и щеточном устройст-
ве.
Для повышения надежности САРН и уменьшения трудоемкости их обслуживания были разработаны бесщеточные системы возбуждения.
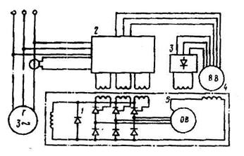
В качестве примера рассмотрим блок-схему СВАРН БСГ фирмы АSEA (Швеция)
(рис. 3.11).

Рис. 3.11. Блок-схема СВАРН БСГ фирмы АSEA
Блок-схема СВАРН БСГ фирмы АSEA (рис. 3.11) включает в себя:
1. основной возбудитель ОВ, питающий обмотку возбуждения ОВГ через управляе-
мый трехфазный выпрямительный мост 1;
2. вспомогательный возбудитель 4;
3. регулятор напряжения 2.
Оба возбудителя синхронного типа. Управление тиристорами осуществляется регу
лятором через импульсные трансформаторы, первичные обмотки которых неподвижны, а вторичные расположены на валу генератора.
Вспомогательный возбудитель имеет две обмотки статора, одна из которых питает обмотку возбуждения основного возбудителя через выпрямительный мост 3, а другая пода
ет вспомогательное напряжение на регулятор.
Все элементы схемы, кроме потенциометра для установки величины напряжения генератора, установлены на генераторе. Потенциометр монтируется на ГРЩ.
Система обеспечивает точность поддержания напряжения в пределах (± 3..5%) но-
минального при изменении режима нагрузки от 0 до номинальной величины и cos φ от 0 до 1 (рис. 3.12).

Рис.3.12. Внешние характеристики БСГ фирмы ASEA
Время восстановления напряжения при провале, равном 15% номинального состав-
ляет 0,1 с.






