Регистры с последовательным приемом или выдачей информации получили название регистров сдвига.
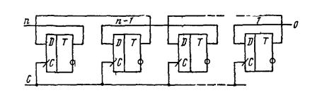
В регистре сдвига вправо первый разряд вводимого числа x1 подается на вход одного, крайнего слева, разряда регистра Sn и вводится в него при поступлении первого сигнала синхронизации С. С приходом следующего сигнала синхронизации значение хi с выхода разряда Sn вводится в разряд Sn-1 а в разряд Sn поступает х2. В каждом такте производится сдвиг поступающей информации на один разряд вправо. После n сигналов синхронизации весь регистр оказывается заполненным разрядами числа X, и первый разряд числа x1 появится на выходе S1 Если подать последовательность из n сигналов синхронизации и на вход разряда Sn податьх=0,то из регистра будет выводиться число Х через выход S1 и в конце вывода регистр будет освобожден от хранения числа X. Регистры сдвига реализуются на D-триггерах (рис. 47) или RS-триггерах (рис. 48). В последней схеме для ввода информации в первый разряд включается схема инвертора.
|
|
|
Для параллельного вывода информации из регистра сдвига необходимо все выходы разрядов регистра сдвига подключить к различным полюсам Sn, Sn-1,..., S1. Для реализации регистров сдвига применяются также триггеры с динамическим управлением по входу С. Применение таких триггеров гарантирует нормальную работу регистра сдвига. Схема регистра сдвига влево на D - триггерах с динамическим управлением представлена на рис. 49.

Рис. 47.

Рис. 48.

Рис. 49.
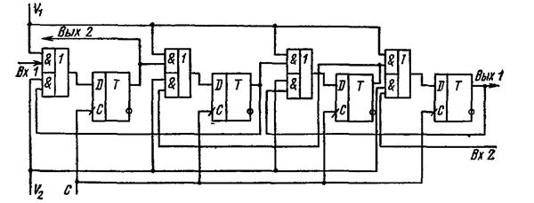
Комбинируя схемы сдвига вправо и влево и используя управляющие сигналы, можно построить регистр сдвига в обоих направлениях. Такой регистр называется реверсивным (рис. 50). При подаче разрешающего сигнала на управляющий вход V1 включается схема сдвига вправо. Реверсивный регистр при этом превращается в регистр сдвига вправо. При подаче разрешающего сигнала на управляющий вход V2 включается схема сдвига влево. Реверсивный регистр превращается в регистр сдвига влево.

Рис. 50.
В регистрах сдвига влево и вправо разряды двоичного кода выходят за пределы разрядности регистра. Если соединить выход крайнего правого разряда регистра со входом крайнего левого разряда, то получится схему кольцевого (циклического) регистра сдвига. Реверсивные регистры можно использовать для построения стековых регистров, имеющих единственный общий вход и выход. Такие регистры работают по принципу «первый вошел — последний вышел». Стековые регистры называются также регистрами магазинного типа.
Возможно также совмещение в одной схеме регистра памяти и регистра сдвига.
СЧЕТЧИКИ
Общие сведения.
Последовательностное цифровое устройство, обеспечивающее хранение слова информации и выполнение над ним микрооперации счета, называется счетчиком. Микрооперация счета заключается в изменении значения числа С в счетчике на ±1. Счетчик, в котором выполняется микрооперация счета С=С+1, называется суммирующим, а счетчик, реализующий микрооперацию С=С - 1— вычитающим. Счетчик называется реверсивным, если реализуются обе микрооперации.
|
|
|
Основным параметром счетчика является модуль счета Кс, определяемый максимальным числом единичных сигналов, которое может быть сосчитано счетчиком. Счетчик, содержащий n двоичных разрядов, может находиться в состояниях 0,1,2,..,, 2n—1. При поступлении на вход суммирующего счетчика 2n-й единицы он переходит из состояния 2n-1 в состояние 0. Таким образом, n-разрядный суммирующий двоичный счетчик имеет модуль счета Кс=2n .
Счетчики характеризуются также быстродействием, которое определяется допустимой частотой входных сигналов и временем установки состояния счетчика.
Счетчики обычно реализуются на T-триггерах. Однако для их построения могут применяться не только триггеры со счетным входом, но и D-триггеры, JK-триггеры.
Счетчики можно классифицировать по нескольким признакам. В зависимости от направления счета различаются суммирующие (с прямым счетом), вычитающие (с обратным счетом) и реверсивные (с прямым и обратным счетом). По способу организации схемы переноса различаются счетчики с последовательным, параллельным, параллельно-последовательным переносом. В зависимости от наличия синхронизации различаются синхронные и асинхронные счетчики.
При маркировке для обозначения счетчика используются буквы ИЕ. Конструктивно счетчики выполняются в виде совокупности интегральных схем — триггеров, соединенных соответствующим образом, или в виде одной интегральной схемы, содержащей многоразрядный счетчик.