![]() |
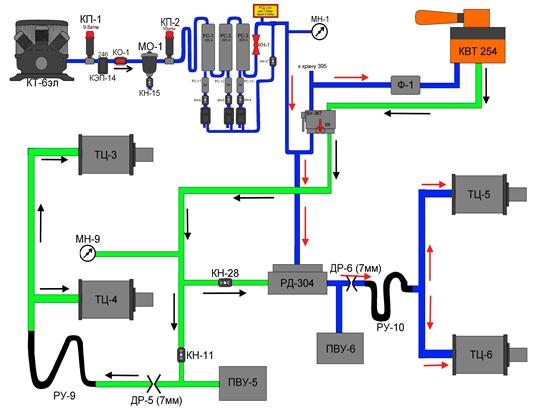
Рис.10.2. Работа РД 304-002 в пневматической схеме электровоза при наполнении ТЦ.
Сжатый воздух из главных резервуаров (рис.10.2) через блокировку тормозов усл. 367, фильтр поступает к вспомогательному крану машиниста усл.№ 254, если кран находиться в тормозном положении, то сжатый воздух от крана усл.№ 254 поступает через блокировку тормозов в магистраль тормозных цилиндров.
Из магистрали через кран КН11 и дроссельную шайбу ДР-5 диаметром 7 мм, резиновый рукав РУ-9 поступает в ТЦ-3, ТЦ-4 первой тележки и через разобщительный кран КН28 заполняет фиктивный объем (камеру над диафрагмой) РД 304-002. диафрагма прогибается вниз и открывает впускной клапан, который сообщает главные резервуары с тормозными цилиндрами ТЦ-5 и ТЦ-6 через редуктор КР-3 отрегулированный на 5 ат, дроссельную шайбу ДР-6, резиновый рукав РУ-10. То есть наполнение ТЦ второй тележки осуществляется через реле давления 304 прямо из главных резервуаров, чем достигается быстрое наполнений ТЦ.







