Для ремонта синхронного генератора применяются следующие средства механизации:
-Кран балка
-Камера очистки
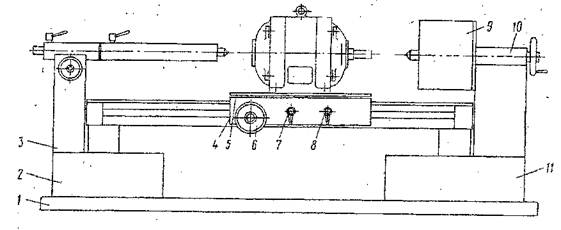
На рис.5 представлен стенд для разборки и сборки синхронного генератора.

Рис.5 Стенд для разборки и сборки синхронного генератора
1. Фундаментная рама
2. Передняя тумба
3. Передней бабки
4. Суппорт
5. Стол
6. Механизм продольного перемещения
7. Механизм nabmopa
8. Механизм поперечного перемещения
9. Гидравлического съемника
10. Подвижная пиноль задней бабки с центром
11. Задняя тумба
10.ТЕХНИКА БЕЗОПАСНОСТИ ПРИ РЕМОНТЕ СИНХРОННОГО ГЕНЕРАТОРА
Участок по ремонту элементов электрических машин относится по своему исполнению к помещениям с повышенной опасностью в отношении опасности поражения электрическим током. Кроме того, при выполнении технологических операций дне помещения участка и при передвижении по территории депо существует опасность травмирования подвижным составом. Немалую опасность представляют для рабочих грузоподъёмные механизмы (кран балки, Ворота сушильной печи), а также вращающиеся части намоточных станков, испытательных стендов, сверлильного станка. Кроме того пропитка обмоток связана с выделением различных вредных веществ бензола, арелона, толуола и т.д. входящих в состав пропиточных лаков. Пары этих веществ могут привести к возгоранию, взрыву и отравлению. Поэтому при выполнении технологического процесса каждый рабочий обязан соблюдать все меры предосторожности, необходимые для предотвращения несчастных случаев. Рабочий обязан являться на работу своевременно, о по окончании работы без необходимости не задерживаться как в местах производственных работ, так и на территории депо. Воспрещается самовольно оставлять рабочее место, а также передавать порученную работу другому лицу без соответствующего на то разрешения мастера. Работа на участке по ремонту элементов электрических машин должно быть организована так, чтобы исключить любой случай травмирования или возникновения аварий на данном участке. Для каждого рабочего должно быть обеспечено удобное место, не стесняющее его движение во время работы. Рабочее место должно быть обеспечено нормами площади для размещения вспомогательного оборудования. Для хранения инструмента и заготовок должны быть специальные ящики. Для работ в сидячем положении рабочий должен быть обеспечен стулом. Рабочее место должно находиться вне линии перемещающихся грузов. Рабочее место рабочий должен содержать в чистоте и порядке. Освещённость рабочего места Е, лк допустимая 750, фактическая 764.
|
|
|
В помещении участка по ремонту элементов электрических машин установлено различное оборудование для выполнения технологических операций: кран балки имеют следующие защитные устройства - ограничитель подъёма груза, концевые выключатели с обеих сторон подкранового пути, поддерживающий трас пульта управления, защитное заземление. Ворота сушильной печи и механизм передвижения тележки сушильной лечи защитное заземление, защитные кожухи механизмов привода, защёлка, фиксирующая ворота в верхнем положении, концевой выключатель подъёма ворот-стенд для испытания главных генераторов АРВ - защитные кожухи но всех вращающихся частях, защитный кожух над то к а съёмными кольцами,' защитное заземление, диэлектрический коврик, стенд для испытания электродвигателя - защитные кожухи в местах подсоединения токоподводящих проводов, диэлектрический коврик, защитное заземление, сверлильный станок - ограждение вращающихся частей защитное заземление, диэлектрический коврик, очки защитные.
|
|
|
11. ОХРАНА ОКРУЖАЮЩЕЙ СРЕДЫ
В нашей стране охрана окружающей среды и рациональное использование природных ресурсов являются одним из направлений обще государственной политики. Ещё в 1976 году была создана система стандарта б по охране окружающей среды, в которую входят следующие стандарты-' «Охрана природы и почвы», «Охрана природы и атмосферы» и др. В каждом комплексе стандартов устанавливаются конкретные нормы, обеспечивающие охрану природы. Так, в комплексе «Охрана природы. Атмосфера», устанавливаются максимально — допустимые нормы выбросов загрязняющих веществ в атмосферу.
Территорию депо ограждают и озеленяют, при этом зелёные насаждения располагают так, чтобы не нарушалась видимость сигналов при движении по станционным и деповским путям.
При размещении на территории депо площадки для реостатных испытаний вокруг территории депо устраивают санитарно — защитную зону, чтобы до ближайшей территории жилой застройки уровень шума не превышал допустимых величин. На территории депо должна быть предусмотрена ливневая канализация, нефтеловушки, обеспечивающие необходимую очистку воды, падающей в виде осадков на загрязнённую.
Синхронно генераторное отделение должно оборудоваться фильтрами в вентиляционной системе для предотвращения попадания вредных паров в атмосферу.
Вывод
В курсором проекте я составил таблицы периодичности и сроки плановых ТО, ТР, разработал карту дефекации, перечисли основные элементы, а также описал назначение и условие работы, неисправности, причины и способы их предупреждения, технологический процесс, технологию ремонта, технологию сборки, и испытания, технику безопасности, охрану окружающей среды, начертил МК и средство механизации и автоматизации синхронного генератора. В курсовом проекте также имеются рисунки, на которых изображены-' Рис. 1 Схема синхронного генератора, Рис.2 Схема подключения приборов для обнаружения неисправностей 6 синхронном генераторе, Рис. 3. Приспособление с двумя электромагнитами для обнаружения паза с коротко замкнутыми витками, рис. 4 экран с кривыми. Рис. 5 Нахождение неисправных битков обмотки ротора с помощью вольтметра.
ПЕРЕЧЕНЬ ГРАФИЧЕСКОЙ ЧАСТИ
1 Лист: Маршрутная карта сборочной единицы
2 Лист: Стенд для разборки и сборки сборочной единицы
СПИСОК ИСПОЛЬЗУЕМОЙ ЛИТЕРАТУРЫ
1 В. В. Скрипкин «Электрооборудование изотермического подвижного состава» учебник — Москва «Транспорт» 1990 г.
2.Ю.О. Фаерштейн, Г. И. Осад чу к, «Ремонт оборудования изотермического подвижного состава» учебник - Москва «Транспорт» 1987 г.
3.Б.В. Быков, В. Б. Пигарев, «Технология ремонта вагонов» учебник — Москва «ЖЕЛДОРИЗДА Т» 2001 Г.
4. ЕВ. Аникин, Б. П. Крайнов, В. И. Храмов, «Справочник механика
рефрижераторного подвижного состава» справочник — Москва «Транспорт» 1972 г.
|
|
|
5.В.Б. Кржимобский. В.Н. Васильев, В. В. Скрипкин, E.Е. Сорокин, «Рефрижераторные вагоны отечественной постройки» учебник — Москва «Транспорт» 1976 г.
6.Г.А. Попов, С Ф. Шишкин, «Электрическое оборудование секций ZB - 5» учебник- Москва «Транспорт» 1986 г.
7. Горланов С.А., Лазаренко Н.В., «Ремонт оборудования рефрижераторных вагонов» Москва -«Транспорт» 1985г.






