Максимальная плотность является основной исходной характеристикой при назначении коэффициента уплотнения грунта в теле насыпи и контроле качества уплотнения.
Оптимальная влажность служит одним из критериев для оценки возможности и методов использования грунта для отсыпки насыпи, а также является важным параметром технологического процесса уплотнения.
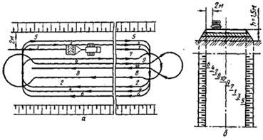
Испытание проводится в приборе Союздорнии для стандартного уплотнения.
Рис. Схема прибора Союздорнии для стандартного уплотнения грунтов1 – поддон; 2 – разъемный цилиндр емкостью 1000 см3; 3 – кольцо; 4 – насадка; 5 – наковальня; 6 – груз массой 2,5 кг; 7 – направляющий стержень; 8 – ограничительное кольцо; 9 – зажимные винты.
По полученным в результате испытаний значениям плотности и влажности уплотненных образцов определяют плотность скелета (сухого) грунта (gск) с погрешностью до 0,01 г/см3

Строят график зависимости плотности скелета от влажности грунта, откладывая по оси абсцисс влажность уплотненных образцов в масштабе 1 см –2%, а по оси ординат – плотность скелета грунта в масштабе 1 см – 0,05 г/см3. Находят максимум полученной зависимости и соответствующие ему величины максимальной плотности скелета грунта (gск) на оси ординат и оптимальной влажности (W опт) на оси абсцисс.
Точность считывания значений должна быть для gмакс – 0,01 г/см3, а для W опт – 0,1%.
Рис. Пример построения графика зависимости плотности скелета грунта от влажности при стандартном уплотнении

21. Технология послойного уплотнения грунтов и требования к плотности грунтов в насыпях
Отсыпка грунта в насыпь производится слоями от краев к середине на всю ширину земляного полотна, включая откосные части. В целях уплотнения грунта в краевых частях, прилегающих к откосу, ширина отсыпки может быть больше проектного очертания насыпи на 0,3-0,5 м с каждой стороны.
Для уплотнения грунтов применяют катки различных видов, которые по способу действия на грунт можно разделить на две группы: 1– катки на пневматических шинах и кулачковые; 2– вибрационные катки. Кроме того используются трамбующие машины.
Наиболее распространенными являются самоходные и прицепные катки на пневматических шинах, которыми уплотняют все виды грунтов. Кулачковые катки применяют для уплотнения только связных грунтов. Вибрационными катками уплотняют крупнообломочные, песчаные, несвязные и малосвязные глинистые грунты. Трамбующие машины используют для уплотнения большинства грунтов слоями большой толщины (1-2 м).
Трамбование можно использовать для уплотнения прочных комковых грунтов, в том числе и крупнообломочных.
Для работы прицепных катков целесообразные размеры захватки должны быть не менее 200 м по всей ширине насыпи.

Рис. Схема движения прицепного катка (а) и схема перекрытия следов колес (б) при уплотнения насыпи: 1... 10 — номера проходов.
Уплотнение грунта прицепными катками выполняется на рабочей захватке по кольцевой схеме, а самоходными – по челночной схеме.
Укатка грунта производится от края насыпи к ее середине с перекрытием полос уплотнения на 0,15-0,25 м.
При укатке верхних слоев насыпи высотой более 1,5 м прицепными катками на пневматических шинах, первый и второй проходы следует выполнять на расстоянии 2 м от бровки насыпи, затем, смещая ходы на 1/3 ширины катка в сторону бровки, уплотняют края насыпи. После этого укатку продолжают круговыми проходами от края к середине насыпи.
Из условий безопасности при любых методах уплотнения грунта, не допускается приближение рабочих органов уплотняющих машин к бровке насыпи ближе 0,3 м.
Уплотнение грунтов необходимо производить при влажности, близкой к оптимальной. При влажности грунтов менее оптимальной, следует увеличивать число проходов катков (требования СНиП 3.06.03-85). Несвязные и малосвязные грунты следует увлажнять в отсыпанном слое незадолго перед уплотнением. Связные грунты, в которых перераспределение влаги идет медленнее, лучше увлажнять за 5 – 6 часов до уплотнения.
Для определения оптимальной толщины уплотняемого слоя и установления числа проходов (ударов) уплотняющих машин по одному следу, необходимого для достижения требуемой плотности, перед началом работ по устройству насыпи следует производить пробную укатку грунтов.
Плотность грунта оценивается коэффициентом уплотнения К у, который представляет собой отношение плотности скелета грунта в насыпи к максимальной плотности скелета того же грунта при стандартном уплотнении.
В земляном полотне автомобильных дорог коэффициент уплотнения грунтов после уплотнения не должен быть ниже значений, приведенных в СНиП 2.05.02-85.
Закон об автомобильных дорогах и его цели. Понятие дорожной деятельности. Планирование дорожной деятельности.
Федеральный закон № 257 «Об автомобильных дорогах и дорожной деятельности в РФ» регулирует отношения, возникающие в связи с использованием автомобильных дорог, в том числе на платной основе, и осуществлением дорожной деятельности в Российской Федерации. Действие настоящего Федерального закона (ФЗ) распространяется на все автомобильные дороги в Российской Федерации независимо от их форм собственности и значения.
Целями ФЗ №257 являются:
1) определение основ функционирования автомобильных дорог, их использования, осуществления дорожной деятельности в интересах пользователей автомобильными дорогами, собственников автомобильных дорог, государства, муниципальных образований;
2) совершенствование государственного управления в области дорожной деятельности;
3) обеспечение сохранности и развития автомобильных дорог, улучшение их технического состояния;
4) содействие внедрению перспективных технологий и стандартов в области дорожной деятельности;
5) обеспечение эффективной и добросовестной конкуренции на рынке работ и (или) услуг при осуществлении дорожной деятельности;
6) улучшение инвестиционного климата в области использования автомобильных дорог и осуществления дорожной деятельности;
7) обеспечение интеграции автомобильных дорог в международную транспортную сеть.
Дорожная деятельность - деятельность по проектированию, строительству, реконструкции, капитальному ремонту, ремонту и содержанию автомобильных дорог.
Планирование дорожной деятельности осуществляется уполномоченными органами государственной власти Российской Федерации, органами государственной власти субъектов Российской Федерации, органами местного самоуправления на основании документов территориального планирования, подготовка и утверждение которых осуществляются в соответствии с Градостроительным кодексом Российской Федерации, нормативов финансовых затрат на капитальный ремонт, ремонт, содержание автомобильных дорог и оценки транспортно-эксплуатационного состояния автомобильных дорог, долгосрочных целевых программ.