Состав сооружений стационарной АЗС
Общие сведения по АЗС
Автозаправочные станции (АЗС)
АЗС предназначены для заправки транспортных машин за исключением гусеничных. Кроме этого на них также может производиться продажа масел, смазок, сервисное обслуживание и другие операции. Различают АЗС общего пользования и ведомственные. По количеству оказываемых услуг различают собственно АЗС и АЗК (автозаправочные комплексы) на которых производится кроме основных другие различные операции: обслуживание транспорта, обслуживание пассажиров и т.п. В зависимости от длительности аренды земли различают следующие типы АЗС:
1) Стационарные или традиционные АЗС – имеют подземные резервуары (редко надземные). Технологическая схема стационарных АЗС характеризуется разнесением резервуаров и топливораздаточных колонок (ТРК).
2) Контейнерные АЗС (КАЗС) – устанавливаются в местах пользования по автомобильной трассе. Это АЗС с надземным расположением оборудования в едином контейнере заводского изготовления.
3) Передвижные АЗС (ПАЗС) – автоцистерны – устанавливаются по мере повышения спроса на транспортных развязках.
4) Мобильные АЗС (МАЗС) и блочные АЗС (БАЗС) – представляют собой резервуары и топливораздаточные колонки в отдельных разнесенных блоках, в том числе могут быть и подземные резервуары.
Расчеты АЗС подобны расчетам нефтебаз:
1) Количество заправок в сутки;
2) Число заправочных постов;
3) Объем и число резервуаров;
4) Гидравлические расчеты коммуникаций;
5) Подбор топливно-заправочных колонок;
6) Расчеты вспомогательных систем;
7) Расчеты потерь от испарения.
ü Резервуары;
ü ТЗК – топливно-заправочные колонки;
ü Здание операторной;
ü Устройство для очистки загрязнения сточных вод;
ü Помещения для проведения вспомогательных операций.
1) Прием нефтепродуктов из автоцистерн (возможно из трубопроводов);
2) Хранение;
3) Отпуск в баки потребителей;
4) Очистка нефтесодержащих сточных вод;
5) Сбор отработанных масел;
6) Обслуживание автомобилей.
Наибольшее распространение на АЗС получили горизонтальные стальные резервуары с плоскими, коническими и сферическими днищами.

Горизонтальные резервуары могут быть одно- и двустенными. Использование двустенного резервуара относится к концепции экологически чистых АЗС. Горизонтальный резервуар устанавливается подземно. На АЗС возможно использование вертикальных стальных резервуаров, которые также могут устанавливаться подземно. А на АЗС большой мощности и надземно.
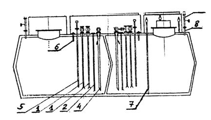
Техническая схема АЗС и оборудования горизонтального одностенного резервуара показано на следующем рисунке:

где 1 – топливно-раздаточная колонка; 2 – фланец; 3 – трубопровод подачи топлива; 4 – задвижка; 5 – огневой предохранитель; 6 – приемный клапан; 7 – замерный трубопровод; 8 – замерный люк; 9 – дыхательный клапан; 10 – уровнемер «Струна М»; 11 – трубопровод налива; 12 – огневой предохранитель; 13 – электромагнитный клапан отсечки топлива; 14 – фильтр грубой отчистки; 15 – сливная муфта; 16 – сливной колодец; 17 – технологическая шахта; 18 – вентиляционная решетка; 19 – ж/б колодец; 20 – ложемент; 21 – зонд для определения утечек из резервуара; 22 – стенка горизонтального резервуара.
Общий вид вертикального резервуара представлен ниже на рисунке:

Конструкция двустенного резервуара приведена ниже.


где 1 – датчик верхнего уровня топлива, 2 –предохранительный клапан с системой герметичности резервуара (система герметичности представляет собой межстенное пространство, заполненное инертным газом, например, азотом или жидкостью более плотной, чем нефтепродукт); 3 – шаровой кран линии выдачи; 4 – соединительная муфта линии выдачи; 5 – крышка зачистной трубы; 6 – замерная труба; 7 – люк технологического лаза; 8 – манометр системы герметичности резервуара; 9 – кран трехходовой системы герметичности резервуара; 10 – технологический отсек; 11 ‑ линия наполнения; 12 – обратный клапан линии выдачи; 13 – линия выдачи; 14 – линия обесшламливания; 15 – линия деаэрации; 16 – дыхательный клапан линии деаэрации; 17 – вентиль линии деаэрации; 18 – крышка замерной трубы; 19 – клапан линии заполнения; 20 – линия флегматизации (на 15); 21 – муфта установки системы контроля герметичности межстенного пространства; 22 – огневой предохранитель; 23 – модульная коробка.
Ниже более детально показана схема врезок в технологическом отсеке горизонтального двустенного резервуара.

где 1 – замерная труба; 2 – линия обесшламливания; 3 – линия наполнения; 4 – линии выдачи; 5 – датчик верхнего уровня; 6 – манометр с предохранительным клапаном; 7 – труба для стравливания воздуха.
Общий вид резервуара, устанавливаемых в блочных АЗС показан на следующих рисунках:
Плоская проекция:



где 1 – линия наполнения; 2 – линия обсшламливания; 3 – линия деаэрации; 4 – линия выдачи; 5 – уровнемер; 6 – датчик верхнего уровня; 7 – линия контроля герметичности двустенного пространства; 8 – патрубок для линии деаэрации.
Обозначения резервуаров: РГС 3, 4, 5, 8, 10, 15, 17, 25, 50, 60, 75, 100 м3;
РГС 2*25, 50, 60, 75,100 м3.
Для приема нефтепродуктов в подземный резервуар устраивается линия наполнения, надземная часть которой представлена на следующем рисунке

где 1 – патрубок; 2 – быстроразъемная муфта; 3 – фильтр; 4 – задвижка; 5 – огнепреградитель; 6- трубопровод.
Быстроразъемная муфта с наконечником показана на следующем рисунке:

где 1 – патрубок; 2 – крышка; 3 – наконечник; 4 – рукоятка; 5 – запорный винт; 6 – уплотнение.
В обвязке линии деаэрации устанавливаются угловые огнепреградители:

где 1 – огнепреградительная кассета; 2 – корпус; 3 – фланец; 4 – шайба; 5 – гайка; 6 – штифт; 7 – упор; 8 – патрубок; 9 – пружина; 10 – уплотнение; 11 – шпилька.
Назначение линии обвязки подземных резервуаров АЗС следующие:
ü Линия наполнения;
ü Линия выдачи;
ü Линия деаэрации;
ü Линия обесшламливания – для удаления воды с твердыми частицами и остатка топлива при полном опорожнении резервуара;
ü Линия флегматезации – комплекс оборудования, обеспечивающий защиту от возможного воспламенения паров топлива внутри технологического оборудования путем наполнения инертным газом свободного пространства технологических линий и оборудования;
ü Линия рецеркуляции паров – является составной частью системы герметизированного хранения или системы улавливания легких фракций.
Контроль герметизации пространства между двумя стенками резервуара, которая заполняется либо инертным газом, либо жидкостью плотность, которой больше плотности хранимого нефтепродукта. Осуществляется контроль наличия паров нефтепродуктов в двустенном пространстве.
Объединенная схема деаэрации и рециркуляции показана на рисунке ниже:
|
|
|
|
|
|
