
Конструкция испарителя аналогична кожухотрубного испарителя с межтрубным кипением холодильного агента.
Отличительные особенности:
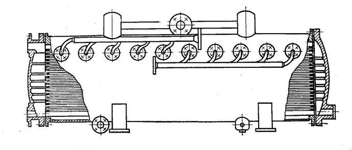
1. Верхней части корпуса испарителя над трубным пучком установлено несколько распределительных коллекторов с форсунками.
2. Коллекторы соединены трубопроводами с нагнетательной стороной насоса холодильного агента.
Насос расположен в нижней части испарителя. По конструкции и принципу действия насосы могут быть центробежными, плунжерными, шестеренчатыми и т.д. Привод насоса располагается в верхней паровой части испарителя. Испаритель относится к испарителям незатопленного типа. Уровень жидкого холодильного агента поддерживается ниже самого нижнего ряда теплообменных труб.
Отеплённый хладоноситель поступает в нижнюю часть передней крышки через вхадной патрубок. Проходя несколько ходов по внутреннему объёму теплообменных труб хладоноситель охлаждается на 3-5 оС и выходит из испарителя через верхний патрубок передней крышки. Холодильный агент после дросселирования поступает в нижнюю часть испарителя к насосу холодильного агента. Насосом жидкий холодильный агент подаётся в трубопровод и далее в распределительные коллекторы. Из распределительных коллекторов с помощью форсунок жидкость распыляется по внутреннему объёму корпуса. Жидкий холодильный агент оседает на наружной поверхности теплообменных труб тонкой плёнкой. За счёт теплообмена с тёплыми трубами жидкость кипит (испаряется). Неиспарившаяся жидкость стекает с трубки на трубку в нижнюю часть испарителя. Эта жидкость смешивается с холодильным агентом после дросселирования и вновь всасывается насосом.
|
|
|
Преимущества:
1. Высокая интенсивность теплообмена.
2. В 3-4 раза меньше заполнение холодильным агентом.
3. Исключается «влажный» ход компрессора при наклоне испарителя до 45 о (можно использовать в море).
4. Отсутствие влияния гидростатического столба жидкости на температуру кипения.
5. Возможность очистки внутренней поверхности труб механическим способом.
Недостатки:
1.Возможность засорения форсунок.
2.Дополнительный расход энергии на привод насоса х/а.
3.Большие гидравлические потери как со стороны х/а, так со стороны х/н.
4.Сложность конструкции.
5.Высокая стоимость.
6.Меньшая надёжность работы, из-за наличия насосов.
7.Возможность через места разветвления.
8.Дополнительная тепловая нагрузка от насоса и электродвигателя.
Нашли широкое применение в зарубежных судовых х/у.