Осевые (пропеллерные) насосы
Область применения
Эксплуатационные свойства поршневых насосов
Регулирование подачи
Особенности пуска
Пуск поршневых насосов при закрытом клапане на нагнетательном трубопроводе категорически запрещается.
Перекрытие нагнетательной магистрали приводит к значительному росту напора, вызывает гидравлические удары, которые могут привести к аварии.
Для защиты насосов от подобных режимов работы они снабжаются предохрани-
тельными (перепускными или байпасными) клапанами, предназначенными для перепуска
жидкости из напорной магистрали во всасывающую, когда давление в магистрали достиг-
нет недопустимого.
Поэтому при пуске поршневых насосов должны быть открыты оба клапана – на вса
сывающем и нагнетательном трубопроводах.
Регулирование подачи дросселированием (перекрытием клапанов) недопустимо,
т.к. перекрытие нагнетательной магистрали вызывает увеличение напора и приводит к гидравлическим ударам.
|
|
|
Регулируют подачу поршневых насосов изменением скорости электродвигателя,
если такое изменение предусмотрено схемой управления электродвигателя.
К достоинствам поршневых насосов относятся:
1. простота конструкции;
2. высокий напор;
3. относительно высокий КПД (η = 0.5 - 0.8, причем нижний предел относится к
малым, а верхний - к большим насосам);
4. способность к самовсасыванию (к «сухому» пуску);
5. постоянная готовность к работе;
6. независимость напора от угловой скорости;
К недостаткам поршневых насосов относятся:
1. неудобство сочленения с электродвигателем, поскольку они работают при воз-
вратно-поступательном движении поршня;
2. быстрый износ трущихся частей, особенно при работе с загрязненной жидко
стью;
3. опасность возникновения недопустимых давлений при перекрытии вентилей.
На судах поршневые насосы применяют в качестве осушительных.
Отличительной особенностью осевых нагнетателей является большая подача при сравнительно малом напоре. Это становится понятным из принципа действия осевого на-
соса.
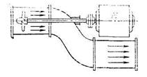
Осевой (пропеллерный) насос показан на рис. 11.11.

Рис. 11.11. Осевой (пропеллерный) насос
Принцип действия насоса состоит в следующем.
При вращении крыльчатки (пропеллера) рабочая жидкость засасывается в насос через всасывающий патрубок и под давлением направляется в нагнетательный.
Рабочее колесо насоса имеет от двух до шести лопастей.
В зависимости от способа закрепления лопасти на втулке различают два вида осе-
вых насосов:
1. насосы, у которых лопасти жестко посажены на втулку;
2. насосы, у которых лопасти могут поворачиваться на втулке.
|
|
|
Перед рабочим колесом часто располагают направляющий аппарат, представляю-
щий собой три-четыре неподвижные лопасти. Направляющий аппарат служит для ликви-
дации подкрутки потока перед входом в рабочее колесо.
Если направляющий аппарат не применяется, то к рабочему колесу подсоединяют
обтекатель.
За рабочим колесом располагается выправляющий аппарат, который состоит из не-
подвижных лопаток. В выправляющем аппарате уничтожается закрутка потока, обуслов-
ленная рабочим колесом, и преобразуется кинетическая энергия потока в энергию давления.
Поскольку у осевых нагнетателей форма лопастей и их взаимодействие с жидко-
стью или газом подобны пропеллеру самолета, их часто называют пропеллерными.






