Технологические схемы сокращения выбросов пыли при работе очистных и проходческих комбайнов
Орошение при работе проходческих и выемочных комбайнов должно производиться оросительными устройствами, которыми они комплектуются на заводе-изготовителе. В качестве оросителей используются унифицированные форсунки или специальные оросители, рекомендованные приемочной комиссией горной машины.
Помимо высокого эффекта пылеподавления эти системы должны обеспечивать взрывозащиту от искрения. На проходческих комбайнах следует применять внутренние системы орошения, обеспечивающие подачу воды в зону разрушения горной породы резцовым инструментом.
Технологическая схема орошения (рис. 3.3) может предусматривать питание водой от насосной установки для повышения давления или непосредственно от противопожарно-оросительного водопровода при давлении в нем более 1,5 МПа.

Рис. 3.3. Технологическая схема орошения при работе проходческих комбайнов: 1,10 — рукава; 2,9 — переходники; 3 — манометры; 4 — насосная установка; 5 — вентиль с электромагнитным управлением; б —муфтовые краны; 7— дозатор смачивателя; 8 — штрековый фильтр; // — редукционный штрековый клапан; 12 — фланцевый вентиль; 13 — водяная завеса; 14 — противопожарно-оросительный трубопровод
|
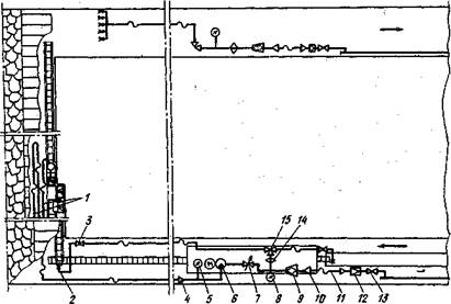
Аналогичные технологические схемы необходимо применять при работе выемочных комбайнов (рис. 3.4).
Рис. 3.4. Технологическая схема орошения при работе выемочного комбайна: I — забойные водопроводы; 2 — зонтичная форсунка; 3 — проходной муфтовый кран; 4, 10 — переходники; 5,8 — манометры; 6 — насосная установка; 7 — вентиль с электромагнитным управлением; 9 — штрековый фильтр; 11 — напорный рукав; 12 ~ редукционный клапан; 13 — фланцевый вентиль; 14 — дозатор смачивателя; 15 — трехходовой муфтовый кран
Пылеподавление пеной на горных машинах осуществляется по тем же технологическим схемам, только вместо дозатора смачивателя должен использоваться дозатор пенообразователя.