Лекция 3. ТЕХНОЛОГИЧЕСКИЕ СХЕМЫ СОКРАЩЕНИЯ ВЫБРОСОВ ПЫЛИ ПРИ БУРОВЗРЫВНЫХ РАБОТАХ, ПРИ РАБОТЕ ОЧИСТНЫХ И ПРОХОДЧЕСКИХ КОМБАЙНОВ
План
3.1 Борьба с пылью при буровзрывных работах
3.2 Технологические схемы сокращения выбросов пыли при работе очистных и проходческих комбайнов
3.2.1 Орошение на горных машинах
3.2.2 Технологические схемы проветривания и пылеулавливания при работе комбайнов
При бурении шпуров и скважин применяют промывку либо орошение их устья или сухое пылеулавливание.
При бурении шпуров и скважин с промывкой (рис. 3.1) используются промывочные устройства различной конструкции, поставляемых заводом-изготовителем вместе с бурильной машиной или буровой установкой. Промывочные устройства могут быть с боковой и осевой подачей воды в буровую штангу.
Расход воды при бурении шпуров колонковыми и ручными сверлами должен в среднем составлять 5 л/мин.
В зависимости от скорости бурения оптимальный расход воды имеет следующие значения:
скорость бурения, м/мин …………………… <0,2 0,5 1 1,5 2
|
|
|
расход воды на промывку, л/мин ……………3,5 4,5 5,5 7 13
Давление воды, подаваемой для промывки шпуров, должно составлять 0,4—1 МПа.
При орошении устья шпура с помощью кольцевого оросителя расход воды должен составлять 10 л/мин при давлении 0,4 МПа. Для повышения эффективности промывки и орошения при бурении шпуров и скважин по углю необходимо применять водный раствор смачивателя ДБ или ему аналогичного с концентрацией 0,05—0,2%.

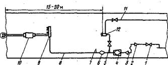
Рис. 3.1. Технологическая схема бурения шпуров (скважин) с промывкой: 1 — фланцевый вентиль; 2— переходник; 3 —рукав; 4 — штрековый фильтр; 5 — проходной муфтовый кран; 6 — дозатор смачивателя; 7 — манометр; 8 — напорный рукав; 9 — коллектор; 10 — бурильная машина; 11 — трубопровод сжатого воздуха; 12 — пневматический распылитель
Технологическую схему с отсосом и улавливанием пыли при бурении шпуров или скважин (рис. 3.2) наиболее целесообразно использовать при разработке угольных пластов в зонах многолетней мерзлоты или в забоях, характеризующихся высокой температурой воздуха.

Рис. 3.2. Технологическая схема бурения шпуров с отсосом запыленного воздуха
(боковым или осевым):
1 — вакуум-насос; 2 — пылеотделитель; 3 — рукав; 4 — бурильная машина
При взрывных работах противопылевые мероприятия направлены на предупреждение распространения пыли и газов после взрыва и предотвращение взрывов угольной пыли и газов при ведении взрывных работ. Для этого необходимо применять:
орошение или связывание отложившейся на поверхности выработок пыли перед взрыванием зарядов ВВ в шпурах;
водяные завесы, создаваемые взрыванием зарядов ВВ в полиэтиленовых сосудах с водой;
|
|
|
гидрозабойку шпуров;
водяные завесы, создаваемые с помощью форсунок или туманообразо-
вателей;
инертизацию призабойного пространства пеной высокой кратности;
рациональное проветривание выработок.
Орошение (обмывка) поверхности выработок водой перед взрыванием зарядов в шпурах должно использоваться на призабойных участках подготовительных выработок. Орошению подлежит забой и выработка по ее периметру на расстоянии 20 м от взрываемых зарядов не более чем за 20—30 мин до взрывания. Удельный расход воды должен составлять 1,5— 1,8 л на I м2 поверхности выработок.
При проведении выработок, особенно по пластам, опасным по пыли, вместо орошения может применяться связывание отложившейся пыли растворами смачивателей. Связывание (орошение) пыли на поверхности выработки производится 0,1%-ным водным раствором смачивателя ДБ по всему периметру на протяжении 20 м от забоя не более чем за 20—30 мин до взрывания. Расход раствора должен составлять 1,0—1,1 л на 1 м2 поверхности выработки.
Орошение выработки следует вести с помощью ручного оросителя РО-1 или форсунками типа КФ (при наличии дозатора смачивателя).
Орошение выработки или связывание пыли перед взрыванием зарядов в шпурах позволяет снизить запыленность воздуха в подготовительных забоях после взрывных работ на 30—40%.
Водяные завесы, создаваемые распылением воды из полиэтиленовых мешков с помощью взрыва специальных ВВ, должны применяться при проведении подготовительных и нарезных выработок по углю и смешанным забоем с абсолютной газообильностью свыше 5 м3/т, в забоях с суфлярными выделениями газа, а также на пластах, опасных по пыли, вне зависимости от их газоносности.
Для создания завес применяют мешки вместимостью 20—25 или 40— 50 л. Мешки вместимостью 20—25 л подвешивают к кровле выработки на крюках или укладывают на почву выработки, а мешки вместимостью 40—50 л укладывают на почву выработки на расстоянии 1—2 м от забоя.
Распыление воды из полиэтиленового мешка вместимостью 20—25 л или 40—50 л осуществляется взрывом одного патрона ПВП-1-У или угленита Э-6.
Инициирование зарядов в мешках с водой должно производиться только предохранительными электродетонаторами мгновенного действия за 25—30 мс до взрыва шпуровых зарядов.
При применении водяных завес максимальное время последней ступени замедления электродетонаторов короткозамедленного действия не должно превышать 200 мс.
Заряд ВВ в сосуде с водой располагают: в подвешенном к кровле —в центре мешка, в уложенном на почву — на дне его.
Электродетонаторы шпуровых зарядов и зарядов в мешках с водой соединяются в общую взрывную цепь последовательно и взрываются от одного взрывного импульса.
В забоях, где взрывание производится в два приема, водяные завесы необходимо применять при каждом взрывании. Расход воды на завесу должен составлять не менее 5 л на 1 м2 площади поперечного сечения выработки.
Эффективность пылеподавления с помощью водяных завес, создаваемых взрыванием зарядов ВВ в полиэтиленовых мешках с водой, равна в среднем 60%.
Гидрозабойка шпуров рекомендуется при ведении взрывных работ в шахтах, опасных по пыли и газу всех категорий. Кроме того, гидрозабойка может применяться также в шахтах, не опасных по пыли и газу, если применяемые обеспыливающие мероприятия при взрывных работах не обеспечивают достаточной эффективности пылеподавления.
Для гидрозабойки шпуров могут использоваться пластикатовые саморасклинивающиеся ампулы с запирающими клапанами. Наружный диаметр ампул с водой в шпурах, пробуренных буровыми коронками диаметром 42—43 мм, должен составлять 37—38 мм, а их длина — 300— 400 мм. В шпуре ампулу с водой располагают между зарядом и запирающей забойкой из глины длиной не менее 150 мм. При этом необходимо, чтобы ампула плотно прилегала к патрону-боевику с одной стороны и поджималась запирающей забойкой с другой. Для гидрозабойки могут быть использованы также саморасклинивающиеся ампулы с химическим реагентом.
|
|
|
Запыленность воздуха в забое после взрывания зарядов в шпурах с водяной забойкой уменьшается на 40—50%.
При инертизации призабойного пространства пеной высокой кратности ее получают из 3—5%-ного раствора пенообразователей ПО-1, «Прогресс» или любых других, обеспечивающих образование пены кратностью не менее 300. Для получения пены применяются пеногенераторы ПГВ-1, ПГП-В с кольцевым зазором между сеткой и трубопроводом. Производительность пеногенераторной установки должна составлять 30—100 м /мин пены высокой кратности.
Длина пенной пробки должна быть не менее 10 м по верху от забоя. Зазор между кровлей выработки и верхней поверхностью пенной пробки не должен быть менее 0,2 м, что контролируется специальным датчиком.
Чтобы уменьшить образование оксида углерода и оксидов азота, нельзя допускать неполного взрывания ВВ, забойки шпуров угольной мелочью, необходимо применять ВВ с нулевым или близкими к нему кислородным балансом и со специальными добавками как в самом ВВ, так и в оболочках патронов и в забойке.






