В подготовительных забоях эффективность пылеулавливания зависит от схемы проветривания забоев, соотношения между объемами нагнетаемого в забой и отсасываемого установкой воздуха и степени его очистки.
В забоях на пластах, опасных по газу и пыли, наибольший эффект достигается при применении схем проветривания, исключающих попадание запыленного воздуха на рабочие места обслуживающего персонала от мест -разрушения горных пород исполнительными органами комбайнов.
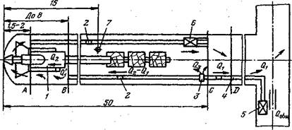
Локализация источников пылеобразования у забоя достагается путем рассредоточенного нагнетания свежего воздуха (рис. 3.5). При этом при-забойное пространство проветривается свободной турбулентной струей, а остальная часть воздуха через специальные регулируемые отверстия в подающем воздухопроводе выпускается на расстоянии 15—25 м от забоя. При этом подача воздуха Q в призабойное пространство рассчитывается исходя из условий создания взрывобезопасной концентрации метана на участке выработки от забоя до сечения В — В.
|
Рис. 3.5. Технологическая схема проветривания и пылеулавливания в подготовительном забое:
1 — комбайн; 2 — датчик контроля воздуха; 3 — воздуховыпускной клапан; 4 — нагнетательный трубопровод; 5 — вентилятор; 6 — пылеулавливающая установка; 7 — датчик контроля содержания метана; Q1, Q!1,Q3 — расход воздуха: в выработке, в призабойном пространстве и через воздухораздатчик соответственно; Q2 — расход воздуха пылеулавливающей установкой
В очистных забоях пылеотсос при работе комбайнов может осуществляться по одной из трех схем с помощью:
встроенной в комбайн или прицепной пылеулавливающей установки при возвратноточном проветривании забоя (рис. 3.6, а);
автономной пылеулавливающей установки, расположенной на вентиляционном штреке, при прямоточном проветривании забоя без подсвежения исходящей вентиляционной струи (рис. 3.6, б);
автономной пылеулавливающей установки, расположенной на вентиляционном штреке, при прямоточном проветривании забоя с подсвежением исходящей вентиляционной струи (рис. 3.6, в).

Рис. 3.6. Технологические схемы проветривания и пылеотсоса в очистных забоях на пологих пластах:
Q,Q1 — подача воздуха соответственно в забой и на подсвежение; Qo — количество воздуха, проходящее через пылеулавливающую установку
Для первой схемы необходимы специальные пылеотсасывающие установки, а для второй и третьей — те же, что и для подготовительных забоев. В последнем случае могут использоваться автономные пылеулавливающие установки с гофрированными трубопроводами, обеспечивающими забор всего исходящего из забоя запыленного воздуха.
Пылеотсос в местах пересыпа горной массы должен осуществляться специальными установками с укрытием мест пылевыделения (рис. 3.7).

Рис. 3.7.Схемы пылеотсоса в месте перегрузки горной массы в горизонтальной
выработке (а), уклоне (б) и бремсберге (в):
1 — ленточные конвейеры; 2 — укрытие; 3 — эжекционная пылеотсасывающая установка