Важным составляющим элементом понятия качества машины является точность. Установление необходимой точности и технологическое обеспечение ее в производственных условиях является ответственной задачей конструктора изделия и технолога.
Под точностью в технологии машиностроения понимается степень соответствия производимых изделий их, заранее установленному, эталону. Чем больше это соответствие, тем выше точность. Точность - понятие комплексное. Оно характеризует не только геометрические параметры машины и их элементы, но и единообразие различных свойств изготовленных деталей (упругих, динамических, магнитных, электрических и др.). Чем уже поле их разброса, тем точнее они выдерживаются.
Точность в машиностроении имеет большое значение для повышения эксплуатационного качества машин и построения технологического процесса их изготовления. Увеличение скорости и удельных нагрузок может быть достигнуто повышением точности обработки деталей. Зубчатые колеса, изготовленные с незначительной точностью, не могут работать при высоких скоростях, т.к. при этом в передаче возникают дополнительные ударные нагрузки. Точность работы делительного механизма зависит от точности изготовления деталей делительной цепи. С повышением точности возрастает надежность машин, а это, в свою очередь, сокращает затраты на обслуживание, простой и ремонт машин, находящихся в эксплуатации.
Важным условием производства машин на современном этапе является не только надежное обеспечение необходимой точности, но и сохранение ее на заданный срок эксплуатации машин.
Особое значение имеют вопросы точности при автоматизации производства. В этом случае необходимое качество продукции достигается в результате устойчивой и надежной работы технологического оборудования.
На всех этапах технологического процесса изготовления машин неизбежны те или иные погрешности, в результате чего достичь абсолютную точность практически невозможно.
Вероятностные явления, сопровождающие процесс изготовления машины и ее деталей, вызывают отклонения показателей качества изделий, количества изделий, произведенных в единицу времени, и их стоимости от своих расчетных значений. Между желаемыми и действительными результатами процесса всегда возможно расхождение. Более того, возникшие отклонения могут быть определены (познаны) также с какими-то ошибками, что приводит к искаженному представлению результата, достигнутого в действительности. Таким образом, между расчетными, действительными и познанными значениями показателей качества, количества или стоимости изделий имеются различия как в их существе, так и в количественном отношении. Поэтому различают три вида значения любого показателя:
номинальное или теоретическое, определяемое в результате расчета;
действительное, объективно существующее;
измеренное, т.е. действительное значение, познанное с каким – то отклонением.
На рисунке 1.1 это положение проиллюстрировано на примере отвлеченного показателя K;
∆Kизг и ∆Kизм – отклонения, возникшие в процессе изготовления и измерения изделия. Для сопоставления действительного значения показателя с номинальным и измеренного значения с действительным, а также для оценки значений отклонений используют понятия о точности самого показателя и точности его измерения. Под точностью показателя К понимают степень приближения действительного значения показателя к его номинальному значению. Под точностью оценки или измерения показателя К понимают степень приближения познанного значения показателя к его действительному значению.
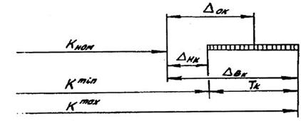
Границы допустимых отклонений показателя, предопределяемые требованиями к качеству, количеству или стоимости производимых изделий, получили названия допуска. Для ограничения отклонений показателя К, являющегося скалярной величиной, допуск задается в виде либо верхнего ЕSk (∆Вк) и нижнего ЕIк (∆Hк) предельных отклонений показателя К, либо поля допуска Тк и координаты EСк(∆Ок) его середины, либо наибольшего Кmax и наименьшего Kmin предельных значений показателя.
Принадлежность допуска показателю отмечают индексом, соответствующим обозначению показателя. На рисунке 1.2 графически отображены различные формы ограничения допуском отклонений отвлеченного показателя К.
|

Рисунок 1.2 – Три способа задания допуска. 





