Лекция 11.
В состав энергосилового оборудования систем жизнеобеспечения входят аппараты, предназначенные для обеспечения передачи и отвода теплоты от одного объекта к другому. Передача теплоты и этих аппаратах от одной рабочей среды к другой происходит либо через разделительную поверхность, либо при их непосредственном контакте.
По функциональному назначению указанные аппараты делятся на теплообменные и тепломассообменные. В теплообменных аппаратах теплота от одной рабочей среды к другой передается без изменения агрегатного состояния рабочих веществ; в тепломассообменных аппаратах процессы передачи теплоты сопровождаются одновременно и массопередачей рабочих веществ и одной или обеих средах.
Теплообменные аппараты того и другого типов являются основными элементами таких систем, как холодоснабжение (испарители, конденсаторы, вспомогательные аппараты), отопление (различные отопительные приборы), вентиляции и кондиционирования воздуха (камеры орошения, поверхностные воздухоохладители, калориферы и др.).
|
|
|
Теплообменные аппараты в значительной степени определяют массо-габаритные и энергетические показатели холодильных машин, кондиционеров, систем отопления.
Из всего множества классификационных признаков выделим лишь наиболее существенные.
По принципу работы ТОА делятся на поверхностные, в которых теплообмен происходит через разделяющую поверхность, и контактные, в которых теплообмен происходит при непосредственном контакте рабочих сред, участвующих в процессе.
Поверхностные ТОА делятся, в свою очередь, на рекуперативные и регенеративные. В рекуперативных ТОА (рис. 11.1, и) теплообмен между средами 1 и 2 (здесь t1', t1'' — температура первой рабочей среды на входе и выходе из ТОА; t'2, t"2 — температура второй рабочей среды) происходит в процессе их протекания по каналам аппарата.
Рекуперативные ТОА наиболее распространены в различных областях техники.
В регенеративных ТОА (рис. 11.1, б) поверхность теплообмена 3 по очереди отмывается то греющим 1, то нагреваемым 2 теплоносителем. Подобные ТОА применяют, главным образом, для подогрева газообразных компонентов горения, а также в криогенной технике. Поверхность теплообмена регенеративного ТОА может быть выполнена переключающейся, как это показано на схеме.

Рис. 11.1. Поверхностные теплообменные аппараты
В контактных ТОА передача теплоты происходит, как указывалось выше, при их непосредственном контакте.
Контактные ТОА делятся на смесительные и барботажные. В аппаратах смесительного типа (рис. 11.2, а) нагреваемый 2 и греющий 1 теплоносители перемешиваются. В барботажных аппаратах греющий теплоноситель прокачивается через нагреваемый теплоноситель, не смешиваясь с ним. В барботажном ТОА (рис. 11.2, б) горячий воздух 1 направляется в теплообменные элементы 3, по внутренней цилиндрической поверхности которых закрученным тонким слоем стекает вода 2. Воздух, проходя через слой воды, разрывает ее поток на отдельные пленки и при непосредственном контакте с водой охлаждается. Этот тип ТОА широко применяется в качестве камеры орошения для тепловлажностной обработки воздуха в системах кондиционирования.
|
|
|

Рис. 11.2. Контактные теплообменные аппараты
По роду теплоносителей, циркулирующих в ТОА, различают пары: жидкость-жидкость; пар-жидкость; газ-жидкость; пар-пар; пар-газ; газ-газ.
В зависимости от изменения агрегатного состояния теплоносителей ТОА делят на следующие виды: без изменения агрегатного состояния; с изменением агрегатного состояния одного теплоносителя; с изменением агрегатного состояния обоих теплоносителей.
В ТОА могут протекать такие процессы теплообмена: нагрев; охлаждение; кипение; конденсация; вымораживание; ректификация и т. п.
В зависимости от видов протекающих процессов ТОА делят на подогреватели, охладители, испарители, конденсаторы и т. д.
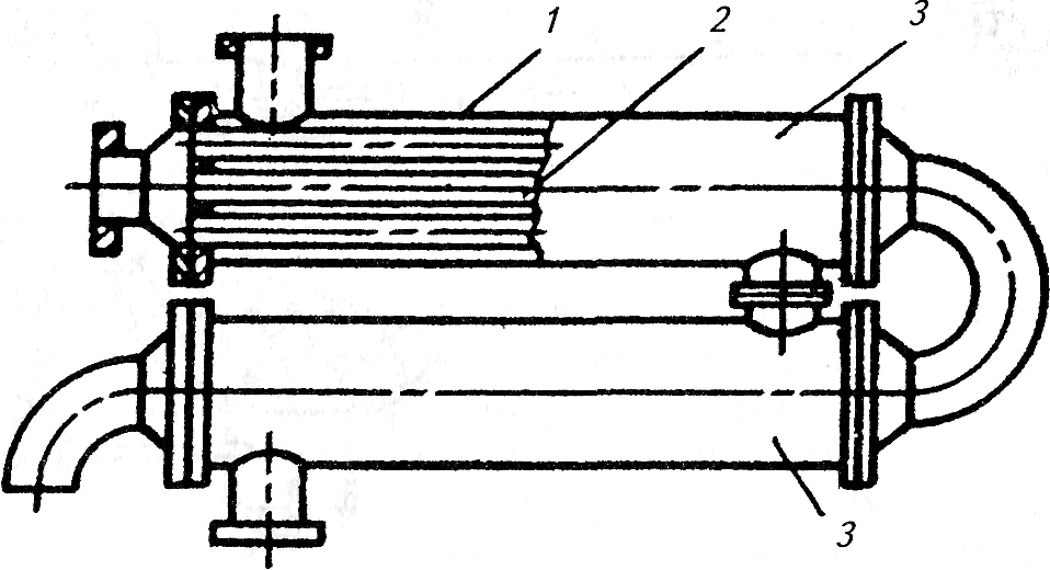
По конфигурации поверхности теплообмена рекуперативные ТОА делятся на следующие: кожухотрубные с прямыми гладкими трубами (рис. 11.3); кожухотрубные с U-образными трубами (рис. 11.4); кожухотрубные с оребренными трубами; секционные, состоящие из нескольких секций (рис. 11.5), «труба в трубе» (рис. 11.6); змеевиковые (рис. 11.7); спиральные; пластинчатые; пластинчато-ребристые; ламельные.

Рис. 11.3. Горизонтальный кожухотрубный конденсатор:
1- кожух; 2- трубная решетка; 3 - крышка; 4 - трубы; 5 - перегородка

Рис. 11.4. Кожухозмеевиковый конденсатор:
1 — кожух; 2 — трубная решетка; 3 — крышка; 4 — U-образные трубы;
5 —днище

Рис. 11.5. Секционный теплообменник:
1 — кожух; 2 — трубный пучок; 3 — секции

Рис. 11.6. Теплообменник типа «труба в трубе:
1-кожух, 2-труба

Рис. 11.7. Змеевиковый теплообменник:
1 — кожух; 2 — стакан; 3 — змеевик
Регенеративные ТОА классифицируются по виду и форме насадки.
При низких температурах в криогенных регенеративных ТОА в качестве элементов насадки используется алюминиевая гофрированная лента (рис. 11.8, а). При намотке на диски двух лент образуются каналы, конфигурация которых способствует интенсификации процессов теплообмена при течении по ним теплоносителей. В зависимости от температуры, видов теплоносителей применяют различные виды насадок: огнеупорный кирпич (рис. 11.8, б); кольца Рашига (рис. 11.8, в).

Рис. 11.8. Типы насадок регенеративных ТОА
По схемам тока теплоносителей рекуперативные ТОА делятся на три группы;
- с постоянной температурой (t1 и t2) обоих теплоносителей, равной температуре tsl и ts2 (рис. 11.9, а), например конденсаторы-испарители индивидуальных веществ;
- с постоянной температурой одного теплоносителя (рис. 11.9, б, в), например конденсаторы и испарители индивидуальных веществ;
- с переменной температурой обоих теплоносителей (рис. 11.9, г, д).

Рис. 11.9. Изменение температуры теплоносителей в рекуперативном ТОА:
а- — при фазовых превращениях обоих теплоносителей; б — при испарении нагреваемого теплоносителя; в — при конденсации греющего теплоносителя; г — при прямоточном движении теплоносителей без фазовых превращений; д — при противоточном движении теплоносителей без фазовых превращений
В зависимости от взаимного направления потоков теплоносителей (рис. 11.10) в наиболее распространенной группе ТОА различают прямоток (а), противоток (б), перекрестный ток (в), смешанный ток (г), а также сложные схемы тока.

Рис. 11.10. Схемы потоков теплоносителей
В ТОА, работающих без изменений агрегатного состояния теплоносителей, наибольший тепловой поток при прочих равных условиях достигается в противоточной схеме, а наименьший — в прямоточной. Остальные схемы тока по этому признаку являются промежуточными.
|
|
|
В регенеративных ТОА, где греющий и нагреваемый теплоносители проходят через насадку поочередно, реализуются две схемы движения: прямоток и противоток. Эффективность аппарата при противотоке теплоносителей выше, чем при прямотоке.