Требования к оформлению пояснительной записки курсового проекта составлены на основании ГОСТ 2.105-2001 [2].
Титульный лист. Титульный лист является первым листом пояснительной записки. Его выполняют на листе формата А4 в установленной форме (прил. А1).
Содержание. Содержание включает наименование всех разделов, подразделов и пунктов с указанием номеров страниц, на которых они начинаются. Содержание выполняется на листе формата А4 и имеет основную надпись (штамп), заполняемую согласно ГОСТ 2.104-2006 по форме 2 и 2а (рис. 3.1 и 3.2) [1]. Слово «Содержание» записывают симметрично тексту с прописной буквы. Наименования, включенные в содержание, набирают строчными буквами, кроме первой прописной (прил. A3).
Текстовый материал. Текстовый документ выполняется на листах формата А4 с основными надписями согласно ГОСТ 2.104-2006 по форме 2а (рис. 3.2).
Текст пояснительной записки печатается или пишется (четко и аккуратно) чернилами (пастой) фиолетового или черного цвета. Высота букв и цифр — не менее 2,5 мм. Абзацный отступ — 15... 17 мм. Расстояние от рамки формата до текста слева должно быть не менее 5 мм, справа — не менее 3 мм, сверху и снизу — не менее 10 мм.

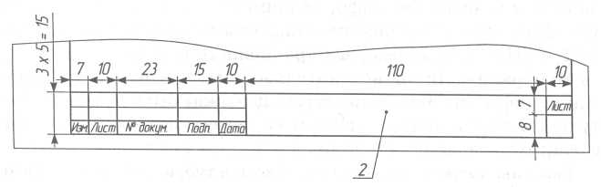
Рис. 3.1. Основная надпись (ГОСТ 2.104-2006, форма 2): 1 — тема курсового проекта и вид документа; для спецификации — наименование изделия или участка (например, «Участок электроискровой наплавки»); 2 — обозначение документа (например, для спецификации «КП.13.190604.14.01.-02.00.00ЗП»; для листов пояснительной записки «КП.13.190604.14.01.ЗП»); 3 — наименование учебного заведения, номер группы; 4 — литера документа (И); 5 — порядковый номер листа (если документ выполнен на одном листе, графа не заполняется); 6 — общее количество листов документа (указывается только на первом листе); 7 — характер работы, выполняемой лицом, подписывающим документ; 8 — фамилии лиц, подписавших документ; 9 — подписи лиц, фамилии которых указаны в графе 8; 10 — дата подписания документа

Рис. 3.2. Основная надпись (ГОСТ 2.104-2006, форма 2а) (2 — см. рис. 3.1)
Текстовый материал пояснительной записки делят на разделы, подразделы и пункты. Каждый раздел рекомендуется начинать с нового листа.
Наименование разделов, включая введение, заключение, список использованных источников, а также подразделов и пунктов записывают с абзаца строчными буквами (кроме первой прописной). Слово «Приложение» набирают симметрично тексту. Приложение должно иметь заголовок, который записывают также симметрично тексту с прописной буквы отдельной строкой. Если приложений несколько, то их обозначают заглавными буквами русского алфавита, начиная с буквы А (кроме Ё, 3, Й, О, X, Ч, Ъ, Ы, Ь), или латинского алфавита (кроме I и О).
Подчеркивать заголовки и переносить слова в них не допускается. Точку в конце заголовка не ставят. Расстояние между заголовками и текстом — 15 мм, между заголовками раздела и подраздела (подраздела и пункта) — 10 мм.
Полное наименование темы курсового проекта указывается на титульном листе, в основной надписи (штампе) содержания и при первом упоминании в тексте.
Текст документа должен быть кратким, четким и не должен допускать различных толкований. Сокращение слов не допускается, за исключением общепринятых обозначений в конструкторских и технологических документах по ГОСТ 2.316-2008 «Правила нанесения на чертежах надписей, технических требований и таблиц», ГОСТ 1.5-2004 «Стандарты межгосударственные, правила и рекомендации по межгосударственной стандартизации. Общие требования к построению, изложению, оформлению и содержанию стандартов». Нельзя использовать в тексте математические знаки без цифр, например +, -, =, <, >, а также % и №. Не допускается применять индексы стандартов (ГОСТ, ОСТ, РСТ, СТП, СТ, СЭВ) без регистрационного номера.
Нумерация. Листы пояснительной записки нумеруют арабскими цифрами. Нумерация страниц должна быть сквозной. Титульный лист и лист с заданием на проектирование включают в общую нумерацию, но номер на них не ставят.
Разделы должны иметь порядковые номера в пределах всего текстового документа, обозначенные арабскими цифрами без точки, например:
«2 Технологическая часть». Подразделы должны иметь нумерацию в пределах каждого раздела. Номер подраздела состоит из номера раздела и подраздела, например:
«2.3 Выбор технологических баз». В конце номера подраздела точка не ставится. Пункты нумеруются в пределах подраздела. Номер пункта состоит из номера раздела, подраздела и пункта, например:
«2.3.1 Выбор оборудования».
Все формулы, иллюстрации и таблицы нумеруются арабскими цифрами, например: формула (6), рисунок 4, таблица 3. Нумерация сквозная. Номер формулы записывают на уровне формулы справа в круглых скобках. Если формула в тексте одна, то ее обозначают «(1)». Если иллюстрация (или таблица) в тексте одна, то ее обозначают «Рисунок 1» (или «Таблица 1»). Допускается двоичная нумерация формул, таблиц и иллюстраций, которая включает номер раздела и порядковый номер соответственно формулы, таблицы и иллюстрации, например: формула (2.3), таблица 1.4, рисунок 3.1.
Формулы. Формула пишется симметрично тексту, с отбивкой от текста, равной одной строке. После формулы ставится запятая. Пояснения символов и числовых коэффициентов приводят непосредственно под формулой в той последовательности, в которой они даны в этой формуле. Пояснения каждого символа набирают с новой строки. Первая строка начинается со слова «где» без двоеточия после него. Численные значения символов даются после разъяснения формулы с указанием единиц измерения и ссылкой на источник.
Иллюстрации. Иллюстрации (рисунки, схемы, эскизы) должны иметь наименование и при необходимости пояснительные данные (подрисуночный текст), которые размещают под иллюстрацией. Слово «Рисунок» (с указанием номера) и наименование набирают ниже пояснительных данных симметрично рисунку. Иллюстрации располагают после текста, в котором они упоминаются.
Таблицы. Цифровой материал, как правило, оформляют в виде таблиц. Таблица должна иметь заголовок, который набирается строчными буквами (кроме первой прописной) и помещается над таблицей. Он должен быть кратким и полностью отражать содержание таблицы. Перед заголовком пишут слово «Таблица» с указанием ее номера.
Заголовки граф таблицы начинают с прописных букв, а подзаголовки — со строчных, если они составляют одно предложение с заголовком. Подзаголовки граф, имеющие самостоятельное значение, пишут с прописной буквы. В конце заголовков и подзаголовков граф знаки препинания не ставят. Заголовки указывают в единственном числе.
Диагональное деление головки не допускается. Высота строк таблицы должна быть не менее 8 мм.
При переносе части таблицы на другой лист головку повторяют. Слово «Таблица», заголовок и порядковый номер набирают только над первой частью таблицы, над последующими частями пишут слово «Продолжение», например: «Продолжение таблицы 2». Если в конце страницы таблица прерывается, нижнюю горизонтальную линию, ограничивающую таблицу, не проводят.
Графу «№ п/п» в таблицу не включают. При необходимости порядковые номера указывают в боковике. Допускается нумерация граф при наличии на них ссылки в тексте.
Если цифровые данные в графах (строках) таблицы выражены в различных единицах физических величин, то их указывают в заголовке каждой графы (строки); если в одной и той же единице физической величины, то ее помещают после заголовка таблицы, например: «Диаметр стержня впускного клапана, мм». Когда в таблице преобладает какой-либо параметр и он выражен в одной единице физической величины, в заголовке таблицы помещают наименование преобладающего параметра и единицу его измерения, например: «Размеры стержня впускного клапана, мм», а наименование других параметров и единицы их измерения дают в заголовках соответствующих граф (строк).
Ограничительные слова «более», «не более», «менее», «не менее», «в пределах» набирают после наименования соответствующего параметра и единицы физической величины в боковике или головке таблицы, при этом перед ограничительными словами ставится запятая, например: «Масса, кг, не менее».
Числовые значения величин, одинаковые для нескольких строк, можно указывать один раз. Повторяющийся в графе таблицы текст, состоящий из одного слова, допускается заменять кавычками, если строки в таблице не разделены линиями. Если повторяющийся текст состоит из двух и более слов, то при первом повторении его заменяют словами «То же», а далее — кавычками. Если предыдущая фраза является частью последующей, то допускается заменить ее словами «То же» и добавить дополнительные сведения. Ставить кавычки вместо повторяющихся цифр, марок, знаков, математических и химических символов нельзя.
Если цифровые или иные данные в графе таблицы не приводятся, то ставят прочерк.
При указании в таблице (а также в тексте) интервалов значений величин, охватывающих все значения ряда, перед ними пишут «от» («св.») «до», имея в виду «от (включительно) до (включительно)»; в интервалах, охватывающих любые значения величины, ставят многоточие (3...10 см).
Ссылки. При использовании справочных материалов необходимо делать ссылку на источник, например: «[5, с. 11]».
Перед всеми формулами, иллюстрациями, таблицами должны быть ссылки в тексте, например: «в формуле (3)», «на рисунке 3», «в таблице 5». Ссылки на ранее упомянутые формулы, иллюстрации, таблицы дают с сокращенным словом «см.», например: «см. формулу (4)», «см. рисунок 3», «см. таблицу 2» [20].
Список использованных источников. Список должен содержать перечень источников, использованных при выполнении проекта. Источники следует располагать в порядке появления ссылок на них в тексте [19].






