Автоклавы применяют в строительной индустрии для тепловой обработки силикатных изделий, пено- и газобетона, силикатного кирпича, пропитки древесины и т.д.
Аварии с автоклавами могут произойти из-за превышения давления пара сверх допустимого, открытия крышек при наличии давления более 0,01МПа (0,1кгс/см2) в автоклаве, впуска пара при неполном закрытии крышек, нахождении обслуживающего персонала внутри автоклава.
Автоклавы для обеспечения безопасной работы снабжаются, также как и сосуды, работающие под давление, предохранительной и запорной арматурой, контрольно-измерительными приборами.
Безаварийная работа автоклавов достигается качеством изготовления, режимом эксплуатации, своевременным проведением технического освидетельствования и профилактических ремонтов в установленные сроки.
Во избежание аварий, автоклавы оборудуются системой блокировок, исключающей впуск пара в автоклав с не полностью закрытыми крышками, а также открывание крышек при наличии давления в автоклавах.
|
|
|
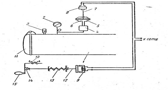
На рис. 3.3.8 приведена схема автоматической блокировки крышки автоклава при наличии в нем давления.
Из автоклав (рис3.3.8) через конденсационный сосуд 8 пар поступает в реле давления 7 и, прогибая резиновую мембрану 5, приводит в движение шток 6. Последний упирается в выключатель 4 и разрывает электрическую цепь электромагнитного замка 9. В этом случае электромагнитный замок отпускает сердечник 10, который под действием пружины 11 замыкает фиксатор 12. Последний не позволяет вращать ручку 13 червячной лебёдки 14 и тем самым препятствует повороту крышки 15 автоклава в затворе.
Если давление пара в автоклаве снято, то электрическая сеть замка 9 замыкается переключателем 4, сердечник 10 втягивается в электромагнит и размыкает фиксатор 12. Этим обеспечивает возможность вращения ручки 13 для открывания крышки автоклава.

Рис. 3.3.8 Автоматическая блокировка крышки автоклава.
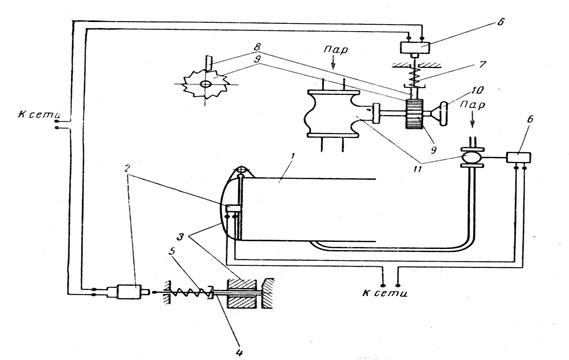
Схема автоматической блокировки подачи пара в автоклав (рис.3.3.9.) исключает возможность впуска пара в автоклав, если крышки автоклава не закрыты. На автоклаве 1 помещен конечный выключатель 2, который срабатывает в том случае если крышка 3 плотно закрыта и шток 4, преодолев усилие пружины 5, воздействует на этот выключатель. При замыкании цепи электромагнит 6, сжимая пружину 7, поднимает стопор 8 и освободит храповое колесо 9. После этого можно вращать маховик 10, соединенный с храповым колесом, для впуска пара в автоклав через вентиль 11.
При эксплуатации автоклавов применяют систему, при которой рабочий-пропарщик во время пропарки изделий запирает в своём шкафу жетон с номером автоклава и номером его крышки. Окончив пропарку и сняв давление в автоклаве, пропарщик передаёт жетон загрузчику-выгрузчику, который имеет право открывать и закрывать крышку автоклава. Закончив работу, лицо, обсуживающее автоклав, закрывает его крышку, а жетон под расписку возвращает пропарщику. Жетонная система позволяет избежать нарушения правил безопасного обслуживания автоклава и предотвратить несчастные случаи.
|
|
|

Рис. 3.3.9 Схема автоматического впуска пара в автоклав






