РАЗДЕЛ -5. СПЕЦИАЛЬНЫЕ РАЗДЕЛЫ ОХРАНЫ ТРУДА В ОБЛАСТИ ПРОФЕССИОНАЛЬНОЙ ДЕЯТЕЛЬНОСТИ
Лекция № 7. СПЕЦИАЛЬНЫЕ РАЗДЕЛЫ ОХРАНЫ ТРУДА В ОБЛАСТИ ПРОФЕССИОНАЛЬНОЙ ДЕЯТЕЛЬНОСТИ, АКТУАЛЬНЫЕ ПРОБЛЕМЫ В НАУЧНЫХ ИССЛЕДОВАНИЯХ
ВОПРОСЫ:
1. Анализ условий труда в отрасли по показателям вредности и опасности факторов производственной среды, тяжести и напряженности трудового процесса.
2. Общие требования безопасности в области до производственного оборудования и технологических процессов
3.Безопасность производства работ подъемно-транспортными машинами
4. Требования безопасности при слесарных работах.
5. Нормирование вредных веществ в воздухе рабочей зоны. Требования безопаснос-ти труда при эксплуатации систем отопления, вентиляции и природное освещение
6. Организация безопасной работы электроустановок
7. Особенности мер электробезопасности на предприятиях
1. АНАЛИЗ УСЛОВИЙ ТРУДА В СФЕРЕ ПО ПОКАЗАТЕЛЯМ ВРЕДНОСТИ И ОПАСНОСТИ ФАКТОРОВ ПРОИЗВОДСТВЕННОЙ СРЕДЫ, ТЯЖЕСТИ И НАПРЯЖЕННОСТИ ТРУДОВОГО ПРОЦЕССА
|
|
|
Главной задачей любой отрасли народного хозяйства является увеличение произ-водительности труда. Вместе с тем производительность труда обусловлена способ-ностью работников физически, физиологически и психофизиологически выполнять поставленные задачи и неразрывно связана с условиями труда. Охрана труда может играть двойную роль в интенсификации производства: с одной стороны при игнори-ровании принципов охраны труда могут возникнуть резкие нарушения условий тру-да с последствиями негативного воздействия на здоровье работников, снижение производительности труда, а с другой - охрана труда может стать важным шагом ус-пешной интенсификации производства. Как это сделать, особенно, когда в реальных условиях производства работающие могут подвергаться воздействию одновременно нескольких вредных и опасных производственных факторов.
Для объективной оценки условий труда на производстве проводится аттестация рабочих мест. Согласно Постановлению Кабинета Министров Украины № 442 от 1.09.1992 г. аттестация рабочих мест по условиям труда проводится на предприя-тиях и организациях независимо от форм собственности и хозяйствования, где тех-нологический процесс, используемое оборудование, сырье и материалы являются потенциальными источниками вредных и опасных производственных факторов, которые могут неблагоприятно влиять на состояние здоровья работающих, а также на их потомков. Основная цель аттестации заключается в в регулировании отноше-ний между работодателем и работниками в области реализации прав на здоровые и безопасные условия труда. Результаты аттестации используються для целенаправ-ленной и планомерной работы, направленных на улучшение условий труда, а также для предоставления льгот и компенсаций, предусмотренных действующим законно-дательством, таких, как сокращенная продолжительность рабочего времени, допол-нительный оплачиваемый отпуск, льготная пенсия, оплата труда в повышенном размере.
Для проведения аттестации рабочих мест и установление приоритетета в проведе-нии оздоровительных мероприятий используется "Гигиеническая классификация труда по показателям вредности и опасности факторов производственной среды, тя-жести и напряженности трудового процесса", утвержденная приказом Минздрава Украины от 27.12.2001 г. № 528.
Исходя из принципов Гигиенической классификации, условия труда делятся на 4 класса - оптимальные, допустимые, вредные и опасные (экстремальные).
1 класс - оптимальные условия труда - такие условия, при которых сохраняется не только здоровье работающих, но и создаются предпосылки для поддержания вы-сокого уровня работоспособности. Оптимальные нормативы производственных фак-торов установлены для микроклимата и факторов трудового процесса. Для других факторов за оптимальные принимаются такие условия труда, при которых неблаго-приятные факторы не превышают уровни, принятые в качестве безопасных для на-селения.
2 класс - допустимые условия труда - характеризуются такими уровнями факто-ров среды и трудового процесса, которые не превышают установленных гигиеничес-ких нормативов, а возможные изменения функционального состояния организма восстанавливаются во время регламентированного отдыха или к началу следующей смены и не оказывают неблагоприятного воздействия на здоровье работающих и их потомство в ближайшем и отдаленном периодах.
3 класс - вредные условия труда - характеризуются уровнями вредных производ-ст- факторов, превышающих гигиенические нормативы и оказывающих неблаго-приятное воздействие на организм работающего или его потомство.
Вредные условия труда по степени превышения гигиенических нормативов и вы-раженности возможных изменений в организме работающих подразделяются на 4 степени:
1 степень (3.1) - условия труда характеризуются уровнями вредных факторов производственной среды и трудового процесса, которые, как правило, вызывают функциональные изменения, выходящие за пределы физиологических колебаний (последние восстанавливаются при длительной, чем начало следующей смены, пе-рерыве контакта с вредными факторами) и увеличивают риск ухудшения здоровья;
2 степень (3.2) - условия труда характеризуются уровнями вредных факторов производственной среды и трудового процесса, которые могут вызывать стойкие функциональные нарушения, приводящие в большинстве случаев к росту производ-ственно-обусловленной заболеваемости, появлению начальных признаков или лег-ких форм профессиональной патологии (как правило, без потери профессиональной трудоспособности), возникающих после продолжительной экспозиции (10 лет и бо-лее);
3 степень (3.3) - условия труда характеризуются уровнями вредных факторов производственной среды и трудового процесса, которые приводят, кроме роста производственно-обусловленной заболеваемости, к развитию профессиональных
|
|
|
заболеваний, как правило, легкой и средней степеней тяжести (с потерей профессио-нальной трудоспособности в период трудовой деятельности);
4 степень (3.4) - условия труда характеризуются уровнями вредных факторов производственной среды и трудового процесса, которые способны приводить к зна-чительному росту хронической патологии и высокие уровни заболеваемости с вре-менной утратой трудоспособности, а также к развитию тяжелых форм профессиона-льных заболеваний (с потерей общей трудоспособности);
4 класс - опасные (экстремальные) условия труда - характеризуються такими уровнями вредных факторов среды и трудового процесса, воздействие которых в течение рабочей смены (или ее части) создает угрозу для жизни, высокий риск воз-никновения тяжелых форм острых профессиональных поражений.
Степень вредности условий труда устанавливается по величине превышения пре-дельно допустимых концентраций вредных веществ; классу и степени вредности факторов биологического происхождения; зависимости от величин превышения действующих нормативов шума, вибрации, инфра-и ультразвука; по показателю микроклимата, получивший наивысшую степень вредности с учетом категории тя-жести труда по уровню энергозатрат, или по интегральному показателю тепловой нагрузки среды; по величине превышения уровней электромагнитных полей и излу-чений; за параметрами радиационного фактора в соответствии с Нормами радиа-ционной безопасности Украины (НРБУ-97); по показателям естественного и искус-ственного освещения; по величине несоблюдение необходимого количества ионов воздуха и показателя их полярности.
Оценка тяжести трудового процесса осуществляется на основании учета физии-ческого динамической нагрузки, массы поднимаемого груза и перемещения, общего числа стереотипных рабочих движений, величины статической нагрузки, рабочей позы, степени наклона корпуса, перемещений в пространстве.
Оценка напряженности трудового процесса осуществляется на основании учета факторов, характеризующих напряженность труда, а именно, интелектуальные, сен-сорные, эмоциональные нагрузки, степень монотонности нагрузок, режим работы.
Согласно гигиенической классификации работа в условиях превышения гигиени-ческих нормативов (3 и 4 класс условий труда) может быть разрешена только при применении средств коллективной и индивидуальной защиты и сокращении време-ни воздействия вредных производственных факторов (защита временем). Работа в опасных (экстремальных) условиях труда (4 класс) не разрешается, за исключением ликвидации аварий, проведения экстренных работ для предупреждения аварийных ситуаций. Эта работа должна выполняться в соответствующих средствах индиви-дуальной защиты и регламентных режимах выполнения работ.
Поскольку условия труда определяют степень заболеваемости работающих, конт-роль показателей заболеваемости играет важную роль в улучшении условий труда. С этой целью используют понятие профессиональной заболеваемости.
Профессиональная заболеваемость - это отношение числа выявленных впервые в течение года больных с профессиональными заболеваниями и отравлениями, рас-считанный на 100, 1000, 10000, 100000 работающих, подвергающихся воздействию вредных производственных факторов.
|
|
|
|
|
|
2. ОБЩИЕ ТРЕБОВАНИЯ БЕЗОПАСНОСТИ К ПРОИЗВОДСТВЕННОМУ ОБОРУ-ДОВАНИЮ И ТЕХНОЛОГИЧЕСКОМУ ПРОЦЕСCУ
Основными составляющими безопасности труда на производстве являются:
• безопасное производственное оборудование;
• безопасные технологические процессы;
• организация безопасного выполнения работ.
ГОСТ 12.2.003-91. ССБТ. "Оборудование производственное. Общие требования безопасности "- основной нормативный документ по общим требованиям безопас-ности к производственному оборудованию за исключением оборудования, являю-щегося источником ионизирующих излучений.
Требования безопасности к производственному оборудованию конкретных групп, видов, моделей разрабатываются в соответствии с требованиями ГОСТ 12.2.003-91 с учетом назначения, исполнения и условий его эксплуатации.
Безопасность производственного оборудования обеспечивается:
• выбором принципов действия, источников энергии, параметров рабочих процес-сов;
• минимизацией энергии, потребляемой или накапливается;
• применением встроенных в конструкцию средств защиты и информации о воз-можных опасных ситуациях;
• применением средств автоматизации, дистанционного управления и контроля;
• соблюдение эргономических, ограничением физических и нервно психологи-ческих нагрузок работников.
Производственное оборудование, при работе как самостоятельно, так и в составе технологических комплексов, должно отвечать требованиям безопасности на протя-жении всего периода его эксплуатации.
Производственное оборудование, работа которого сопровождается выделением вредных веществ или микроорганизмов или пожаро-и взрывобезопасных веществ, должно включать встроенные устройства для локализации этих выделений. При от-сутствии таких устройств, в конструкции оборудования должны быть предусмотре-ны места для подключения автономных устройств локализации выделений. При не-обходимости указанные устройства должны быть выполнены с учетом действую-щих требований относительно состояния воздуха рабочей зоны и защиты окружаю-щей среды.
Если производственное оборудование является источником шума, ультра и ин-фразвука, вибрации, производственных излучений (электромагнитных, лазерных и др.), то оно должно быть выполнено таким образом, чтобы воздействие на работаю-щих перечисленных вредных производственных факторов не превышала пределов, установленных соответствующими действующими нормативами.
Одной из составляющих безопасности производственного оборудования является конструкция рабочего места, его размеры, взаимное расположение органов управле-ния, средств отображения информации, вспомогательного оборудования и т.п.. При разработке конструкции рабочего места необходимо соблюдать требования ГОСТ 12.2.032-78, ГОСТ12.2.033-84, ГОСТ12.2.049-80, ГОСТ12.2.061-81 и других дейст-вующих нормативов. При этом размеры рабочего места и его элементов должны обеспечивать выполнение операций в удобных рабочих позах и не затруднять дви-жения работающих. Предпочтение следует отдавать выполнению рабочих операций в сидячем положении, или чередовании положений сидя и стоя- если выполнение работ не требует постоянного перемещения работника. Конструкция кресла и под-ставки для ног должны соответствовать эргономическим требованиям.
Полное или частичное прекращение энергоснабжения с последующим его восста-новлением, а также повреждения сети управления енергопоста не должно приводи-ть к возникновению опасных ситуаций.
Средства защиты, входящие в конструкцию производственного оборудования, должны: обеспечивать возможность контроля их функционирования; выполнять свое назначение непрерывно в процессе работы оборудования; действовать до пол-ной нормализации соответствующего опасного или вредного фактора, вызвавшего срабатывание защиты; сохранять функционирование при выходе из строя других средств защиты. При необходимости включения средств защиты до начала работы производственного оборудования, схемой управления должны предусматриваться соответствующие блокировки и тому подобное.
ГОСТ 12.3.002-75. ССБТ. "Процессы производственные. Общие требования бе-зопасности» - действующий нормативный документ с общими требованиями безо-пасности к производственным процессам»
Безопасность производственных процессов определяется, в первую очередь безо-пасностью оборудования, которая обеспечивается путем учета требований безопас-ности при составлении технического задания на его проектирование, при разработ-ке эскизного и рабочего проекта, выпуска и испытаниях испытательного образца и передачи его в серийное производство согласно ГОСТ 15.001-73 «Разработка и по-становка продукции на производство. Основные положения».
Основными требованиями безопасности к технологическим процессам являются: устранения непосредственного контакта работающих с исходными материалами, за-готовками, полуфабрикатами, готовой продукцией и отходами производства, что яв-ляется вероятными факторами опасностей; замена технологических процессов и операций, связанных с возникновением опасных и вредных производственных фак-торов, процессами и операциями, при которых указанные факторы отсутствуют или характеризуются меньшей интенсивностью; комплексная механизация и автомати-зация производства, применение дистанционного управления технологическими процессами и операциями при наличии опасных и вредных производственных фак-торов; герметизация оборудования; применение средств коллективной защиты ра-ботающих; рациональная организация труда и отдыха с целью профилактики моно-тонности и гиподинамии, а также ограничения тяжести труда; своевременное полу-чение информации о возникновении опасных и вредных производственных факто-ров на отдельных технологических операциях (системы получения информации о возникновении опасных и вредных производственных факторов необходимо выпол-нять по принципу устройств автоматического действия с выводом на системы пре-дупредительной сигнализации); внедрение систем контроля и управления техноло-гическим процессом, обеспечивающих защиту работающих и аварийное отключе-ние производственного оборудования; свое ¬ своевременное удаление и обезврежи-вание отходов производства, что является источниками опасных и вредных произ-водственных факторов, обеспечения пожарной и взрывной безопасности.
При определении необходимых средств защиты нужно руководствоваться указа-ниями соответствующих разделов стандартов ССБТ по видам производственных процессов и группах производственного оборудования, используемых в этих про-цессах. Перечень действующих стандартов относительно процессов дается в указа-телях Госстандарта, которые выдаются каждый год.
Уровни опасных и вредных производственных факторов на рабочих местах долж-ны соответствовать требованиям стандартов безопасности по видам опасных и вред-ных факторов. Рабочие места должны иметь равные и показатели освещенности, ус-тановленные действующими строительными нормами и правилами СНиП П-4 - 79/85.
Расположение производственного оборудования, исходных материалов, загото-вок, полуфабрикатов, готовой продукции и отходов производства в производствен-ных помещениях и на рабочих местах не должно представлять собой опасность для персонала. Расстояния между единицами оборудования, а также между оборудова-нием и стенами производственных помещений, зданий и сооружений должна соот-ветствовать требованиям действующих норм технологического проектирования, строительным нормам и правилам.
Хранение исходных материалов, заготовок, полуфабрикатов, готовой продукции и отходов производства требует разработки и реализации системы мер, исключающих возникновение опасных и вредных производственных факторов; использование бе-зопасных устройств для хранения; механизацию и автоматизацию погрузочно-раз-грузочных работ и т.п..
При транспортировке исходных материалов, заготовок, готовой продукции и от-ходов производства необходимо обеспечивать использование безопасных транс-портных коммуникаций, применения средств передвижения грузов, исключающих возникновение опасных и вредных производственных факторов, механизацию и автоматизацию перевозки.
При этом нужно учитывать требования ГОСТ 12.2.022-80 «Конвейеры. Общие требования безопасности», ГОСТ 12.3.020-80«Процессы перемещения грузов на предприятиях. Общие требования безопасности».
К факторам, определяющим условия труда, относятся также рациональные мето-ды технологии и организации производства. В частности, большую роль играет со-держание труда, формы построения трудовых процессов, степень специализации ра-ботающих при выполнении производственных процессов, выбор режимов труда и отдыха, дисциплина труда, психологический климат в коллективе, организация са-нитарного и бытового обеспечения работающих согласно СНиП II-92 - 76. В форми-ровании безопасных условий труда большое значение имеет учет медицинских про-тивопоказаний к использованию персонала в отдельных технологических процессах, а также обучение и инструктаж по безопасным методам проведения работ.
К лицам, допущенным к участию в производственном процессе, относятся требо-вания о соответствии их физических, психофизических и, в отдельных случаях, антропометрических данных характера работы. Проверка состояния здоровья рабо-тающих должна проводиться как при допуске их к работе, так и периодически со-гласно действующим нормативам. Периодичность контроля за состоянием их здо-ровья должна определяться в зависимости от опасных и вредных факторов произ-водственного процесса в порядке, установленном Министерством здравоохранения.
Лица, допускаемые к участию в производственном процессе, должны иметь профес-сиональную подготовку (в том числе по безопасности труда), что соответствует ха-рактеру работ. Обучение работающих по безопасности труда проводят на всех предприятиях и в организациях независимо от характера и степени опасности производства согласно НПАОП 0.00-4.12-05.
3 БЕЗОПАСНОСТЬ ПРОИЗВОДСТВА РАБОТ ПОДЪЕМНО-ТРАНСПОРТ-НЫМИ МАШИНАМИ
Условия безопасности при эксплуатации подъемно-транспортных средств.
Безопасная эксплуатация подъемно-транспортных устройств возможна только при наличии на предприятии высококвалифицированного обслуживающего персо-нала, обладающего необходимыми знаниями. Поэтому в соответствии с требования-ми ГОСТ 12.3 009-76 и Правил устройства и безопасной эксплуатации грузоподъем-ных кранов до управления подъемно-транспортным оборудованием допускаются лица не моложе 18 лет, прошедший медицинский осмотр, обученных безопасным методам труда и имеющие соответствующее удостоверение. Для управления и об-служивания кранов с машинным приводом назначают машинистов кранов и слеса-рей, а для обслуживания кранов с электрическим приводом, кроме того, электромон-теров. Управление автомобильным краном может быть поручено водителю автомо-биля после обучения его по программе для крановщиков и аттестации в квалифика-ционной комиссии. К управлению грузоподъемными машинами, управляемыми с пола, могут допускаться рабочие других профессий, пользующихся этими машина-ми и прошли инструктаж по правилам безопасной работы с ними. Повторный инструктаж они должны проходить не реже одного раза в 12 месяцев.
Грузоподъемные краны почти всех типов регистрируют в органах Госгорпром-надзора за исключением кранов с ручным приводом: кранов мостового типа и под-вижных или поворотных консольных кранов грузоподъемностью до 10 т включите-льно, управляемые с пола с помощью подвешенного на кране кнопочного аппарата или со стационарно установленного пульта; стреловых и башенных кранов, рассчи-танных на грузоподъемность до 1 т включительно; стреловых кранов, рассчитанных на работу с постоянным вылетом или не снабженных механизмом поворота или передвижения; переставных кранов.
В процессе эксплуатации грузоподъемные машины подвергают периодическому техническому осмотру: частичному, не реже одного раза в 12 мес.; Полном, не реже одного раза в 3 года. Редко используемые грузоподъемные машины подвергаются полному техническому осмотру не реже чем через каждые 5 лет.
После монтажа вызванного установкой крана на новое место, реконструкции или его ремонт с заменой расчетных элементов металлоконструкций или узлов, останов-ки вновь полученного от предприятия изготовителя сменного стрелового оборудова-ния, изменения механизма подъема крана, крюка или крюковой подвески проводят внеочередной полный технический осмотр.
Технический осмотр кранов на предприятиях, проводит инженер по надзору за грузоподъемными кранами при участии лица, ответственного за исправное их сос-тояние.
При частичном техническом освидетельствовании грузоподъемной машины ос-матривают все механизмы и несущие конструкции. Проверяют состояние крюка и деталей его подвески, канатов и их крепление, блоков, осей и деталей их крепления, а также элементов подвески стрелы в стреловых кранов. Проверяют также состоя-ние заземления электрического крана, соответствие веса противовеса и балласта в стрелового крана значениям, указанным в паспорте, состояние подкранового пути, галерей, площадок и лестниц. При полном техническом осмотре кроме осмотра, де-лают статические и динамические испытания.
Статическое испытания грузоподъемного крана при периодическом обзоре де-лают грузом, на 25% превышающую грузоподъемность крана. Цель статического испытания: проверка прочности крана и его отдельных элементов, а также грузовой устойчивости против опрокидывания в стреловых кранов. При этих испытаниях груз поднимают на высоту 100-200 мм для кранов стрелового типа и 200-300 мм для передвижных консольных и мостовых кранов и выдерживают в течение 10 мин. Затем груз опускают и проверяют отсутствие остаточной деформации, трещин и других повреждений.
Динамическим испытаниям подвергают краны, выдержавшие статическое испыта-ние. При динамическом испытании крана проверяют его механизмы путем подъема и опускания груза, на 10% превышающую грузоподъемность крана, а также путем раздельного перемещения крана и его тележки.
Результаты технического, осмотра кранов записывают в паспорт с указанием сро-ка следующего осмотра. На кран устанавливают табличку, где указывают регистра-ционный номер, грузоподъемность и дата следующего испытания. Грузоподъемные машины, которые не прошли технического осмотра в срок, к работе не допускаются.
Конструкция подъемно-транспортных устройств должна обеспечивать безопасность обслуживающего персонала. Все легкодоступные движущиеся, должны быть ограж-дены съемными ограждениями. Металлоконструкции и металлические части элект-рооборудования кранов с электроприводом, которые могут оказаться под напряже-нием в результате повреждения изоляции, должны быть заземлены.
Краны должны иметь исправные автоматические устройства, обеспечивающие бе-зопасность работы (концевые выключатели, ограничители грузоподъемности), на-дежные и исправные тормозные устройства. Грузовые цепи и звездочки ручных та-лей не должны иметь повышенного износа (уменьшение диаметра отдельных звеньев грузового цепи на 10% и более).
Конвейеры-транспортеры должны иметь сплошные металлические ограждения приводных барабанов и ремней. По сторонам конвейеров предусматривают проходы шириной не менее 1 м. Грузовые краны, управляемые из кабины или пульта управ-ления, должны иметь исправные звуковые сигнальные приборы. Издаваемый ими сигнал должен быть хорошо слышим в местах подъема н опускания грузов. Башен-ные и козловые краны, работающие на открытом воздухе, должны быть оснащены сигнальными анемометрами. Анемометры позволяют автоматически определить скорость ветра, при которой должна быть прекращена работа, и включить аварий-ные устройства. Стреловые самоходные краны, в том числе и автокраны, оснащают универсальными автоматическими сигнализаторами опасного напряжения. Сигнали-заторы включают звуковой сигнал оповещения в случае приближения стрелы к про-водам, находящимся под напряжением, линии электропередачи.
ТЕХНИКА БЕЗОПАСНОСТИ ПРИ ЭКСПЛУАТАЦИИ ЭКСКАВАТОРОВ
При эксплуатации экскаваторов и других строительных машин должны быть выполнены требования, обеспечивающие предупреждение или снижение воздействия на работающих следующих опасных и вредных производственных факторов:
- движущихся машин, их рабочих органов и частей, а также перемещаемых машинами изделий, конструкций, материалов;
- обрушивающихся грунтов и горных пород;
- разрушающихся конструкций машин;
- повышенной загазованности, запыленности и влажности воздуха рабочей зоны;
- повышенного значения напряжения в электрической цепи, замыкание которой может произойти через тело человека;
- расположения рабочего места на значительной высоте относительно поверхности земли (пола);
- повышенной или пониженной температуры воздуха на рабочем месте;
- повышенной скорости ветра в рабочей зоне машины;
- повышенного уровня вибрации на рабочем месте;
- повышенного уровня шума в рабочей зоне;
- недостаточной видимости рабочей зоны из кабины машиниста;
- физических и нервно-психических перегрузок машинистов.
Безопасность процесса эксплуатации экскаваторов и других строительных машин должна обеспечиваться:
- использованием машин в соответствии с проектом производства работ (технологическими картами), содержащим решения по выбору типа машин и места их установки и (или) схемы движения машин с учетом особых условий работы машин вблизи линий электропередачи, выемок, по применению ограждающих и сигнальных устройств для ограничения доступа работающих в опасную зону машины, использованию средств связи для согласования действий машиниста с рабочими, а также другие меры по предупреждению воздействия на работающих опасных и вредных производственных факторов, указанных в п.1.1, организацией, производящей работы;
- поддержанием работоспособного состояния машины в соответствии с требованиями эксплуатационной и ремонтной документации организацией, на балансе которой она находится, а при передаче машин во временное пользование - организацией, определяемой договором на передачу;
- обучением работающих безопасности труда в соответствии с требованиями ГОСТ 12.0.004-79;
- применением работающими средств индивидуальной защиты.
К управлению, техническому обслуживанию и ремонту экскаваторов и других строительных машин допускаются лица, прошедшие обучение по ГОСТ 12.0.004-79 и имеющие право на выполнение работы, соответствующей их квалификации.
П ри эксплуатации экскаваторов и других строительных машин следует руко-водствоваться ГОСТ 25646-83, ГОСТ 12.1.013-78, настоящим стандартом, стандар-тами на технологические процессы с использованием машин, правилами техники безопасности при эксплуатации электроустановок потребителей и правилами техни-ческой эксплуатации электроустановок потребителей, утвержденных Госгорпромнадзором, а также требованиями эксплуатационной и ремонтной документации по предупреждению воздействия на работающих опасных и вредных производственных факторов..
К использованию допускаются экскаваторы и другие строительные машины в работоспособном состоянии. Перечень неисправностей и предельных состояний, при котором запрещается эксплуатация машин, определяется эксплуатационной документацией.
При выборе типа машин для производства работ необходимо, чтобы техническая характеристика машины соответствовала параметрам технологического процесса и условиям работ.
Использование машин следует осуществлять, если температура окружающего воздуха, скорость ветра и влажность соответствуют значениям, указанным в эксплуатационной документации на машину.
До начала работ с использованием машин необходимо определить рабочую зону машины, границы опасной зоны, средства связи машиниста с рабочими, обслуживающими машину, и машинистами других машин.
При использовании экскаваторов и других строительных машин должна быть обеспечена обзорность рабочей зоны с рабочего места машиниста. В том случае, когда машинист, управляющий машиной, не имеет достаточного обзора или не видит рабочего (специально выделенного сигнальщика), подающего ему сигналы, между машинистом и рабочим (сигнальщиком) необходимо устанавливать двустороннюю радиосвязь или телефонную связь.
Рабочая зона машины в темное время суток должна быть освещена. Нормы освещенности в соответствии с правилами по проектированию электрического освещения строительных площадок, утвержденными Госстроем СССР.
При необходимости использования машин в экстремальных условиях (срезка грунта на уклоне, расчистка завалов) следует применять машины, оборудованные средствами защиты, предупреждающими воздействие на работающих опасных производственных факторов, возникающих в указанных условиях.
4 ТРЕБОВАНИЯ БЕЗОПАСНОСТИ ПРИ СЛЕСАРНЫХ РАБОТАХ
При выполнении слесарных работ особое внимание следует уделять организации труда, сословные инструмента и соблюдению правил безопасной работы. На рабо-чем месте слесаря по ремонту строительной техники должны быть соответствующее технологическое оборудование, приспособления и инструмент.
При устранении неисправностей на строительной технике инструмент, съемники, приспособления, запасные части располагают в непосредственной близости в преде-лах зоны досягаемости. Чтобы исключить возможность падения, кладут их на гори-зонтальные плоскости. В осмотров канавах инструмент располагают в специально устроенные для этого нише. Для хранения инструмента применяют передвижные шкафы, столы или переносные инструментальные ящики.
Часто слесарям для выполнения разборочно-сборочных работ приходится поль-зоваться станками. В основном применяют одноместные (размером 2,0 X 0,8 м) и двухместные (размером 2,4 X0, 9 м) станки, оборудованные давлениями. Для хране-ния инструмента в станках предусмотрены ящики. Чтобы было удобно работать,ста-нок подгоняют по росту работающих с помощью подставок под верстак или подс-тавок для ног. Рабочую поверхность верстака покрывают листовым металлом, лино-леумом, фиброй или другими пластиками, имеющих достаточную прочность и спо-собность выдерживать воздействие масла, бензина и технических жидкостей. На слесарно-механической участке при использовании многоместных станков или раз-мещении их друг против друга для предупреждения травмирования работающих ря-дом улетают кусками обрабатываемого материала устанавливают сетчатую метал-лическую разделительную перегородку. Высота перегородки должна быть не менее 750 мм, а размер ячеек не более 3 мм.
При работе на асфальтобетонном полу у верстака для предупреждения простуд-ных заболеваний располагают деревянную решетку. Расстояние между станками принимают в зависимости от их габаритных размеров и схемы расположения со-гласно ОНТП-01-86. Устанавливать станки вплотную у стен можно лишь в том слу-чае, если там не размещены радиаторы отопления, трубопроводы и другое оборудо-вание. Стулья должны быть с регулируемыми по высоте сиденьями и желательно с регулируемым наклоном спинки.
Все рабочие места должны содержаться в чистоте, не загромождаться деталями, оборудованием, инструментом, приспособлениями, материалами и т.п. Детали и уз-лы, снятые с автомобиля, должны аккуратно складываться на специальные стеллажи или на пол.
Ручной инструмент должен быть в исправном состоянии, чистым и сухим. Его выбраковка, как и выбраковка приспособлений, должна производиться не реже од-ного раза в месяц.
Молотки и кувалды должны иметь бойки с гладкой, слегка выпуклой поверхнос-тью, без сколов, выбоин, трещин. Их рукоятки и рукоятки других инструментов ударного действия должны быть изготовлены из древесины твердых и вязких твер-дых пород (дуб, береза, кизил, бук, клен, ясень, рябой;), граб) без сачков или из син-тетических материалов, обеспечивающих эксплуатационную прочность и надежнос-ть в работе. В поперечном сечении рукоятки должны иметь овальную форму, быть гладкими и не иметь трещин. Рукоятки молотков и кувалд должны немного утол-щаться к свободному концу для самозаклинювання в руке при взмахах и ударах.
Инструмент должен быть надежно насажен на рукоятку и расклинены клиньями из мягкой стали. Ось рукоятки должна быть перпендикулярна продольной оси инст-румента. Длину рукоятки выбирают в зависимости от массы инструмента: для мо-лотка 300-400 мм; для кувалды 450-900 мм. Рукоятки ножовок, напильников, отвер-ток, шаберов должны быть взысканы бандажными кольцами.
Отвертки должны иметь прямой стержень, так как при кривом стержне возможны сосковзування из головки винта или шурупа и травмирование руки. Выбирать от-вертки следует по ширине рабочей части в зависимости от размера шлица в головке винта или шурупа. Рабочая часть должна быть с ровными плоскими боковыми гра-нями и не иметь сколов.
Инструмент ударного действия (зубила, бородки, керны, просечки) должен иметь гладкую затылочную часть без трещин, клеветы и скосов. Для предупреждения травмирования рук длина инструмента не должна быть менее 150 мм.
Гаечные ключи должны быть подобраны по размерам гаек и болтов. Размер зева ключей не должен превышать размеров головок болтов и граней гаек более чем на 0,3 мм. Гаечные ключи не должны иметь трещин, выбоин, непараллельности губок и выработки зева. Запрещается отвлекать гайки ключами больших размеров с подкла-дыванием металлических пластинок между гранями болтов и гаек и губками ключа и удлинять рукоятки дополнительными рычагами. другими ключами и трубами (кроме рычагов типа "звездочка"). Раздвижные ключи не должны иметь зазора в подвижных частях.
Плоскогубцы не должны иметь выщербленных рукояток, трещин. Губки остро-губцев должны быть острыми, без повреждений, а губки плоскогубцев должны иметь несработанную насечку. В тисках губки также должны иметь несработанную насечку. Винты, крепящие губки должны быть исправны и затянуты. Зажимной винт должен быть без трещин и сколов.
При работе "электроинструментом следует соблюдать меры электробезопасности.
Пневматический инструмент должен отвечать требованиям ГОСТ 12.2.010-75 * и иметь исправные шланги и рабочие органы. Присоединяют шланги к инструменту с помощью ниппелей или штуцеров и стяжных хомутов. Перед присоединением шланг предварительно продувают для удаления загрязнений. Для предупреждения травмирования работающий свободный конец шланга закрепляют, направляя струю воздуха вверх. Присоединять шланг к магистрали и инструменту надо при закрытой запорной арматуре. Воздух подают только после установки инструмента в рабочее положение. Работа инструмента вхолостую допускается лишь при его опробовании (перед началом работы или при ремонте). При работе слесарю надо следить, чтобы шланг не был натянут, не перегибалось не пересекался тросами, кабелями и рукава-ми газовой сварки. При перерывах в работе, обрыве шлангов и возникновении не-исправностей подача воздуха к пневматическому инструменту должна быть прекра-щена закрытием запорной арматуры.
Из средств индивидуальной защиты слесарю по ремонту автомобилей выдают хлопчатобумажный костюм и комбинированные рукавицы. В зимнее время при на-ружных работах дополнительно выдают хлопковые куртку и штаны на подложках, утепленные. При работе с этилированним бензином слесаря дополнительно обес-печивают прорезиненным фартуком и резиновыми перчатками. При рубке, чеканке и других подобных работах слесарь должен пользоваться защитными очками, а при работе с пневматическим инструментом – виброизолирующими рукавицами. Для предупреждении заболевания кожи рук слесарям рекомендуется пользоваться та-кими защитно-профилактическими средствами, как пасты «Айро» и «Невидимка». Кожу очищают от производственных загрязнений автоловой мазью, моющим средством для сильно загрязненных рук «Ралли», мылом ДНС-АК, защитной пастой с солидолом ФС 42-382-72 или пастообразных средством «Фея». Безопасность сле-сарных работ можно обеспечить только при строгом, обязательном выполнении инструкций по охране труда. Нельзя работать и находиться под автомобилем, вися-щем на тросе грузоподъемного механизма, а также при установке автомобиля на домкрате без применения специальных подставок. При осмотре и ремонте автмо-биля в осмотров канаве для защиты глаз от засорения и травмирования следует по-льзоваться защитными очками. Работая на станке, нужно следить за тем, чтобы его поверхность была гладкая и не имела заусинцив. Очищают станок и оборудование щеткой-сметкой. Запрещается использовать для этой цели сжатый воздух. При необходимости выполнения работ на заточных, сверлильных и других станках необходимо строго соблюдать инструкции по охране труда при работе на станках.
5 НОРМИРОВАНИЕ ВРЕДНЫХ ВЕЩЕСТВ В ВОЗДУХЕ РАБОЧЕЙ ЗОНЫ. ТРЕБОВАНИЯ БЕЗОПАСНОСТИ ТРУДА ПРИ ЭКСПЛУАТАЦИИ СИСТЕМ ОТОПЛЕНИЯ, ВЕНТИЛЯЦИИ, ВЕНТИЛЯЦИИ И ПРИРОДНОГО ОСВЕЩЕНИЯ.
Для создания здоровых и безопасных условий труда необходимо иметь гигиени-ческое нормирование вредных веществ, надежные способы определения их концент-раций в воздухе и современное техническое и организационное обеспечение их обезвреживания.
Понятие "чистый воздух"
В чистом воздухе есть вредные газы, такие, как оксид углерода, водород, оксид и диоксид азота и некоторые другие, которые не обозначают негативно на здоровье людей, животных и всей флоры и фауны Земли за незначительной их концентрацию.
Концентрации загрязняющих веществ приводятся и рассчитываются в единицах массы, содержащейся в единице объема воздуха (мг/м3 или в виде объемного соот-ношения газов:
Чистым считается воздух, не загрязненный твердыми, жидкими и газообразными веществами и газами, которые изменяют его природный состав.Твердые, жидкие или газообразные вещества любого ряда и происхождения, которые попадают в воз-дух и изменяют его природный состав; называют эмиссиями. Существует еще поня-тие эммисия - это загрязняющие атмосферу вещества, присутствующие в атмосфере в непосредственной близости от зоны своего действия, как правило, на высоте 1,5км над поверхностью земли или верхней границы растительности, или в 1,5 км от по-верхности здания.
Эмиссии - это загрязнение техногенного происхождения. В технической литера-туре пользуются понятием "загрязнение", "вредные вещества" в тех случаях, когда эти вещества присутствуют в воздухе в концентрациях, вредных и опасных для флоры и фауны Земли.
Всемирная организация здравоохранения (ВОЗ) дает следующее определение: " Загрязнение воздуха происходит в таком случае, когда загрязняющее воздух вещество или несколько веществ присутствуют в атмосфере в таких количествах и в течение такого времени, вызывающих ущерб или могут способствовать вреду людям, животным, растениям и имуществу, или могут привести к ухудшению здоровья человека и состояния имущества, которые не поддаются учету ".
Гигиеническое нормирование вредных веществ
В зависимости от степени токсичности, физико-химических свойств, путей про-никновения в организм, санитарные нормы устанавливают предельно допустимые концентрации (ПДК) вредных веществ в воздухе рабочей зоны производственных помещений, превышение которых недопустимо.
Предельно допустимимою концентрацией (ПДК) вредного вещества в воздухе рабочей зоны считается такая концентрация, влияние которой на человека в случае его ежедневной регламентированной продолжительности не приводит к снижению работоспособности или заболеванию в период трудовой деятельности и в последую-щий период жизни, а также не оказывает негативного влияния на здоровье потом-ков. Рабочей зоной считается пространство высотой 2 м над уровнем пола или рабо-чей плоскости, на которой расположены места постоянного или временного пребы-вания работающих.
По степени воздействия на организм человека вредные вещества подразделяются на четыре класса опасности:
1. чрезвычайно опасные;
2. высокоопасные;
3. умеренно опасные;
4. малоопасные.
В государственных стандартах приведены более 700 веществ, для которых ус-тановлены значения ПДК. При одновременном нахождении в воздухе рабочей зоны нескольких вредных веществ однонаправленного действия, близких по химическому составу и характеру биологического действия на человека, определяется интеграль-ный коэффициент действия. Примеры веществ однонаправленного действия: оксид углерода и оксид азота, сернистый газ и серный водород, или другие углеводород-ные соединения.
Контроль содержания в воздухе вредных газов и паров
Контроль пробы воздуха выполняется в зоне дыхания человека с учетом мест об-разования вредных веществ и путей, которыми они попадают в рабочую зону. Коли-чество проб и метод контроля определяется санитарными нормами и органами сани-тарного надзора.
В помещениях, где присутствуют вещества 1-го класса опасности и где может бы-ть аварийный выброс, должен вводиться непрерывный контроль. Для других слу-чаев - периодический.
Пылевое загрязнение воздуха
Пыль - основной вредный фактор на многих промышленных предприятиях, обус-ловлен несовершенством технологических процессов. Природный пыль находится в воздухе в обычных условиях обитания человека в пределах концентраций 0,1-0,2 мг/м3, в промышленных центрах, где действуют крупные предприятия, он не бывает ниже 0,5 мг/м3, а на рабочих местах запыленность воздуха иногда достигает 100 мг/м3. Значения ПДК для нейтрального пыли, не имеет ядовитых свойств, равна 10 мг/м3.
Основные физико-химические свойства пыли: химический состав, дисперсность (степень измельчения), строение частиц, растворимость, плотность, удельная по-верхность, нижняя и верхняя концентрационный предел взрываемости смеси пыли с воздухом, электрические свойства и др.. Знание всех этих показателей дает возмож-ность оценить степень опасности и вредности пыли, его пожаро-и взрывобезопас-ности.
Промышленная пыль может быть классифицирован по различным признакам:
- По происхождению - органический (растительный, животный, искусственный пыль) и неорганический (минеральный, металлическая пыль) и смешанный (присутствие частиц органического и неорганического происхождения);
- По способу образования - дезинтеграционный (измельчения, резки, шлифовки и т. п.), дымовой (сажи и частицы вещества, что горит) и конденсационный (конденса-ция в воздухе пары расплавленных металлов);
- За токсическим действием на организм человека - нейтральный (нетоксичен для человека пыль) и токсический (отравляя организм человека).
Качественную характеристику пыли определяют фотометрическим методом с по-мощью текущего ультрафотометра, которым регистрируются отдельные пылевые частицы с помощью сильного бокового света.
Для отделения пыли от воздуха применяются различные фильтры, которые задер-живают пылевые частицы размером до 0,1 мкм и более в зависимости от размера пор фильтра. Такие фильтры выпускаются во многих странах. Материал фильтров может быть различным в зависимости от его назначения: целлюлоза, синтетические материалы, асбест (для определения горючих частиц пыли). Также применяются комбинированные фильтры. Выпускаются специальные фильтры, просичени иммер-сионным маслом, что делает их прозрачными - это и позволяет дополнительно производить микроскопические исследования пыли.
В Украине чаще всего применяются фильтры АФА (аналитический фильтр аэрозольный) круглой формы с плоскостями фильтрации 3, 10, 20 см, имеющих опорное кольцо, фильтрующий элемент и защитный бумажный кольцо с выступом. Фильтрующий элемент состоит из равномерного слоя ультратонких волокон из по-лимера на марлевой основе или без нее (фильтр Петрянова). Фильтры позволяют работать с ними без предварительного подсушивания через гидрофобные свойства полимера.
Методы нормализации состава воздуха рабочей зоны
Существует много различных способов и мер, предназначенных для поддержания чистоты воздуха производственных помещений в соответствии с требованиями са-нитарных норм. Все они сводятся к конкретным мерам:
1. Предотвращение проникновения вредных веществ в воздух рабочей зоны за счет герметизации оборудования, уплотнения соединений, люков и отверстий, со-вершенствование технологического процесса.
2. Удаление вредных веществ, попадающих в воздух рабочей зоны, за счет венти-ляции, аспирации или очистки и нормализации воздуха с помощью кондиционеров.
3. Применение средств защиты человека.
Для работы с ядовитыми и загрязняющих веществ пользуются спецодеждой - комбинезонами, халатами, фартуками и проч.; А для защиты от кислот и щелочей - резиновой обувью и перчатками. Для защиты кожи, рук, лица, шеи применяют за-щитные кремы га пасты: антитоксическим, водостойкие, жиростойкой. Глаза от воз-можных ожогов и аэрозолей защищают очками с герметичной оправой, масками, шлемами.
К средствам индивидуальной защиты органов дыхания (СИЗОД) относятся рас-пираторы, промышленные противогазы и изолирующие дыхательные аппараты, применяемые для защиты от вредных веществ (аэрозолей, газов, паров), находящих-ся в окружающей воздухе
Вентиляция
Вентиляция предусматривается для обеспечения в производственных, вспомогате-льных и бытовых помещениях предприятий параметров воздушной среды, удовлет-воряющих санитарно-гигиеническим требованиям.
По способу перемещения воздуха вентиляция подразделяется на естественную и механическую. Сочетание природной и механической вентиляции называют смеша - ной вентиляцией.
Естественная вентиляция происходит вследствие разницы температур снаружи и внутри помещения и действия ветра. Она бывает неорганизованной и организован-ной. При неорганизованной вентиляции воздух поступает и удаляется через щели и поры наружных ограждений (инфильтрация), окна, фонари, форточки, ворота и две-ри (проветривание). Такая вентиляция малоэффективна и не поддается регулирова-нию, поэтому большее распространение получила организованная вентиляция. Она осуществляется с помощью специальных регулируемых проемов (аэрация) или спе-циальных устройств для использования кинетической энергии ветра - дефлекторов (рис 1). Естественную вентиляцию устраивают главным образом в административ-но-бытовом и некотором складском помещениях предприятия и обязательно в поме-щениях для стоянок, ТО и ТР автомобилей, работающих на сжатом природном газе, объемом менее 31 тыс. м3.
|
Рис. 1. Схема дефлектора типа ЦАГИ:
1-колпак; 2обичайка, 3 - лапки; 4-кончс, 5 - диффузор
Механическая вентиляция обеспечивает подачу и уда-ление воздуха различными механизмами: вентиляторами, эжекторами и др.. В зависимости от направления воздуш-ных потоков - в помещение или из помещения механичес-кая вентиляция бывает приточной, вытяжной и приточно-вытяжной.
По характеру охвата помещения она подразделяется на общеобменная, распрост-раняющий свое действие по всему объему помещения, и местную, распространяю-щий свое действие только на часть помещения.
Обычно на предприятиях широко применяют сочетание этих двух видов вентиля-ции.
По времени действия различают рабочую вентиляцию (постоянно действующую при работе) и аварийную (приводится в действие при аварийных выбросах вредных веществ).
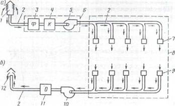
На предприятиях большинство производственных помещений оборудуют механи-ческой общеобменной приточно-вытяжной вентиляцией (рис. 2). Она должна быть в помещениях для хранения, ТО и ТР автомобилей, участков по ремонту аккумулято-ров, сварочных, кузнечно-рессорных, паяльных, шиноремонтных, вулканизацион-ных, окрасочных участков, в помещениях для регенерации масла и другие, где могут находиться автомобили или выделяться вредные вещества.
Необходимое количество воздуха (L) подаваемого в помещение, определяют в зависимости от количества вредных веществ, тепла и влаги, поступающих в поме-щение. При этом в соответствии с СНиП 2.04.05-86 должны учитываться следую-щие показатели:
Lwz - количество удаляемого из обслуживаемой или рабочей зоны помещения местными отсосами, общеобменной вентиляцией и на технологические нужды, м3/год;
mpo - количество каждого из вредных веществ, поступающих в воздух помещении, мг / ч;
Фя - избыточный явный тепловой поток в помещении, Вт;
W - избытки влаги в помещении, г / ч;
qwz, twz, dwz-соответственно концентрация вредного вещества в воздухе, мг/м3, температура, ° С, и влагосодержание, г / кг, удаляемого из рабочей или зоны обслуживаемого помещения, системами местных отсоса, общеобменной вентиляцией и на технологические нужды;
qin, tin, din - соответственно концентрация вредного вещества в воздухе, мг/м3 температура, ° С, и влагосодержание воздуха, г / кг, подаваемого в помещение;
qt, tt, dt - соответственно концентрация вредного вещества в воздухе, мг/м3 температура, ° С, и влагосодержание, г / кг, удаляемого из помещения за пределами рабочей или зоны, обслуживаемой.

Рис. 2. Схема механической общеобменной притом но-вытяжной вентиляции:
а - приточная вентиляция; 6-вытяжная вентиляция; 1 - воздух приемник, 2 - воздуховоды; 3 - фильтр, 4 - калориферы, 5 - приточный вентилятор, 6 - вентиляционная камера, 7 - воздухораспределительные устройства; 8 - обслуживаемого помещения; 9 - повитрянозабирни отверстия, 10 вытяжной вентилятор; 11 - устройство для очистки удаляемого: 12 - устройство для выброса воздуха
По массе вредных веществ, выделяемых

По излишкам явной теплоты

По излишкам влаги

По формуле расчеты делают для помещений хранения, ТО и ТР автомобилей, окрасочного, (аккумуляторной и другой участков с вредными выделениями, по формуле (6,2) - для помещений кузнечно-рессорной участка и по формуле (6.3) - для помещений мойки автомобилей. При этом в соответствии с рекомендациями СНиП 2.04.05-86 twz и dwz принимают равными расчетным параметрам в обслуживаемой или рабочей зоне помещения по разд. 2 норм, а qwz - равным ПДК.
Количество вредных веществ (окиси углерода и окислов азота), выделяемых в помещениях при движении автомобилей с работающим двигателем.

где q - удельное количество вредных веществ, отнесенная к одному выезда из помещения и условной мощности двигателя в 1 кВт (таб. 2), мг / (кВт • выезд);
N - мощность двигателя автомобиля, кВт; К-число выездов автомобилей из помещений в час;
С - коэффициент интенсивности движения автомобилей.
Коэффициент интенсивности движения для должностей ТО и ТР принимается при одном выезде в час равным 0,5, двух - 0,6, трех - 0,7, четырех - 0,8 и более четырех-1,0. Для поточных линий ТО с перемещением автомобилей с помощью конвейеров и для стоянки автомобилей коэффициент интенсивности движения принимается на все число выездов равным соответственно 0,8 и 1,0.
Тепловой поток, излучаемый нагретыми поверхностями оборудования,

где α - коэффициент теплообмена на внешней поверхности оборудования, принят равным 8 - 11 Дж / (м2 • с • К);
Тп.про и ТВ - температура на поверхности оборудования и окружающего воздуха соответственно, К;
Fп.про. - Площадь теплоотдающим поверхности оборудования, м2.
Влагосодержание воздуха находят графоаналитическим способом, а количество выделяемой влаги с учетом производительности моечной установки, температуры воды и воздуха.
С местной приточной вентиляции на предприятии используются воздушные души и воздушно-тепловые завесы.
Воздушные души применяют в кузнечно-рессорных участках, если на рабочих местах работающие подвергаются тепловому облучению интенсивностью 349 Вт/м2 и более. Установки воздушного душа создают направленный на человека поток воз-духа, что способствует увеличению отдачи тепла человеком. Применять можно как стационарные, так и передвижные установки (рис. 3, а. Б).
Воздушно-тепловые завесы устраивают для защиты работающих в холодное вре-мя года от охлаждения проникающей через ворота холодным воздухом. Предусмат-ривают них у ворот, открывающихся чаще 5 раз или не менее чем на 40 мин в смену в районах с температурой наружного воздуха - 15 0С и ниже. Они подают с большой скоростью теплый воздух смешивается с холодным, а также препятствуют его проникновению на рабочие места.
Местную вытяжную вентиляцию используют для улавливания и удаления вред-ных веществ, избытков тепла и влаги непосредственно у источников их образования и тем самым предотвращают их распространение в рабочей зоне и в помещении. Основными видами местной вытяжной вентиляции, применяемой на предприятии, являются: вытяжные шкафы, камеры, шланговые и бес шланговые видсосы, вытяж-ные зонты и панели, укрытия, кожуха, щелевые и бортовые отсосы, вакуумные столы.
Вытяжные шкафы и камеры относятся к совершенно закрытым местными отсо-сами. Источник вредных выделений находится непосредственно внутри них. Шка-фы устанавливают на участке ремонта системы питания для ванн с растворителем и в зарядном отделении аккумуляторной участка. Камеры с вытяжной вентиляцией применяют в качестве покрасочных и сушильных в помещении покрасочной участка.

Рис. 3. Местная приточная вентиляция:
а - стационарная установка воздушного душиювання б - передвижная установка воздушного душиювання; в - воздушно-тепловая завеса.
Бесшланговые и шланговые отсосы (рис. 4а) устанавливают на должностях диаг-ностики для удаления отработавших газов, ДВС. Кроме того, шланговые отсосы применяют на участках экзамена и обкатки двигателей.
Вытяжные зонты (рис. 4б) предназначены для улавливания потоков вредных вы-делений, направленных вверх. Ими оборудуют кузнечные горны, рабочие места раз-борки и промывки карбюраторов, приготовления резинового клея, ремонта и задел-ки поврежденных шин или камер, плавки свинца, приготовления и слива электроли-та, станки для сборки и разборки аккумуляторных батарей, ванны для окисление се-параторов, стол маляра и, стол для приготовления красок и ряд других мест.
Вытяжные панели обеспечивают равномерность скорости всасывания воздуха. Их обычно используют в должностях сварки, а также вместо зонтов. Укрытие более приближены к источнику вредных выделений. Их можно применять в местах пайки, разборки и проверки карбюраторов, приготовления контрольных смесей и красок и в ряде других случаев.
|
Рис. 4. Местная вытяжная вентиляция:
а - шланговый отсос б - вытяжной зонт; в - вытяжная панель С. А. Чернобережс-кого; м - кожух; 1 - труба глушителя автомобиля; 2 - наконечник гибкого шланга, 3 - шланг, 4 - устройство для выброса газа, отработал, в атмосферу; 5-вытяжной воздух вод; 6 - вытяжной зонт; 7 - кузнечный горн; 8 - рабочий стол; 9 - вытяжная панель; 10 - кожух, 11 - абразивный круг; 12 - бункер для сбора пыли.
Кожухами (рис. 4 г) оборудуют заточные и шлифовальные станки.
Щелевые отсосы применяют на стеллажах для зарядки аккумуляторных батарей, а бортовые - для удаления вредных выделений от открытых резервуаров с жидкос-тью, например, от ванны для мойки деталей и агрегатов.
Вакуумные столы эффектины для удаления сварочного аэрозоля.
Аварийную вентиляцию устраивают в производственных помещениях, в воздух которых возможно внезапное поступление больших количеств вредных или взрыво-опасных газов (станции экзамена двигателей, газогенераторные, компрессорные, а также помещения для стоянок, ТО и ТР автомобилей, работающих на сжатом при-родном газе, объемом менее 31 тыс. м3).
На предприятии должно быть назначено лицо из числа инженерно-технических работников, ответственное за эксплуатацию вентиляторных установок. Назначение оформляют приказом по предприятию.