ES = - 0,012 мм; El =-0.028 мм:
es = 0; ei = -0,016 мм.
Находим допуск отверстия и допуск вала:
TD = Dmax-Dmin=ES-EI
TD = 47,988 - 47,972 = - 0.012 –(-0.028) = 0.016 мм
Td = dmax -dmin = es-ei
Td = 48,0 – 47,984 = 0 - (- 0.016) = 0.016
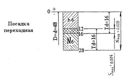
Строим схему расположения полей допусков и определяем вид посадки. Так как поля допусков вала и отверстия перекрываются, следовательно, рассматриваемая посадка - переходная.
находим:
наибольший зазор
Smax= Dmax- dmin= ES- ei
Smax = 47,988-47,984 = -0,012 - (-0,016) = 0,004 мм
наибольший натяг
Nmax = dmax - Dmin =es - EI
Nmax =48,0 -47,972 = 0- (-0,028) = 0,028
Переходная посадка позволяет получить как зазор, так и натяг в соединении.
Допуск посадки:
T(SN) = TD + Td = 0,016 + 0,016 = 0,032
Таблица 1
| Вариант | Номинальный размер | Посадки | ||
| H6/m5 | G7/h6 | H11/d11 | ||
| H7/f7 | H7/s6 | H7/h6 | ||
| H7/f7 | G7/g6 | H7/r6 | ||
| K7/h6 | H6/p6 | H7/k6 | ||
| H8/u8 | E9/h8 | H6/g6 | ||
| H11/d11 | H7/js6 | N6/h6 | ||
| HU/h11 | N7/K6 | P6/h6 | ||
| H9/d9 | H8/k7 | R7/h6 | ||
| H8/e8 | M7/h6 | U8/h7 | ||
| H7/f7 | H8/n7 | P7/h6 | ||
| D9/H8 | K7/h6 | H6/n6 | ||
| E9/h8 | H7/m6 | H8/s7 | ||
| H7/f7 | К8/h7 | H7/t6 | ||
| G7/H6 | H8/n7 | H6/p6 | ||
| F8/h8 | Js7/h8 | H6/r6 | ||
| H6/m5 | H7/p7 | Н7/f7 | ||
| G7/g6 | G7/h6 | H7/s6 | ||
| H7/r6 | K7/h6 | H11/d11 | ||
| H7/h6 | H8/p6 | H8/u8 | ||
| M7/k6 | E9/h8 | H11/d11 | ||
| H6/g6 | H7/js6 | H11/h10 | ||
| H6/h5 | N7/h6 | H9/d9 | ||
| P6/h5 | H8/k7 | H8/e8 | ||
| R7/h6 | M7/h6 | Н7/f7 | ||
| U8/h7 | H8/m7 | D9/h8 | ||
| P7/h7 | K7/h6 | E9/h8 | ||
| H6/n5 | H7/m6 | H7/f7 | ||
| H8/s7 | K8/h7 | G7/h6 | ||
| H7/t6 | H8/n7 | F8/h8 | ||
| G7/h6 | H6/g6 | H7/s6 |

|
|
|

