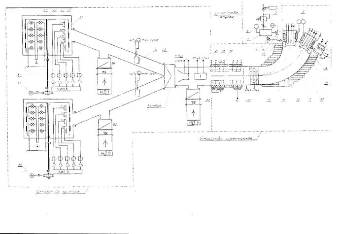
Анализ сбоев в работе установки "Везувий - 8" показал, что основными отказами являются следующие:
| № | Отказавший блок,узел | Вид отказа | Способ устранения отказа |
| Блок питания ионного источника (БПИ) и управления натекателем | 1 Скручена ручка переменного резистора 2 Выход из строя трансформатора ТУМ-АК 3 Ток дуги выводится не более 1 А(при норме 5 А) 4 Ток разряда установки не более 1-5 А (при норме 3 А) | Замена резистора. Зачистка резистора Замена диода Вышел из строя диод D16 (Д242) Вышел из строя диод D20,D21. | |
| Блок управления высоковольтным источником (20кВ) (БУВИ) | Не регулируется (устанавливается либо мах или не выводится) | Выход из строя м/с КР140УД1 Отсутствие обратной связи. Обрыв резистора R1,R2; Замена элементов. | |
| Блок управление электромагнитом масс-сепаратора | При выключении стрелка зашкаливает влево Не управляется магнит | Закарачивоет обмотку на корпус Вышла из строя м/с КР140УД6А | |
| Вакуумная система | Утечка по соединению • Не откачивают диффузионные насосы | Проверка течеискателем ТИ1-17, "Алькателем" Разборка диффузионной насоса, промывка, замена вакуумного масла. |

8.2






