Короткозамыкатель – это коммутационный аппарат, предназначенный для создания искусственного КЗ в электрической цепи.
Короткозамыкатели применяются в упрощенных схемах подстанций для того, чтобы обеспечить отключение поврежденного трансформатора после создания искусственного КЗ действием релейной защиты питающей линии.

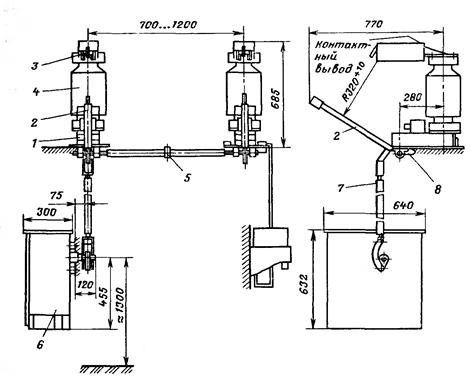
Рисунок 12.1 – короткозамыкатель КЗ-35; 1 – основание; 2 – заземляющий нож; 3 – неподвижный контакт; 4 – изоляционная колонна; 5 – изоляционная вставка; 6 – привод; 7 – тяга; 8 – гибкая связь к заземляющей шине.
В установках 35 кВ применяют два полюса короткозамыкателя, при срабатывании которых создается искусственное двухфазное КЗ. В установках с заземленной нейтралью (110 кВ и выше) применяется один полюс короткозамыкателя (рисунок 12.2). Конструкция короткозамыкателя КЗ-35 показана на рисунке 12.1. привод короткозамыкателей имеет пружину, которая обеспечивает включение заземленного ножа на неподвижный контакт за 0,4 – 0,5 с, находящийся под напряжением. Импульс для работы привода подается от релейной защиты. Отключение производится вручную.
|
|
|
Короткозамыкатели КЭ-110 и КЭ-220 выполняются виде одного полюса. Полюс КЭ-110 состоит из основания5 и контактной камеры 2. В основании, изолированной от земли, расположен пружинный механизм включения и масляный буфер. Утечки элегаза компенсируются из баллона, связанного через фильтр с внутренней полостью контактной камеры. Давление контролируется по мановакуумметру. Пружинный привод ППК обеспечивает дистанционное включение и отключение короткозамыкателя. На заземляющей шинке 4 установлен трансформатор тока 7. Контактная камера короткозамыкателя имеет один разрыв и состоит из фарфорового корпуса и двух вертикально расположенных электродов.

Рисунок 12.2 – короткозамыкатель закрытого типа с элегазовым наполнением КЭ-110; 1 – контактный вывод; 2 – контактная камера; 3 – гидравлический затвор; 4 – присоединение заземляющей шины; 5 – основание; 6 –
мановакуумметр; 7 – трансформатор тока; 8 – привод; 9 – тяга; 10 – изолятор; 11 – баллон с элегазом; 12 – фильтр.
Неподвижный контакт 2 имеет вывод для присоединения токоведущей шины. Подвижный контакт через гибкие связи соединен с заземляющей шиной. Полость контактной камеры заполнена элегазом с избыточным давлением 0,3 МПа. Герметичность камеры обеспечивается прокладками из резиновых колец между фарфоровыми корпусами и металлическими фланцами и гидравлическим затвором в месте прохождения подвижной камеры.
Нижний контакт представляет собой стержень, экранированный цилиндром. Неподвижный контакт розеточного типа. Ламели контакта защищены от обгорания экраном.
|
|
|
В короткозамыкателе на 220 кВ КЭ-220 две контактные камеры такой же конструкции.
Отделитель – коммутационный аппарат предназначенный для автоматического отключения электрической цепи в бестоковую паузу, а так же токов намагничивания силовых трансформаторов и зарядных токов линий.

Рисунок 12.3 – отделитель закрытый элегазовый ОЭ-110/1000; 1- верхний фланец; 2 – неподвижный контакт; 3 – экран; 4 – контактная пружина;
5 – подвижный контакт; 6 – изолирующая колонка; 7 – масляный гидрозатвор; 8 – основание; 9 – тяга к приводу; 10 – буфер; 11 – мановакуумметр; 12 – тяга к подвижному контакту.
Три полюса отделителя установлены на общем основании 9. Токоведущие провода присоединяются к контактным выводам на верхнем и среднем фланцах. Внутри контактной камеры находятся неподвижный контакт розеточного типа и полый подвижный контакт с экраном. Включение происходит за счет силы пружин привода ППО. Давление в контактах создается за счет сжатой пружины 4 и пружинящего розеточного контакта. Отключение происходит автоматически за счет отключающих пружин, расположенных в основании отделителя.
Специальных устройств для гашения дуги не предусмотрено, так как элегаз обладает высокой электрической прочностью, а отделитель предназначен для отключения токов не более 20 А.
Для герметичного уплотнения подвижной тяги при выходе из камеры используется масляный гидрозатвор 7 такой же конструкции, как и в короткозамыкателе.
Достоинством короткозамыкателей и отделителей закрытого исполнения является четкая работа и малые времена включения (КЭ) и отключения (ОЭ).
Отделитель открытого типа внешне не отличается от разъединителя (РНДЗ), но у него для отключения имеется пружинный привод. Включение отделителя производится вручную. Отделитель, так же как разъединители, могут иметь заземляющие ножи с одной или двух сторон. Недостатком открытых отделителей является довольно большое время отключения (0,5 – 1 С). Отделители и короткозамыкатели открытой конструкции недостаточно надежно работают в неблагоприятных погодных условиях (мороз, гололед).






