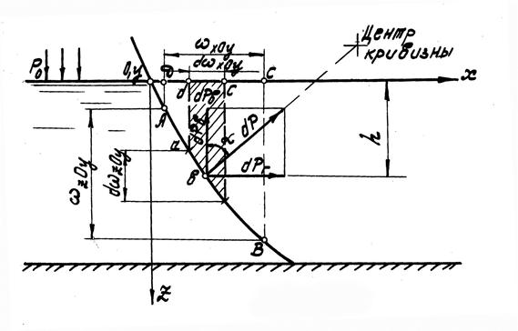
Выделим на некоторой цилиндрической поверхности АВ (рис. 9) элементарную площадку
с центром тяжести, погруженным на глубину h под свободную поверхность жидкости. Если давление на поверхности жидкости равно р0, то гидростатическое (абсолютное) давление в центре тяжести площадки составит
р=р0 +
.
Тогда dР − элементарная сила абсолютного гидростатического давления на площадку будет равна
dP = (p0 +
)
(2.33)
и направлена по нормали к ней, проведенной через центр тяжести.

Рис.9
Разложим элементарную силу абсолютного гидростатического давления на вертикальную и горизонтальную составляющие, обозначив угол между элементарной силой dP и вертикалью через
:
(2.34)
где
·cos
=
xoy − площадь проекции
на плоскость XOY;
·sin
=
zoy − площадь проекции
на плоскость ZOY.
С учетом приведенных выше равенств уравнение (2.34) можно записать в виде:
(2.35)
Если всю поверхность АВ разбить на ряд элементарных площадок
и для каждой из них определить значения dPВ и dPГ, то вертикальную РВ и горизонтальную РГ составляющие силы абсолютного гидростатического давления жидкости Р на цилиндрическую поверхность АВ можно найти суммированием всех элементарных сил dPВ и dPГ или интегрированием уравнений (2.35):
(2.36)
. (2.37)
Первые интегралы в уравнениях (2.36) и (2.37) равны соответственно площадям проекций цилиндрической поверхности АВ на горизонтальную XOY и вертикальную ZOY плоскости, т.е.
, а
.
Проведя вертикальные образующие через различные точки параметра элементарной площадки
до координатной плоскости XOY, получим некоторый элементарный объем abcd, равный h ·
xoy, т.е. объем, записанный под вторым интегралом в уравнении (2.36).Это уравнение теперь можно записать в виде
РВ=р0
+
(объем ABCД). (2.38)
Следовательно, вертикальная составляющая силы абсолютного гидростатического давления равна сумме силы внешнего давления на горизонтальную проекцию цилиндрической поверхности АВ (передающегося от воздействия внешней силы на поверхность жидкости) и веса жидкости в объеме АВСД, ограниченном цилиндрической поверхностью АВ, вертикальными плоскостями АД и ВС свободной поверхности жидкости, а также передней и задней вертикальными плоскостями.
Второй интеграл уравнения (2.37) равен статическому моменту площади проекции цилиндрической поверхности АВ на вертикальную плоскость ZOY относительно оси OY:
, (2.39)
где hс − глубина погружения центра тяжести площади
.
Из уравнений (2.37) и (2.39) находим
PГ =(p0+
c)·
. (2.40)
Это уравнение идентично уравнению (2.25). Следовательно, горизонтальная составляющая силы полного гидростатического давления на цилиндрическую поверхность АВ равна силе абсолютного гидростатического давления, под воздействием которого находится вертикальная плоская стенка, равная по площади вертикальной проекции цилиндрической поверхности АВ.
Складывая составляющие силы давления РВ и РГ по правилу параллелограмма, получаем силу абсолютного гидростатического давления Р, действующую на цилиндрическую поверхность АВ:
. (2.41)
Построим эпюру абсолютного гидростатического давления на криволинейную поверхность АВ. Объем АВС1Д1 является эпюрой вертикальной составляющей абсолютного гидростатического давления на рассматриваемую поверхность АВ (рис. 10).

Рис.10
Эту эпюру можно рассматривать как состоящую из двух частей: эпюры АВСД, изобретающей избыточное (весовое) давление на площадь проекции поверхности АВ на плоскость XOY, и эпюры ДСС1Д1, характеризующей внешнее давление р0. Сила давления РВ, равная численно объему АВС1Д1, проходит через центр тяжести этого объема.
Эпюра горизонтальной составляющей абсолютного гидростатического давления на криволинейную поверхность АВ строится так же, как и для плоских стенок. В данном случае она представляется фигурой KZMN, которую можно рассматривать как состоящую из двух частей: эпюры KZM1N1, изображающей избыточное (весовое) давление жидкости, и эпюры MNN1M1, характеризующей внешнее давление р0. Сила давления РT, равная объему эпюры KZM1N1, проходит через центр тяжести этого объема.