Рис.6.1. Скруббер Вентури с каплеуловителем
Шлам
Шлам
Вода
Газ
Удельный расход воды в трубе Вентури для условий электросталеплавильного производства составляет обычно 0.9-1.0 л/м3.
Скрубберы Вентури работают с высокой эффективностью. Они улавливают до 96-98% всей высокодисперсной пыли в широком диапазоне её начальных концентраций в газе от 0.05 до 100 г/м3. Однако это требует больших энергетических затрат.
Поддержание нужной скорости и плотности орошения в пределах 0,5 – 1,5 дм3/м3 является довольно сложной задачей из-за нестабильности расхода и запылённости расхода и запылённости поступающего на очистку газа.
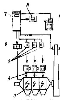
Для решения этой задачи используется система автоматического управления (САУ), которая по собираемой информации об изменении очищаемого газа (Рг), контролируемого перепада давления (ΔР) и расхода воды (Fв), осуществляет небольшое перемещение регулирующего конуса. Результаты такого воздействия анализируются и при необходимости вносятся коррективы по перемещению конуса и изменению расхода воды. Таким способом «проб и ошибок» находится оптимальное решение (рис.6.2).
|
|
|
Горловина трубы Вентури переходят в диффузор, где скорость потока газа уменьшается и происходит коагуляция капель воды с частицами, что облегчает их отделении в прямоточном циклоне (каплеуловителе). В донной части циклона собирается шлам, который с использованием системы автоматического регулирования (АР2) периодически удаляется.
Система автоматизации газоочистной установки обеспечивает контроль основных параметров и подачу аварийно 0 предупредительной сигнализации при выявлении аварийных ситуаций.
Рис. 6.2.Структура системы автоматизации скруббера Вентури: Рi, L, Fi, Q – системы автоматического контроля давления, уровня, расхода и качества пылеочистки; Д – измерительная диафрагма; АРi – система автоматического регулирования; САУ – система автоматического управления; Ο – электропривод; ⊕ - световая сигнализация
Рис. 6.3.Типовая схема автоматизации мокрой очистки газов: 1 – корпус трубы Вентури; 2 – форсунки; 3-регулируемая горловина
На рис. 6.3 приведена типовая схема автоматизации скруббера Вентури с регулируемой горловиной путём изменения её диаметра.
Проведённый анализ технологических особенностей мокрых пылеочистителей показал, что движение газового потока в трубе Вентури можно представить как движение газа через слой капель жидкости со скоростью, равной относительной скорости фаз. Из этого следует, что конечная концентрация пыли будет зависеть, во первых, от числа и размера капель, определяющих качество «фильтра», и, во-вторых, от количества газа, движущегося через «фильтр», т.е. от расхода газа.
|
|
|
Жидкость дробиться на капли в трубе Вентури дважды: на крупные – при истечении жидкости из форсунки и на более мелкие – под действием энергии газового потока. Конечный размер капель и их число определяются обоими процессами.
Средний диаметр капель после форсунки при распыливании определённой жидкости в газовый поток с малоизменяющимися свойствами зависит от геометрических размеров форсунки и давления жидкости. Так для обычных типов форсунок получено следующее уравнение:
, (6.1)
где
- средний диаметр капель;
- диаметр соплового отверстия;
- давление перед форсункой;
- постоянный коэффициент.
Таким образом для стабилизации диаметра
- достаточно поддерживать давление
постоянным. Этим же будет обеспечиваться и постоянное число капель, так как расход жидкости
через форсунку определяется в основном перепадом давления
на форсунке:
, (6.2)
где
- коэффициент расхода (изменяется незначительно);
;
- давление газа в начале трубы, где установлен распылитель (мало изменяется);
- плотность газа (мало изменяется).
Дисперсность вторичного распыла – при контактировании капель жидкости после форсунки с газом – зависит в основном от скорости газового потока 
, (6.3)
где
- коэффициент скорости (мало изменяется);
- перепад давления в начале и в конце трубы Вентури;
;
- давление в конце трубы;
- плотность газа (мало изменяется).
Из уравнения следует, что для постоянства скорости
достаточно стабилизировать перепад давления на трубе Вентури. Регулирующее воздействие при этом вносится изменением поперечного сечения горловины трубы.
Перепад давления на трубе является движущей силой процесса перемещения газа, поэтому его стабилизация обеспечивает не только качественную дисперсность распыла, но и постоянство расхода газа – второго режимного параметра процесса очистки, определяющего показатель эффективности.
При критическом перепаде давления устройство защиты включает резервный пылеочиститель и отключает рабочий. Контролю в данном процессе подлежат расходы жидкости и газа.
Электростатическая очистка газов основана на использовании явления ионизации газовых молекул в электрическом поле высокого напряжения, создаваемом между двумя электродами. Электрический разряд такого характера получил название коронного разряда. В зависимости от знака потенциала электрода коронный разряд может быть положительным и отрицательным. Электрод, вокруг которого возникает коронный разряд, называют коронирующим электродом, второй электрод - осадительным.
При ионизации газа происходит движение ионов и электронов. При отрицательной короне положительно заряженные ионы движутся к коронирующему электроду, отрицательно заряженные ионы и электроны – к осадительному. При этом, встречая на своём пути частицы пыли, они адсорбируют их. Под действием сил электрического поля частицы пыли движутся также к осадительному электроду. Обычно в электрофильтрах на коронирующие электроды подают отрицательное напряжение, так как отрицательные ионы обладают большей подвижностью.
Установка электрической очистки включает в себя электрофильтр и агрегат электропитания. Агрегат электропитания состоит из трансформатора, повышающего напряжение с 220 В до 80-100 кВ, выпрямителя переменного тока и регулятора напряжения. Электрофильтр состоит из корпуса, в котором размещаются осадительные и коронирующие электроды. Коронирующие электроды крепятся к изоляторам, с помощью которых осуществляется подсоединение их к высокому напряжению. Натяжение коронирующих электродов осуществляется при помощи груза или специальной рамы, что исключает короткое замыкание. Осадительные электроды изготавливают из стали, чугуна, меди, алюминия и д.р. материалов. По форме осадительных электродов электрофильтры подразделяются на трубчатые и пластинчатые. В зависимости от направления движения газов различают горизонтальные и вертикальные электрофильтры.
|
|
|
По способу удаления частиц, осевших на электродах, электрофильтры могут быть сухие и мокрые. В сухих электрофильтрах осевшие частицы пыли удаляются при помощи механизмов встряхивания; под действием сил тяжести пыль осыпается в бункер аппарата, откуда выводится через герметичные выгружающие устройства. В мокрых электрофильтрах осевшие частицы пыли смываются водой. Сухие электрофильтры обычно имеют несколько расположенных по ходу движения газов ячеек, называемых электрическими полями. В каждой такой ячейке находится система осадительных и коронирующих электродов. В зависимости от числа полей электрофильтры могут быть одно- и многопольными. Каждое поле электрофильтра имеет независимое электрическое питание от отдельного электроагрегата.
В чёрной металлургии, в частности в электросталеплавильном производстве, наиболее широкое применение нашли применение, нашли электрофильтры типа УГ (унифицированные с горизонтальным ходом газов). Эти электрофильтры многопольные, прямоугольной формы со стальным корпусом. Осадительные электроды выполнены в виде С - образных пластин с расстоянием между ними 275 мм. Коронирующие электроды представляют собой ленты с иголками, натянутые на трубчатые рамы. Электрофильтры УГ характеризуются следующими показателями:
Наибольшая степень очистки газов, % 99,9
Наибольшая температура газов перед фильтром, оС 250
Допустимая концентрация пыли в газах, г/м3 50
Гидравлическое сопротивление, Па 150
Допустимое разрежение газов на входе в фильтр, Па 4000
Расход электроэнергии на очистку
1000 м3 газов, кВт*ч 0.3
При применение электрофильтров необходимо учитывать, что эффективность их работы зависит от многих факторов, в том числе и от электрических характеристик, скорости газов, параметров пылегазового потока, физико-химических свойств улавливаемой пыли. Наличие в пыли отходящих газов частиц оксидов кремния, алюминия, кальция, магния и марганца отрицательно влияет на эффективность пылеулавливания в электрофильтрах вследствие их высокого удельного электросопротивления. Наличие таких частиц затрудняет
|
|
|
Агрегат
5 4 3
газ
7 2
газ 9
пыль
Рис.6.4.Схема устройства и питания элемента электрофильтр: 1-рубильник, 5-выпрямитель, 9-коронирующий, 2-предохранитель,6-изолятор, электрод, 3-регулятор напряжения,7-осадительный электрод, 4-повышающий трансформатор, 8-заземление,10-груз.
также удаления слоя пыли с осадительных электродов, особенно в их верхней части, где сила удара при механическом встряхивании оказывается недостаточной. Кроме того, такие пылевые частицы, оседая на осадительных электродах и кончиках игл коронирующих электродов, образуют наросты в виде сферы. Эти наросты снижают ток коронного разряда примерно в 2-3 раза, что приводит соответственно к снижению величины заряда частиц и скорости их дрейфа в направлении осадительного электрода. При этом режим работы электрофильтра характеризуется пониженными значениями напряжённости и плотности тока короны, что снижает степень очистки газа (рис.6.4).
С повышением температуры газов понижается пробивное напряжение, при котором происходит дуговой разряд. Поэтому при повышенной температуре газов нельзя поддерживать в электрофильтре высокую напряженность поля, необходимую для зарядки осаждаемых частиц пыли. Кроме того, с повышением температуры уменьшается влажность, что приводит к возрастанию электрического сопротивления частиц пыли. В связи с этим для эффективной очистки отходящих газов температура газов на входе в электрофильтр не должна превышать 400оС. Эффективность электрофильтров в большой мере зависит от систематического технического надзора и своевременного обнаружения неисправностей, поддержания рационального технологического и электрического режимов работы. Особое внимание надо уделять ликвидации подсосов воздуха через неплотности люков, бункеров и других элементов, своевременному проведении ревизии системы встряхивания электродов.
Опыт работы с электрофильтрами показал, что установленные отечественные электрофильтры удовлетворительно справляются только с очисткой газов, поступающих из трактов неорганизованных выбросов, имеющих вследствие сильного разбавления их атмосферным воздухом запылённость не более 1 г/м3. При очистке газов, имеющих намного большую запылённость, электрофильтры не обеспечивают требуемую степень очистки. Для повышения эффективности их работы необходимо улучшить конструкцию электрофильтров и провести целый ряд дополнительных мероприятий, в том числе кондиционирование газов за счёт впрыскивания воды или водяного пара.
Возможности современных электрофильтров заключаются в улавливании частиц вплоть до 0,1 мкм.
Основными задачами автоматизации этих аппаратов являются регулирование газораспределения по сечению установки и поддержание напряжения на границе дугового разряда между осадительными и коронирующими электродами. Оптимизация работы фильтра основана на том, что между параметрами очищаемого газа и частотой искровых разрядов в межэлектродном пространстве существует определённая зависимость. Задача сложная и поэтому для её решения требуется применение микропроцессорной техники.
На рис.6.5 представлена принципиальная схема компоновки газоочистного электрического аппарата средствами измерения и КИП. Эта схема представляет схему экологического мониторинга, нормальное функционирование которого обеспечивается средствами технологического контроля без автоматического управления.
Средства контроля параметров процесса на установке позволяют обслуживающему персоналу контролировать работу всех механизмов и агрегатов питания электрофильтра, своевременно принимать меры при нарушении регламентных параметров пылегазового потока и отключить электрофильтр при аварийных ситуациях.
Существенный недостаток подобных схем – отсутствие обратной связи между возмущающим воздействием и откликом.
Рис.6.5.Схема технологического контроля работы установки электрофильтрации: 1-5 – точки контроля соответственно температуры, разрежения, расхода, концентрации пыли и уровня пыли в бункерах
Рис.6.6.Стуктурная схема МП – системы управления фирмы «Лурги»: 1-печатающее устройство; 2-измеритель оптической плотности; 3-электрофильтр; 4-агрегаты питания; 5-контрольное устройство; 6-программатор; 7-миниЭВМ; 8-дисплей
Фирмой «Лурги» разработана структурная схема МП – системы управления работой электрофильтра (рис.6.6).
В системе использовались микропроцессорные блоки типа Coromatic, позволяющие непрерывно контролировать и хранить в памяти тенденцию изменения интервалов между пробоями, а также выбирать оптимальные интервалы, регулируя скорость подъёма напряжения и послепробойного снижения напряжения.
Особенность микропроцессора в том, что для лучшего удаления пыли с электродов в каждом цикле регенерации он автоматически уменьшает напряжение на данной секции фильтра, в результате чего снижаются силы адгезии, а эффективность очистки увеличивается до 99,96%.
Режим работы блоков Coromatic оптимизируется производимой фирмой системой Precicontrol, в которой качестве основного информационного параметра используют в качестве основного информационного параметра используют сигнал от измерителя оптической плотности дымовых газов.
Типовое решение отечественной автоматизации рассмотрим на примере сухого электрофильтра (рис.6.7).
Рис.6.7. Типовая схема автоматизации электрической очистки газа: 1 - трансформатор; 2 - высоковольтный выпрямитель; 3 - электрофильтр; 4 – коронирующий электрод; 5 – реле максимального тока; 6 – реле минимального напряжения; 7 – автоматическое устройство управления; 8 исполнительный механизм
Параметрами, от которых зависит концентрация пыли на выходе из электрофильтра, являются: напряжение питания U, нагрузка G, температура газа t, радиус частиц r, давление газа Р, влажность m, удельное электрическое сопротивление R.
Для сухих электрофильтров получено уравнение, дающее представление о зависимости конечной концентрации Сk от указанных параметров:
, (6.4)
где Сн – начальная концентрация пыли.
Из уравнения следует, что наиболее сильно на концентрацию Сk влияют начальная концентрация Сн, напряжение U и расход G; параметры Р, t, r влияют меньше, они определяются ходом предыдущего технологического процесса, и с их изменением в объект будут поступать возмущающие воздействия. То же можно сказать и о концентрации Сн. Расход газа с целью устранения возмущений нужно и можно стабилизировать. Напряжение U для высококачественной очистки должно поддерживаться на максимально высоком уровне, близком к критическому. Для этого устанавливают автоматическое устройство, которое периодически осуществляет плавное повышение напряжения до возникновения пробоя (дугового разряда) в межэлектродных промежутках. В момент возникновения пробоя срабатывают реле максимального тока и минимального напряжения; они дают команды автоматическому устройству на быстрое снижение напряжения U до значения, обеспечивающего гашение дуг (
10%). Через некоторое время устройство вновь начинает повышать напряжение до предельного пробивного значения. Затем цикл повторяется.
При обрыве коронирующих электродов сигнальное устройство через 5-10 циклов понижения напряжения даёт импульс в схему сигнализации и защиты.
Рис.6.8.Зависимость эффективной очистки от числа искровых разрядов
Контролю в данном процессе подлежат расход, температура и влажность газового потока, напряжение и сила тока, температура масла трансформаторно – выпрямительного блока.
Регулирование по искровому принципу. Типовое регулирование электрофильтра по дуговому пробою имеет существенный недостаток – среднее значение рабочего напряжения оказывается ниже оптимального вследствие его периодического снижения. Более перспективным является регулирование по числу искровых разрядов, которые предшествуют пробою и определяют степень очистки (рис.6.8). Оптимальная частота искровых разрядов может быть рассчитана за ранее (как задание регулятору) по разрядному расстоянию, сочетанию электродов, свойствам очищаемых газов и другим параметрам процесса. Для контроля за текущим значением частоты искрений во вторичной цени трансформатора устанавливают специальное устройство, реагирующее на импульсы напряжения, которые вызываются скачкообразными тока при искрении.






