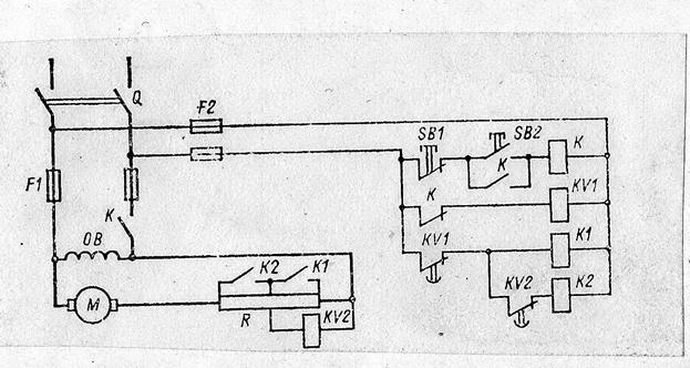
Схема управления двигателем постоянного тока с параллельным возбуждением с пуском в функции времени.

При замыкании рубильника Q тока в главной цепи нет и двигатель в ход не идет. В цепи управления ток через замкнутые контакты К протекает по катушке реле ускорения KV 1 и контакты его размыкаются. При нажатии на пусковую кнопку SB 2 ток проходит через катушку контактора К, что приводит к замыканию контактов К в главной цепи и двигатель идет в ход. (пусковой ток якоря ограничен двумя ступенями пускового реостата R). Одновременно в цепи управления замыкаются контакты К, блокирующие пусковую кнопку SB 2, и размыкаются контакты KV 1. Это приводит к тому, что через установленную выдержку времени t 1 контакты KV 1замыкаются, ток проходит через катушку ускорения К 1 и в результате замыкания контактов К 1 одна ступень пускового сопротивления шунтируется. Одновременно шунтируется катушка реле KV 2, что приводит через время t 2 к замыканию контактов KV 2(эти контакты были открыты под воздействием напряжения на катушке KV 2). Ток проходит через катушку контактора ускорения К 2, контакты К 2 замыкаются, что приводит к шунтированию второй ступени пускового реостата. Двигатель работает в нормальном режиме, т. е. без дополнительного сопротивления в цепи якоря. Остановка двигателя производится нажатием на кнопку SB 1 и вся схема приходит в предпусковое состояние.






