Расход воды на хозяйственно-бытовые и производственные нужды

Подача воды из коммунального водопровода должна быть достаточной для обеспечения: хозяйственно-бытовых нужд в жилых зданиях; водопотребления в общественных зданиях; расхода на поливку улиц и насаждений, на работу фонтанов и т. п.; хозяйственно-питьевого водопотребления на предприятиях; водопотребления промышленных предприятий, получающих воду для технологических нужд от городскою водопровода и т. п.

Нормы потребления воды (количество воды, расходуемой водопотребителем в течение суток) принимают в соответствии с требованиями СНиП в зависимости от степени благоустройства жилых зданий и от оборудования производственных цехов (технологии производства).

Средний суточный расход воды Qсрсут в населенном месте зависит от нормы водопотребления и расчетного числа жителей:

Qсрсут = qср..сут×М, (2)

qср..сут — среднесуточная норма водопотреблсния;

М — число жителей на расчетный период.

Суточный расход воды на технологические нужды промышленного предприятия определяют по формуле

Qсрпр = q0×n×τ, (3)

q0 — норма водопотребления на единицу продукции;

n — часовая продукция предприятия;

τ —число часов работы предприятия в сутки.

Расходование воды в населенных местах и предприятиях происходит неравномерно в течение суток года и в течение часов суток. Для расчета элементов системы водоснабжения устанавливают пределы возможных колебаний расхода воды в отдельные часы суток. Расчет параметров водопроводных сооружений производят на максимальный часовой расход воды в дни максимального водопотребления, который определяется по формуле

Qсутмакс = К×qсут.макс×М/24, (4)

К - коэффициент часовой неравномерности, показывающий во сколько раз максимальный часовой расход превышает средний.

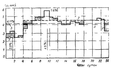
Неравномерность водопотребления в населенных местах зависит от численности населения и степени их благоустройства. Так, в больших городах неравномерность водопотребления меньше, чем в городах с небольшим населением. Это объясняется тем, что, с увеличением численности потребителей сглаживаются колебания водопотребления, и разница между максимальным и средним водопотреблением уменьшается. Неравномерность водопотребления выражают графиками (рис. 1.1), на которых по оси абсцисс откладывают время в часах, а по оси ординат — расходы воды в процентах от полного суточного расхода. Средний часовой расход воды применительно к графикам водопотребления равен 4,17 % (определяют делением 100% на 24 ч суток).

При расчете режимов работы систем водоснабжения (насосно-силового оборудования, запасных и регулирующих емкостей, водопроводной сети и т. п.) по графикам водопотребления для каждой категории потребителей, получающих воду из водопровода, строят суммарный график водопотребления и находят часовые (секундные) расходы воды в целом и по отдельным группам потребителей.

Рисунок 7.1 – График подачи и потребления воды по часам суток

1- потребление воды, 2 – подача воды, 3 – среднесуточное потребление воды

Подача полного расчетного расхода воды для тушения пожара должна быть обеспечена при наибольшем часовом расходе воды на другие нужды. При этом расходы воды на поливку территории, прием душей, мытье полов в производственных зданиях и мойку технологического оборудования не учитывают.





Подборка статей по вашей теме: