Если наряду с заготовкой необходимо получать и сутунку, применяются непрерывные сутуночные станы, которые раньше проектировались из трех групп, теперь же обычно состоят из двух групп с 4—6 клетями горизонтальных валков и с 1—4 клетями вертикальных валков (эджеров).
Непрерывный сутуночный стан Криворожского завода имеет весьма совершенную конструкцию. Черновая группа стана специализирована на прокатку сортовой заготовки, чистовая — на прокатку сутунки. По сравнению с непрерывно-заготовочным станом 630 и 450 мм стан Криворожского завода является технически более совершенным и значительно лучше механизированным. Привод валков в чистовой группе осуществляется не от одного, а от нескольких моторов, причем один мотор приходится не более чем на 1—2 клети.

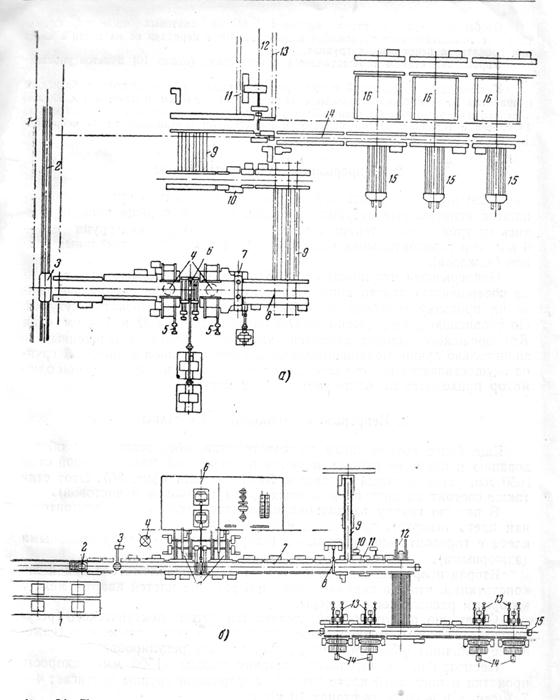
Фиг. 34. План расположения блюминга-слябинга с вертикальными валками (а) и без вертикальных валков (б): а — блюминг-слябинг фирмы Карнеги Иллинойс Стил Корп. с вертикальными валками: 1 — помещение нагревательных колодцев; 2—рельсовый путь для трансферкара; 3—трансферкар; 4—устройство для поворота слябов в горизонтальной плоскости; 5—манипулятор; 6 — рабочая клеть с горизонтальными валками; 7 — рабочая клеть с вертикальными валками; 8 — отводящий рольганг; 9 — шлепперы; 10 — подъемные платформы; 11 — конвейер для окалины; 12 — ножницы; 13 — тележка для уборки обрезков; 14 — отводящий рольганг; 15—стеллажи с толкателями; 16 — печи; б—блюминг-слябинг фирмы Америкен Роллинг Милл К° без вертикальных валков: 1 — нагревательные колодцы; 2 — тележка с устройством для опрокидывания; 3 — устройство для поворота слябов в горизонтальной плоскости; 4 — аккумулятор; 5 — манипулятор; 6 — блюминг; 7 — отводящий рольганг; 8 — ножницы блюминга; 9 — конвейер для уборки обрезков; 10 — упор ножниц, 11 — ножницы, 12 — толкатель у шлеппера; 13 — сталкиватель слябов; 14 — пайлеры для укладки слябов; 15 — упор
|
|
|






