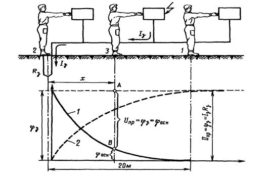
Uпр - это есть напряжение между двумя точками цепи тока, которых одновременно касается человек или иначе говоря падение напряжения в сопротивлении тела человека:
, путь тока рука-ноги.
В устройствах защитного заземления и зануления одна из точек имеет потенциал заземлителя φз , а другая потенциал основания на котором стоит человек φос.
Uпр=φз-φос
Uпр=φз*(1-φос/φз)= φз*α*
α*- коэффициент напряжения прикосновения, учитывающий форму потенциальной кривой.
α*=1, r>=20-40 м. на удалении от зоны растекания.
α* <1, r<20 м. в пределах зоны растекания.

Рис. Напряжение прикосновения. 1- φос(x); 2 - 
Основными причинами воздействия электрического тока на человека являются:
- случайное прикосновение или приближение на опасное расстояние к токоведущим частям электрооборудования
- появление напряжения на металлических частях оборудования в результате повреждения изоляции или ошибочных действий персонала
- шаговое напряжение на поверхности производственной площадки, пола, земли в результате замыкания провода.
Основные меры защиты от поражения электрическим током:
1. изоляция
2. недоступность токоведущих частей
3. электрическое разделение сети с помощью специальных разделяющих трансформаторов
4. применение малого напряжения (не выше 42 В)
5. использование двойной изоляции (рабочей и дополнительной)
6. выравнивание потенциала по поверхности
7. защитное заземление
8. защитное зануление
9. защитное отключение
10. применение специальных электрозащитных средств
11. организация безопасной эксплуатации электроустановок
Также все помещения согласно ПУЭ делятся по степени поражения людей электрическим током на три класса: без повышенной опасности, с повышенной опасностью и особо опасные.






