При включении кнопки вентиляторов отключается QF2, причина - короткое замыкание в цепи низкой или высокой скорости вентиляторов.
1. Короткое замыкание у контактора КМ61.
Выход: соединить вместе кабели 202 - 261 помимо КМ61.
2. Короткое замыкание у контактора КМ62.
Выход: соединить вместе кабели 202 - 213 помимо КМ62, или отнять кабели 202 и 213 от КМ62 и заизолировать их, а вентиляторы включить в положении "Низкая скорость".

4. Короткое замыкание в КМ62, в демпферных резисторах R61, в пусковой панели КМ68.
Выход:
а) отнять кабель 215 у КМ68 (клемма 2) и заизолировать;
б) включить вентиляторы на "Низкую скорость".

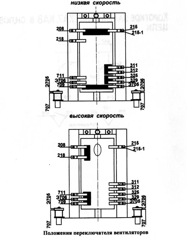
5. Короткое замыкание ПВ (Q14) - низкая скорость.
Выход: отнять кабели 208 и 215 и соединить вместе помимо ПВ (Q14).
6. Короткое замыкание ПВ (Q14) - высокая скорость.
Выход: отсоединить кабели 208 и 215 и соединить кабель 208 с 218, а кабель 215 - заизолировать.

7. Короткое замыкание в КА7. Выход:
а) соединить кабель 207 с 208 помимо КА7;
б) поставить перемычку на клеммной рейке в проводах Э566 - 606
или на самом реле КА7 в проводах 689 - 671.
8.Короткое замыкание в КА8. Выход:
а) соединить кабели 217 - 219 помимо КА8;
б) поставить перемычку на клеммной рейке в проводах Э566 - 606
или на самом реле КА8 в проводах 671 - 606.

9. Обрыв в резисторе вентиляторов R59.
Выход: отнять кабель 205 (клемма 2) от контактора пусковой панели КМ67 и соединить с кабелем 215 (клемма 2) у пусковой панели КМ68 и включить вентиляторы на высокую скорость.
10. Обрыв в резисторе вентиляторов R61.
Выход:
а) включить вентиляторы на низкую скорость;
б) отнять кабель 216 у КМ68 (клемма 2) и соединить с кабелем 205
(клемма 2) у КМ67 и включить вентиляторы на высокую скорость и
вентиляторы будут работать в режиме высокой скорости.








