| Показатели | ППР-180х21(35) | ППГ-230х35 | ППГ-230х70 | ППГ-280х70 | ППГ-350х35 | ППГ-180х70КЗ | ППГ2-180х70КЗ |
| Диаметр условный проходного отверстия, мм | |||||||
| Давление, МПа: | |||||||
| рабочее | 21 (35) | ||||||
| пробное | 42 (70) | ||||||
| в системе гидроуправления | - | 10,0 | 10,0 | 10,5 | 14,0 | ||
| Тип управления | Ручной | Гидравлический | |||||
| Диаметр условных труб, уплотняемый плашками, мм | 42-140 | 73-168 | 73-168 | 60-194 | 73-273 | 33-127 | 33-127 |
| Нагрузка на плашки, кН (тс): | |||||||
| от массы колонны труб | 560 (56) | 1100 (ПО) | 2700 (270) | 2500 (250) | 1600 (160) | ||
| выталкивающая | 160 (16) | 450 (45) | 800 (80) | 1100 (НО) | 560 (56) | ||
| Габаритные размеры (длина, ширина, высота), мм | 1800x540x540 | 2085x670x310 | 2630x790x405 | 310x660x950 | 2990x1250x450 | ||
| Масса, кг | |||||||
| Завод-изготовитель | ПО «Баррикады» | ОАО «ВЗБТ» | Пермский машиностроительный завод | ОАО «ВЗБТ» | Воронежский механический завод |
Техническая характеристика плашечных превенторов, изготовляемых НПП «Сиббурмаш»
| Показатели | ПМТ-125х21 | ПМТК-125х21 | ПМТ-156х21 | ПМТК-156х21 | ПМТР-156х35 | ПМТ2-156х21 |
| Диаметр прохода, мм | ||||||
| Рабочее давление, МПа | ||||||
| Диаметр уплотняемых труб, мм | 0, 33, 42, 4, 60, 73, 89 | 0, 33, 42, 48, 60, 73, 89, 102, 114 | ||||
| Диаметр уплотняемого геофизического кабеля, мм | 0, 6, 9,11, 16 | 0, 6, 9, 11, 16 | ||||
| Привод плашек | Ручной | |||||
| Центратор трубы | Сменный | |||||
| Диаметр присоединительного фланца | 180x21 | 180x21 | 180x21 | 180x21 | 180x35 | 180x21 |
| Габаритные размеры, мм: | ||||||
| длина | ||||||
| ширина | ||||||
| высота | ||||||
| Масса, кг |

Плашечные превенторы с ручным управлением ОАО «Станкотехника»:
а - одинарный типа ППР-180х21 (135); б - двойной типа ППР2-230х21
Техническая характеристика плашечных превенторов, выпускаемых Воронежским механическим заводом и ОАО «Станкотехника»
| Показатели | ППР-103x21 | ПП-180x21 | ПП-180х35 | ПП2-230x21 | ППГ2-230х21 |
| Диаметр прохода, мм | |||||
| Рабочее давление, МПа | |||||
| Диаметр уплотняемых труб, мм | - | 60,73,89, 102, 114 | 48, 60, 73, 89, 102, 114,168 | 48, 60, 73, 89, 102, 114, 127, 140, 146, 168 | |
| Диаметр уплотняемого кабеля, мм | 2, 5 (4, 6) | 6, 9, 11, 16 | - | - | |
| Привод плашек | Ручной | Ручной | Ручной | Гидравлический | |
| Давление пара в камере обогрева, МПа, не более | 0,1 | ||||
| Тип соединения с другим оборудованием | На резьбе | Фланец 180x21 | Фланец 180x35 | Фланец 230x21 | Фланец 230x21 |
| Габаритные размеры, | |||||
| длина | |||||
| ширина | |||||
| высота (с фланцами) | |||||
| Масса, кг, не более |
Техническая характеристика кольцевых превенторов
| Показатели | ПУ1-230х35А | ПУ2-280x35 | ПУ1-350х35 | ПУ2-350х35 | 5-179х5/10М |
| Диаметр условный прохода, мм | |||||
| Давление, МПа: | |||||
| рабочее | |||||
| пробное | |||||
| Требуемый объем жидкости: | |||||
| на закрытие | |||||
| на открытие | |||||
| Тип исполнения | Обычное | ||||
| Габаритные размеры (высота, наружный диаметр), мм | 1185x880 | 1090x1062 | 1580x1240 | 1210x1250 | - |
| Масса, кг | - | ||||
| Завод-изготовитель | ОАО «ВЗБТ» | Пермский завод им. Ленина | ПО «Бурмаш» | ОАО «ВЗБТ» | Воронежский механический завод |

Кольцевые превенторы ОАО «ВЗБТ»:
а - типа ПУ1; 6 - типа ПУ2; 1 - крышка; 2 - уплотнение крышки; 3 - уплотнитель; 4,7,9- манжеты; 5 - корпус превентора; 6 - плунжер; 8 - втулка; 10 - планшайба; 11 - указатель положения уплотнителя

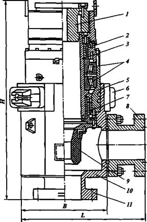
Роторный герметизатор ЦКБ «Титан»:
1 - вкладыш; 2, 7 - уплотнения; 3 - ствол; 4 - роликоподшипники радиально-упорные; 5 - корпус съемного патрона; 6 - байонетная гайка; 8 - боковой отвод с фланцем; 9 - уплотнитель герметизатора; 10 - корпус герметизатора; 11 - присоединительный фланец
Для герметизации устья скважины ОП выбирается исходя из следующих условий:
рпр >(Ру)max
dп.о.прв >D
где рпрв - рабочее давление превенторов (см. табл.); (ру)мах - максимально ожидаемое давление на устье скважины при газоводопроявлешш; dп.о.прв - диаметр проходного отверстия в превенторе; D - диаметр долота, которым предстоит бурить ствол скважины после установки этого оборудования, с учетом наибольшего наружного диаметра обсадной колонны, которой нужно крепить пробуренный интервал.

Вращающиеся превенторы СевКавНИПИгаза и Воронежского МЗ:
а - типов ПВ1-С-(280, 350, 425)х7; б - типа ПВ6-С-280х14; 1 - корпус; 2 - элемент уплотнительный; 3 - гайка байонетная; 4 - насос; 5 - привод насоса; 6 - вкладыш ведущей трубы; 7 - корпус патрона; 8 - узел подшипников; 9 - ствол вращающийся; 10 - узел шевронного уплотнения.






