Метод неполной взаимозаменяемости обеспечивается расчетом размерных цепей по методу, основанному на теории вероятностей.
Достоинством этого метода является то, что использование его позволяет значительно расширить допуски на составляющие звенья размерной цепи по сравнению с методом полной взаимозаменяемости Недостатком метода следует считать то, что некоторый процент изделий не будет собираться по методу полной взаимозаменяемости и потребуется замена части деталей или их дополнительная обработка. Однако этот процент бывает настолько мал, обычно не более 0,27%, что затраты на дополнительную обработку деталей часто с избытком окупаются экономией, получаемой от сокращения трудоемкости механической обработки деталей за счет расширения допусков на их размеры. Подробно рассматривать метод не будем.
Метод групповой взаимозаменяемости используют, когда невозможно или экономически нецелесообразно получать жесткие допуски на соответствующие размеры.
Сущность метода заключается в том, что детали изготавливают со сравнительно широкими и технологически выполняемыми допусками, а затем их сортируют на равное число «n» групп с более узкими групповыми допусками. При сборке соединяют детали соответствующих (одинакового номера) групп в целях получения допуска размера замыкающего звена в заданных пределах. Такую сборку иногда называют селективной.
Метод групповой взаимозаменяемости имеет ограниченное применение и используется главным образом для размерных цепей, состоящих из трех составляющих звеньев; для сборочных соединений, которые в процессе эксплуатации изделия не подвергаются разборке и сборке, а заменяются комплектно, например, плунжерные пары, подшипники качения и т. д.

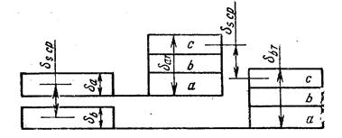
Рис.21.3 Поля допусков при селективной сборке
При предварительной сортировке деталей на размерные группы по чертежу изделия определяют требуемые конструктивные допуски δ a и δ b на размеры сопрягаемых деталей (рис.30.3). Устанавливают приемлемые для производства расширенные допуски на изготовление сопрягаемых деталей, т. е. технологические допуски δ a т и δ b т. Эти допуски должны быть кратны конструктивным допускам. Для того, чтобы средний зазор (или натяг) был одинаковым у всех размерных групп, нужно выдержать два условия δ a = δ b и δ a т = δ b т.
Число групп сортировки деталей

Затраты связанные с сортировкой деталей на размерные группы, окупаются в результате экономии, получаемой от обработки деталей по широким допускам. Сложности связаны с ремонтом изделий, потому что для замены требуются детали соответствующих групп.
Метод регулирования заключается в том, что необходимая точность замыкающего звена достигается путем изменения размера заранее выбранного компенсирующего звена. Например, перемещением втулки 2 в осевом направлении достигается требуемый размер АΣ замыкающего звена (рис.30.4, а). После регулирования втулка стопорится винтом 1. Метод упрощает процесс сборки, но усложняет конструкцию.
Рис.21.4 Схема сборки методом регулирования и пригонки
Для достижения необходимого зазора в соединении можно использовать кольцо К определенной толщины А2 (рис. 21.4, б). Кольцо подбирает сборщик по результатам замера фактического значения замыкающего звена. В качестве компенсатора может быть использован набор прокладок. Сборка простая, но требует сборки, измерения замыкающего звена, разборки и замены регулировочного звена (изменения числа прокладок или колец). Таким образом, процесс затягивается и удорожается.
Сборка методом пригонки заключается в достижении заданной точности сопряжения путем снятия с одной из деталей необходимого слоя материала (припуска) шабрением, притиркой или любым другим способом. На рис. 30.4, в заданный зазор АΣ достигается пригонкой по толщине детали 1, при изготовлении которой заранее оставлен припуск z на пригоночные работы. Сборка методом пригонки трудоемка и целесообразна в единичном и мелкосерийном производствах.