Диагностирование тормозной системы автомобиля

Конструктивные особенности тормозных систем современных легковых автомобилей (оснащение их дополнительными устрой­ствами-усилителями, замедлителями, противоблокировочными, автоматического регулирования) и повышение требований к их тормозным качествам обусловливают необходимость применения для их проверки специального стендового оборудования.

На СТОА в основном используются силовые роликовые стенды, обеспечиваемые постоянной силой нагружения тормозов от независимого источника энергии (в отличие от инерционных, где для этой цели используется инерция автомобиля при тормо­жении или вращающихся масс приводных электродвигателей и дополнительных масс).

В табл. 4.4 приведены технические характеристики распро­страненных отечественных и зарубежных силовых роликовых

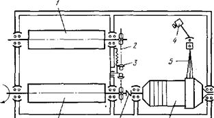
стендов. Наиболее часто на СТОА используются стенды К-208М и ВОАС-7518. Роликовый блок стенда К-208М (рис. 4.8) состоит из двух роликов /, связанных между собой цепной передачей 2, приводного мотор-редуктора 6 и датчика измерения усилия 4. Корпус мотор-редуктора установлен в подшипниковых опорах, и его реактивный момент при торможении воспринимается дат­чиком измерения усилия и преобразуется на соответствующем индукторе.

Планировка поста и габариты монтажной площадки опреде­ляются размерами проверяемых автомобилей (рис. 6.3). Эффективность, использования стендов зависит от правильного включения их в технологические процессы. Зарубежная и отечест­венная практика показала, что стенды для проверки тормозов целесообразно использовать в следующих случаях: при приемке и выдаче автомобилей, проверке тормозов автомобилей по заявке владельцев, проверке и регулировке тормозов в процессе проведения ТО и ремонта.

Технологическая последовательность измерения параметров на тормозных стендах сводится к следующему [19].

1. Установить датчик измерения усилия нажатия на тормозную педаль.

2. Включить электродвигатели стенда и измерить тормозные силы (без нажатия на тормозную педаль), вызванные сопротив­лением качению колес. Эта величина пропорциональна верти­кальной нагрузке на колесо и для легковых автомобилей обычно составляет 49—196 Н.

Когда сила сопротивления качению колеса оказывается по­вышенной и составляет примерно 294—392 Н и более, это означает, что колесо заторможено. В данном случае следует выяснить причину, которая может заключаться в плохой регу­лировке зазора между тормозными колодками и барабаном, заедании поршней в рабочих цилиндрах, ненормальном затяги­вании подшипников ступицы колеса и т. д.

  Рис. 6.3. Планировка площадки со стендом для проверки тормозов: / — пульт индикации; 2 — роликовый узел; С—£ — длина автомобиля; А — макси­мальная ширина колеи автомобиля
  Рис. 6.4. Роликовый блок стенда К-208М: / — ролики; 2 — цепная передача; 3 — на­тяжное устройство; 4 — датчик измерения усилия; 5 — рычаг; 6 — мотор-редуктор; 7 — муфта

3. Плавно нажать на тормозную педаль с усилием не более I и снять показания. Допустимая разность тормозных сил

для колес одной оси не должна превышать 20%.

4. Плавно нажать на тормозную педаль так, чтобы создать на каждом колесе тормозную силу около 490—784 Н и поддержи­вать ее постоянной в течение 30—40 с.

Если имеется очень большая разница в показаниях тормоз­ных сил или стрелки приборов не двигаются, значит, в тормозные механизмы колес попала влага. Наиболее часто это явление можно наблюдать при проверке автомобилей, поступивших на стенд после мойки. Если различие между двумя показателями остается и после прогрева тормозов, то этом объясняется сле­дующими причинами: поверхность накладок тормозных колодок подверглась кри­сталлизации и сильному замасливанию и имеет низкий коэффици­ент трения. Это явление подтверждается при выполнении всего цикла испытания тем, что тормозная сила мало увеличивается, несмотря на наличие значительного усилия на тормозной педали;

поршни рабочих цилиндров полностью заело в начальном положении. При этом отмечается, что увеличение усилия на педали тормоза не вызывает повышения тормозной силы на колесе.

Для уточнения возможной неисправности необходимо осмотреть тормозной механизм колеса. Если в процессе испыта­ния тормозные силы одного или двух колес ритмично колеблются (амплитуда колебаний 196—392 Н) при постоянном усилии нажа­тия на тормозную педаль (147—196 Н), то это свидетельствует о наличии эллипсности или несоосности барабанов и колеса, деформации дисков, неправильном профиле шин и др. Условно можно считать, что эллипсность или несоосность составляет примерно 0,1 мм на каждые 98 Н колебаний тормозной силы.

5. При отпускании тормозной педали измерительные стрелки возвращаются к минимальным величинам, создаваемым сопротив­лением качению. По скорости и равномерности возвращения стре­лок оценивают одновременность и качество растормаживания колес.

6. Увеличивая усилие нажатия на тормозную педаль до 49 Н, регистрируют тормозные силы до достижения блокиро­вания колес. В ходе этих испытаний оценивают равномерность работы тормозов.

Если наблюдается малое увеличение тормозных сил у обоих колес (например, при усилии на педали, равном 98 Н, тормозное усилие на колесах составляет 833 Н; при увеличении усилия на педали до 196 Н оно увеличивается только до 1176 Н вместо 1568—1666 Н), то это означает, что тип примененных на автомобиле фрикционных накладок или непригоден из-за чрезмерно высокой твердости, или же их поверхность кристал­лизовалась или замаслилась в процессе эксплуатации.

Если наблюдается быстрое увеличение тормозных сил (на­пример, при усилии на педали, равном 98 Н, тормозная сила на колесах составляет 833 Н, а при увеличении усилия на педали до 196 Н тормозная сила на колесах возрастает почти до 1960 Н), то тормоза имеют склонность к самоблокиро­ванию. Это особенно опасно при торможении на влажной дороге. Повышенная склонность к самоблокированию может вызы­ваться слишком мягким материалом фрикционных накладок.

При барабанных тормозах аналогичное явление может возни­кать, если колодки неправильно отрегулированы. Кроме того, у автомобилей, имеющих усилитель тормозов, склонность к блокированию колес может быть вызвана неправильной работой усилителя.

Тормозные силы, которые создаются на колесах в момент их блокирования, имеют решающее значение для оценки эффек­тивности действия тормозов. Однако следует иметь в виду, что величина тормозной силы, при которой происходит блокирование колес, определяется факторами, многие из которых не зависят от технического состояния тормозной системы автомобиля, на­пример массой, приходящейся на одно колесо, давлением в шинах, износом и рисунком протектора.

7. Аналогичным образом проверяют тормоза задних колес.

8. Суммируя тормозные силы на каждом колесе, определяют большую тормозную силу, которая должна быть не менее 60% от полной массы автомобиля.

9. Для проверки ручного (стояночного) тормоза необходимо постепенно перемещать рычаг стояночного тормоза до достиже­ния начала блокирования колес. Эту операцию следует проводить особенно осторожно, так как в момент блокирования колес автомо­биль, не удерживаемый незаторможенными передними колесами, может переместиться со стенда рывком назад. Поэтому во время испытаний на расстоянии 2 м от автомобиля не должно быть людей.

Перемещая рычаг ручного тормоза, подсчитывают количество щелчков храпового механизма для того, чтобы проверить пра­вильность регулировки привода. Одновременно проверяют эффек­тивность торможения и равномерность действия привода. Техни­чески исправный ручной тормоз должен обеспечивать тормозные силы на обоих колесах, сумма которых не должна быть меньше 25% от полной массы автомобиля.





Подборка статей по вашей теме: